Информационная система
«Ёшкин Кот»

XXXecatmenu

ГОСТ Р 50571.2-94

(МЭК 364-3-93)

ГОСУДАРСТВЕННЫЙ СТАНДАРТ РОССИЙСКОЙ ФЕДЕРАЦИИ

ЭЛЕКТРОУСТАНОВКИ ЗДАНИЙ

Часть 3

ОСНОВНЫЕ ХАРАКТЕРИСТИКИ

ГОССТАНДАРТ РОССИИ
Москва

Предисловие

1. ПОДГОТОВЛЕН И ВНЕСЕН Техническим комитетом по стандартизации ТК 337 «Электрооборудование жилых и общественных зданий»

2. ПРИНЯТ И ВВЕДЕН В ДЕЙСТВИЕ Постановлением Госстандарта России от 10.11.94 № 273

Настоящий стандарт содержит полный аутентичный текст международного стандарта МЭК 364-3-93 «Электрические установки зданий. Часть 3. Основные характеристики», с дополнительными требованиями, учитывающими потребности народного хозяйства

3. ВВЕДЕН ВПЕРВЫЕ

В части пунктов 31, 33-35 (с 01.07.2010 г.) прекращено применение на территории РФ. Действует ГОСТ Р 50571.1-2009 (ИУС 11-2009)

СОДЕРЖАНИЕ

1 ОБЛАСТЬ ПРИМЕНЕНИЯ

2 НОРМАТИВНЫЕ ССЫЛКИ

3 ОСНОВНЫЕ ХАРАКТЕРИСТИКИ

3.1 Общие положения

31 Назначение, структура электроустановки и источники питания

32 Классификация внешних условий

33 Совместимость

34 Эксплуатационная надежность (восстанавливаемость системы)

35 Системы, обеспечивающие безопасность

Приложение А КРАТКИЙ ПЕРЕЧЕНЬ ВНЕШНИХ УСЛОВИЙ

Приложение В ВЗАИМОСВЯЗЬ МЕЖДУ ТЕМПЕРАТУРОЙ, относительной ВЛАЖНОСТЬЮ И АБСОЛЮТНОЙ ВЛАЖНОСТЬЮ ВОЗДУХА*

Приложение С Классификация механических условий*

Приложение D Классификация внешних факторов*

Приложение Е Соответствие между условиями в части ВВФ по требованиям стандарта МЭК 364-3-93 и условиями для применения в народном хозяйстве

ВВЕДЕНИЕ

Настоящий стандарт является частью комплекса государственных стандартов на электроустановки зданий, разрабатываемых на основе комплекса стандартов Международной электротехнической комиссии МЭК 364 «Электрические установки зданий».

Комплекс государственных стандартов, в том числе и настоящий стандарт, по системе построения, содержанию, разбивки по частям, главам и разделам полностью соответствует системе, принятой в комплексе стандартов МЭК 364.

Нумерация разделов и пунктов в настоящем стандарте соответствует установленной в стандарте МЭК 364-3 (1993) на электроустановки зданий.

Применение системы нумерации разделов и пунктов стандарта в соответствии с МЭК 364-3-93 обеспечивает взаимоувязку требований частных стандартов комплекса стандартов на электроустановки зданий по правилам, принятым Техническим комитетом 64 МЭК «Электрические установки зданий».

До приведения «Правил устройства электроустановок» (ПУЭ) в соответствие с комплексом стандартов на электроустановки зданий, ПУЭ применяют в части требований, не противоречащих указанному комплексу стандартов.

Положения настоящего стандарта должны применяться во всех областях, входящих в сферу работ по стандартизации и сертификации электроустановок зданий, при разработке и пересмотре стандартов, норм и правил на устройство, испытания и эксплуатацию электроустановок.

Стандарт содержит полный аутентичный текст МЭК 364-3-93 с изменением № 1 (1994), а также дополнительные требования, отражающие потребности народного хозяйства, которые в тексте стандарта выделены курсивом.

Подавляющая часть положений МЭК 364-3-93, относящихся к классификации внешних воздействий и требованиям по воздействию внешних факторов, не может быть применена в отечественной практике без их дополнения или уточнения с учетом требований государственных стандартов, регламентирующих общие требования в части внешних воздействующих факторов (ВВФ): ГОСТ 15150, ГОСТ 15543.1, ГОСТ 17516.1, ГОСТ 24682.

Требования государственных стандартов в части ВВФ, дополняющие или уточняющие положения соответствующих пунктов МЭК 364-3-93, приведены в настоящем стандарте в таблице и выделены в тексте курсивом.

Не применяют в народном хозяйстве требования приложения А (в части перечня внешних условий по группе А), приложений В, С и D к МЭК 364-3-93, относящиеся к внешним воздействиям. В стандарт дополнительно включено приложение Е, в котором в качестве справочных данных отражено соответствие между условиями в части ВВФ по требованиям настоящего стандарта и МЭК 364-3-93.

ГОСТ Р 50571.2-94

(МЭК 364-3-93)

ГОСУДАРСТВЕННЫЙ СТАНДАРТ РОССИЙСКОЙ ФЕДЕРАЦИИ

Электроустановки зданий

Часть 3

ОСНОВНЫЕ ХАРАКТЕРИСТИКИ

Electrical installations of buildings.

Part 3. General characteristics

Дата введения 1995-01-01

1 ОБЛАСТЬ ПРИМЕНЕНИЯ

Настоящий стандарт устанавливает основные характеристики электроустановок зданий, которые необходимы для обеспечения безопасности при эксплуатации электроустановок.

Область применения стандарта - по ГОСТ Р 50571.1.

Требования настоящего стандарта являются обязательными.

2 НОРМАТИВНЫЕ ССЫЛКИ

В настоящем стандарте использованы ссылки на следующие стандарты:

ГОСТ 15150-69 Машины, приборы и другие технические изделия. Исполнения для различных климатических районов. Категории, условия эксплуатации, хранения и транспортирования в части воздействия климатических факторов внешней среды

ГОСТ 15543.1-89 Изделия электротехнические. Общие требования в части стойкости к климатическим внешним воздействующим факторам

ГОСТ 17516.1-90 Изделия электротехнические. Общие требования в части стойкости к механическим внешним воздействующим факторам

ГОСТ 24682-81 Изделия электротехнические. Общие технические требования в части воздействия специальных сред

ГОСТ Р 50571.1-93 Электроустановки зданий. Основные положения

МЭК 721 (1990) Классификация условий окружающей среды

3 ОСНОВНЫЕ ХАРАКТЕРИСТИКИ

3.1 Общие положения

Электроустановки оценивают по следующим характеристикам:

- назначение электроустановки, ее общая структура и источники питания - 31;

- внешние воздействия, которым она подвержена, - 32;

- совместимость оборудования - 33;

- ремонтопригодность - 34;

- пожаровзрывобезопасность в течение срока службы.

Эти характеристики должны учитываться при выборе защитных мер безопасности, а также при выборе и установке оборудования.

Примечание - Для установок связи необходимо учитывать требования соответствующих государственных стандартов, относящихся к рассматриваемому типу установки.

31 Назначение, структура электроустановки и источники питания

311 Потребляемая мощность и режим работы электроустановки

311.1 Для проектирования экономически целесообразных, надежных и пожаровзрывобезопасных электроустановок в диапазонах допустимых температур и падения напряжения необходима оценка мощности источника питания.

311.2 При определении мощности источника питания электроустановки или ее частей, необходимо учитывать одновременность включения потребителей.

312 Питающие электрические сети

Необходимо оценить следующие характеристики питающих электрических сетей:

- типы систем токоведущих проводников;

- типы систем заземления;

- способы и устройства защиты от пожара (взрыва).

312.1 Типы систем токоведущих проводников

В настоящем стандарте рассматриваются следующие типы систем токоведущих проводников.

Для систем токоведущих проводников переменного тока: однофазные двухпроводные; однофазные трехпроводные; двухфазные трехпроводные; двухфазные пятипроводные; трехфазные четырехпроводные; трехфазные пятипроводные.

Для систем токоведущих проводников постоянного тока: двухпроводные; трехпроводные.

312.2 Типы систем заземления

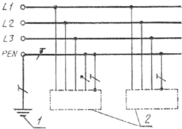
В настоящем стандарте рассматриваются следующие типы систем заземления электрических сетей: ТN-S, ТN-С, ТN-С-S, ТТ, IТ (рисунки 31А - 31К)

На рисунках 31А - 31Е даны примеры типов систем заземления для обычно используемых трехфазных сетей переменного тока. На рисунках 31F - 31К даны примеры типов систем заземления сетей постоянного тока. Используемые на рисунках буквенные обозначения имеют следующий смысл.

Первая буква - характер заземления источника питания:

Т - непосредственное присоединение одной точки токоведущих частей источника питания к земле;

I - все токоведущие части изолированы от земли или одна точка заземлена через сопротивление.

Вторая буква - характер заземления открытых проводящих частей электроустановки:

Т - непосредственная связь открытых проводящих частей с землей, независимо от характера связи источника питания с землей;

N - непосредственная связь открытых проводящих частей с точкой заземления источника питания (в системах переменного тока обычно заземляется нейтраль).

Последующие буквы (если таковые имеются) - устройство нулевого рабочего и нулевого защитного проводников:

S - функции нулевого защитного и нулевого рабочего проводников обеспечиваются раздельными проводниками.

С - функции нулевого защитного и нулевого рабочего проводников объединены в одном проводнике (РЕN-проводник).

Обозначения, принятые на рисунках 31А - 31К:

 - нулевой рабочий проводник (N)

 - нулевой защитный проводник (РЕ)

 - совмещенный нулевой рабочий и защитный проводник (PEN)

1 - заземление источника питания; 2 - открытые проводящие части

Рисунок 31А - Система ТN-S (нулевой рабочий и нулевой защитный проводники работают раздельно)

1 - заземление источника питания; 2 - открытые проводящие части

Рисунок 31В - Система TN-С-S (в части сети нулевой рабочий и нулевой защитный проводники объединены)

1 - заземление источника питания; 2 - открытые проводящие части

Рисунок 31С - Система TN-С (нулевой рабочий и нулевой защитный проводники объединены по всей сети)

1 - заземление источника питания; 2 - открытые проводящие части; 3 - заземление корпусов оборудования

Рисунок 31D - Система TT

1 - сопротивление; 2 - заземление источника питания; 3 - открытые проводящие части; 4 - заземление корпусов оборудования;

Рисунок 31E - Система IT

Рисунок 31F - Система TN-S постоянного тока

Рисунок 31G - Система TN-C постоянного тока

Рисунок 31H - Система TN-C-S постоянного тока

Рисунок 31J - Система TT постоянного тока

Рисунок 31K - Система IT постоянного тока

312.2.1 Система TN (рисунки 31А; 31В; 31С)

Питающие сети системы TN имеют непосредственно присоединенную к земле точку. Открытые проводящие части электроустановки присоединяются к этой точке посредством нулевых защитных проводников.

В зависимости от устройства нулевого рабочего и нулевого защитного проводников различают следующие три типа системы TN:

система TN-S - нулевой рабочий и нулевой защитный проводники работают раздельно по всей системе;

система TN-C-S - функции нулевого рабочего и нулевого защитного проводников объединены в одном проводнике в части сети;

система TN-С - функции нулевого рабочего и нулевого защитного проводников объединены в одном проводнике по всей сети.

312.2.2 Система TT (рисунок 31D)

Питающая сеть системы TT имеет точку, непосредственно связанную с землей, а открытые проводящие части электроустановки присоединены к заземлителю, электрически независимому от заземлителя нейтрали источника питания.

312.2.3 Система IT (рисунок 31E)

Питающая сеть системы IT не имеет непосредственной связи токоведущих частей с землей, а открытые проводящие части электроустановки заземлены.

312.2.4 Системы заземления сетей постоянного тока (рисунки 31F; 31G; 31Н; 31J; 31К)

В заземленных системах сетей постоянного тока должна учитываться электрохимическая коррозия заземлителя.

Решение о заземлении положительного или отрицательного полюса должно основываться на конкретных условиях работы установки.

312.2.4.1 Система TN-S (рисунок 31F)

Заземленный линейный (фазный) проводник (например L-) в системе а) или заземленный средний проводник (М) в системе b) отделены от защитного проводника (РЕ) во все системе.

312.2.4.2 Система TN-С (рисунок 31Н)

Функции заземленного линейного (фазного) проводника (например L-) в системе а) и защитного проводника (РЕ) совмещены в одном проводнике PEN (постоянного тока) во всей системе; или заземленного среднего проводника (М) и защитного проводника (РЕ) в системе b) совмещены в одном проводнике PEN (постоянного тока) во всей системе.

312.2.4.3 Система TN-C-S (рисунок 31Н)

Функции заземленного линейного (фазного) проводника (например L-) и защитного проводника (РЕ) в системе а) совмещены в одном проводнике PEN (постоянного тока) в части системы; или заземленного среднего проводника (М) и защитного проводника (РЕ) в системе b) совмещены в одном проводнике PEN (постоянного тока) в части системы.

313 Источники питания

313.1 Общие положения

313.1.1 Источники питания оценивают по следующим характеристикам:

- род тока и его частота;

- значение номинального напряжения;

- расчетное значение тока короткого замыкания в точке подвода питания;

- возможность выполнения требований, предъявляемых к установке, в том числе возможность обеспечения максимальной потребности мощности;

- соответствие требованиям пожаровзрывобезопасности.

313.1.2 Характеристики по 313.1.1 следует оценить как для внешнего источника питания, так и для внутреннего источника питания. Это положение также распространяется на источники аварийного и резервного питания.

313.2 Источники питания для аварийных служб и питание с переключением на резервный источник

Характеристики источников питания оборудования для обеспечения безопасности и/или резервного питания должны определяться для каждого в отдельности. Мощность этих источников должна соответствовать заданным условиям работы оборудования.

314 Разделение цепей электроустановки

314.1 Каждая электроустановка должна быть разделена на несколько цепей, чтобы в случае необходимости:

- предупредить возможность повреждения и свести к минимуму последствия повреждения;

- облегчить проверку, испытание и техническое обслуживание;

- предотвратить опасность, в т.ч. опасность пожара и взрыва, возникающую вследствие повреждения одной цепи.

314.2 Для частей электроустановки, которые нуждаются в раздельном управлении, должны быть предусмотрены независимые источники питания для того, чтобы на эти цепи не влиял отказ других цепей.

32 Классификация внешних условий

320.1 В настоящем разделе установлены классификация и система кодирования внешних условий, которые необходимо учитывать при проектировании и монтаже электроустановок зданий.

320.2 Каждое внешнее условие обозначается кодом, состоящим из двух заглавных букв и цифр, следующим образом.

Первая буква обозначает общую категорию внешнего условия:

А - внешние воздействующие факторы окружающей среды (п. 321);

В - условия пользования электроэнергией (п. 322);

С - конструкция здания (п. 323).

Вторая буква обозначает природу внешнего воздействующего условия.

Цифра обозначает класс внутри каждого внешнего воздействующего условия.

Например, код АС2 означает (п. 321):

А - внешние воздействующие факторы окружающей среды;

АС - внешний воздействующий фактор - высота над уровнем моря;

АС2 - внешний воздействующий фактор - высота над уровнем моря 2000 м.

Примечание - Приведенные в настоящем разделе обозначения кодов не предназначены для маркировки оборудования.


321 Внешние воздействующие факторы (ВВФ) окружающей среды

Код

Обозначение класса

Характеристика

Примеры применения

Ссылки на МЭК

Требования, относящиеся к соответствующим пунктам стандарта МЭК 364-3-93, установленные для применения в народном хозяйстве согласно государственным стандарта (в части ВВФ)

 

 

 

 

 

321.А Условия эксплуатации электроустановок. Обозначение условий эксплуатации.

Условия эксплуатации электроустановок ВВФ устанавливают и обозначают в соответствии с ГОСТ 15150.

Конкретные условия эксплуатации и значения климатических факторов устанавливают в соответствии со следующими видами климатических исполнений электротехнических изделий по ГОСТ 15543.1:

О1 УХЛ1 У1 ТУ1 Т1 ТС1

О2 УХЛ2 У2 ТУ2 Т2 ТС2

В3 УХЛ3 У3 ТУ3 Т3

О4 УХЛ4 ТС4

УХЛ4.2

О5 УХЛТС5

УХЛ4.1*

О1а УХЛ1а У1а

О1в УХЛ1в У1в

О2а УХЛ2а У2а

О2в УХЛ2в У2в

В3а УХЛ3а У3а

УХЛ3в У3в

О4 УХЛ4а

О4в УХЛ4в

УХЛ5а

321.1 Температура окружающей среды

 

 

 

Температура окружающей среды - температура воздуха в месте установки оборудования.

Предполагается, что температура учитывает влияние тепловыделений от прочего оборудования, устанавливаемого в том же помещении.

Температура окружающей среды определяется в месте, где должно быть установлено оборудование. Эта температура определяется с учетом работы всего остального оборудования, находящегося в этом же месте, но при этом не учитывается тепловыделение рассматриваемого оборудования.

Нижние и верхние пределы диапазонов температуры окружающей среды, °С:

 

 

321.А Значение температуры окружающей среды - в соответствии с видом климатического исполнения по ГОСТ 15150

АА1

 

-60 °С                          +5 °С

 

Включает температурный диапазон МЭК 721-3-3, класс 3К8, верхняя температура воздуха в котором ограничена до +5 °С

Часть температурного диапазона МЭК 721-3-4, класс 4КА, нижняя температура воздуха которого ограничена -60 °С, а верхняя +5 °С

 

АА2

 

-40 °С                          +5 °С

 

Часть температурного диапазона МЭК 721-3-3, класс 3К6, верхняя температура которого ограничена +5 °С

Включает температурный диапазон МЭК 721-3-4, класс 4К3, верхняя температура которого ограничена +5 °С

 

АА3

 

-25 °С                          +5 °С

 

Часть температурного диапазона МЭК 721-3-3, класс 3К6, верхняя температура которого ограничена +5 °С

Включает температурный диапазон МЭК 721-3-4, класс 4К1, верхняя температура которого ограничена +5 °С

 

АА4

 

-5 °С                            +40 °С

 

Часть температурного диапазона МЭК 721-3-3, класс 3К5, верхняя температура которого ограничена +40 °С

 

АА5

 

+5 °С                           +40 °С

 

Идентично температурному диапазону 721-3-3, класс 3К3

 

АА6

 

+5 °С                           +60 °С

 

Часть температурного диапазона 721-3-3, класс 3К7, нижняя температура которого ограничена +5 °С, а верхняя температура +60 °С. Включает температурный диапазон МЭК 721-3-4, класс 4К4, нижняя температура которого ограничена +5 °С

 

АА7

 

-25 °С                          +55 °С

 

Идентично температурному диапазону 721-3-3, класс 3К6

 

АА8

 

-50 °С                          +40 °С

 

Идентично температурному диапазону 721-3-4, класс 4К3

 

 

 

Диапазоны температуры окружающей среды применяются, если влажность не оказывает влияния на электроустановку.

Средняя температура за период 24 ч должна быть ниже на 5 °С верхнего предела.

Возможна комбинация двух диапазонов для удовлетворения некоторых требований. Для электроустановок, подверженных воздействию температуры за пределами данных диапазонов, требуется специальное соглашение.

 

 

 

* Значение ВВФ по ГОСТ 15150

 

Код класса

Нижняя температура воздуха, °С

Верхняя температура воздуха, °С

Нижняя относительная влажность, %

Верхняя относительная влажность, %

Нижняя абсолютная влажность, г/м3

Верхняя абсолютная влажность, г/м3

Примеры применения

Ссылки на МЭК 721

Требования, относящиеся к соответствующим пунктам стандарта МЭК 364-3-93, установленные для применения в народном хозяйстве согласно государственным стандарта (в части ВВФ)

321.2. Комбинированное воздействие температуры и влажности окружающей среды

321.2А Значение сочетания температуры окружающей среды и влажности в соответствии с видом климатического исполнения по п. 321.А

АВ1

-60

+5

3

100

0,003

7

Закрытое и открытое размещение с очень низкими температурами окружающей среды

Включает температурный диапазон МЭК 721-3-3, класс 3К8, верхняя температура воздуха в котором ограничена до +5 °С. Часть температурного диапазона МЭК 721-3-4, класс 4К4, нижняя температура воздуха которого ограничена -60 °С, верхняя +5 °С

АВ2

-40

+5

10

100

0,1

7

Закрытое и открытое размещение с низкими температурами окружающей среды

Часть температурного диапазона МЭК 721-3-3, класс 3К7, верхняя температура которого ограничена верхняя +5 °С. Включает температурный диапазон МЭК 721-3-4, класс 4К3, верхняя температура которого ограничена +5 °С

 

АВ3

-40

+5

10

100

0,1

7

Закрытое и открытое размещение с низкими температурами окружающей среды

Часть температурного диапазона МЭК 721-3-3, класс 3К6, верхняя температура которого ограничена +5 °С. Включает температурный диапазон МЭК 721-3-4, класс 4К1, верхняя температура которого ограничена +5 °С

 

АВ4

-5

+40

5

95

1

29

Помещения, защищенные от влияния атмосферных воздействий, без контроля температуры и влажности. Для повышения температуры окружающей среды можно использовать нагрев

Идентично температурному диапазону 721-3-3, класс 3К6, верхняя температура которого ограничена +40 °С

 

АВ5

+5

+40

5

85

1

25

Помещения, защищенные от влияния атмосферных воздействий, с контролем (регулированием) температуры

Идентично температурному диапазону 721-3-3, класс 3К3

 

АВ6

+5

+60

10

100

1

35

Закрытое и открытое размещение с очень высокими температурами окружающей среды, где предотвращено влияние низких температур. Возможность солнечного и теплового излучения

Часть температурного диапазона МЭК 721-3-3, класс 3К7, нижняя температура которого ограничена верхняя +5 °С, а верхняя +60 °С. Включает температурный диапазон МЭК 721-3-4, класс 4К4, нижняя температура которого ограничена +5 °С

 

АВ7

-25

+55

10

100

0,5

29

Закрытые помещения, защищенные от влияния условий на открытом воздухе, без контроля температуры и влажности, которые могут иметь сообщение непосредственно с открытым воздухом и подвергаться солнечному облучению

Идентично температурному диапазону 721-3-3, класс 3К6

 

АВ8

-50

+40

15

100

0,04

36

Открытое и незащищенное от влияния атмосферных условий размещение на открытом воздухе с низкими и высокими температурами

Идентично температурному диапазону 721-3-4, класс 4К3

 

Примечания

1 Все нормативные значения являются максимальными или предельными, с низкой вероятностью появления.

2. Низкие и высокие значения относительной влажности ограничены значениями низкой и высокой абсолютной влажности так, что для внешних факторов А и С, или B и D приведенные предельные значения не могут иметь место одновременно. Поэтому в приложении В приведены климатограммы, которые описывают взаимозависимость между температурой воздуха, относительной влажностью и абсолютной влажностью для нормирования климатических классов.

 

Код

Обозначение класса

Характеристика

Примеры применения

Ссылки на МЭК

Требования, относящиеся к соответствующим пунктам стандарта МЭК 364-3-93, установленные для применения в народном хозяйстве согласно государственным стандарта (в части ВВФ)

321.3 Высота над уровнем моря

АС1

 

Высота над уровнем моря £ 2000 м

 

 

Высота над уровнем моря - в соответствии с видом климатического исполнения по п. 321.1А

AC2

 

Высота над уровнем моря ³ 2000 м

 

 

321.4 Наличие воды

AD1

Незначительное

Вероятность появления воды незначительная

Места размещения, в которых обычно на стенах нет следов влаги, за исключением ее появления на непродолжительное время в виде, например, конденсата паров, который быстро высыхает при хорошем проветривании

721-3-4, класс 4Z6

 

AD2

Свободно падающие капли

Возможность вертикально падающих капель

Места размещения, в которых пары воды время от времени конденсируются в виде капель, или помещения, в которых периодически появляется водяной пар

721-3-3, класс 3Z7

 

AD3

Брызги

Возможность выпадения воды в виде дождя под углом к вертикали до 60 °С

Место размещения, в котором разбрызгиваемая вода образует постоянную пленку на полу и/или стенах

721-3-3, класс 3Z8;

721-3-4, класс 4Z7

Условия воздействия дождя устанавливают по ГОСТ 15150 для разных климатических исполнений при угле падения дождя от 90 до 30° к горизонтали

AD4

Сплошные брызги

Возможность обрызгивания со всех направлений

Место размещения, в котором оборудование может быть подвергнуто действию сплошных брызг воды, например на некоторых наружных светильниках, строительном оборудовании

721-3-3, класс 3Z9;

721-3-4, класс 4Z7

 

AD5

Струи

Возможность наличия струй воды по всем направлениям

Места размещения, в которых постоянно используется вода из шланга (дворы, мойки автомашин)

721-3-3, класс 3Z10;

721-3-4, класс 4Z8

 

AD6

Волны

Возможность волн воды

Место размещения на морском берегу, например маяки, причалы, пляжи и т.п.

721-3-4, класс 4Z9

 

AD7

Погружение

Возможность периодического или полного покрытия водой

Места размещения, которые могут подвергнуться затоплению и/или, где вода может подниматься до максимального уровня 150 мм над верхней точкой оборудования, причем нижняя часть оборудования находится не ниже 1 м от поверхности воды

 

В части характеристики класса: места размещения, где оборудование может оказаться под водой (один или несколько раз) при глубине погружения не более 150 мм от верхней точки оборудования в течение не более 30 мин подряд

AD8

Нахождение под водой

Возможность долговременного или полного покрытия водой

Места размещения, например плавательные бассейны, где электрическое оборудование одновременно и полностью погружено в воду и находится под давлением более 0,1 бар

 

В части характеристики класса: места размещения (например плавательные бассейны), где оборудование находится под водой при условиях более жестких, чем определено для АД7

321.5 Наличие внешних твердых тел

АЕ1

Незначительное

Количество пыли или внешних твердых тел не учитывается

 

721-3-3, класс 3S1;

721-3-4, класс 4S1

 

АЕ2

Мелкие предметы

Наличие внешних твердых тел с наименьшим размером не менее 2,5 мм

Инструменты и мелкие предметы являются примером твердых внешних тел с наименьшим размером не менее 2,5 мм

721-3-3, класс 3S2;

721-3-4, класс 4S2

 

АЕ3

Очень мелкие предметы

Наличие внешних твердых тел с наименьшим размером не менее 1 мм

Проволока является примером твердых внешних тел с наименьшим размером не менее 1 мм

721-3-3, класс 3S3; 721-3-4, класс 4S3

 

АЕ4

Легкая пыль

Наличие легких отложений пыли в количестве более 10, но £ 35 мг/(м2·сут)

 

721-3-3, класс 3S2;

721-3-4, класс 4S2

Требования по воздействию пыли - по ГОСТ 15150

АЕ5

Средняя пыль

Наличие средних отложений пыли в количестве более 35, но £ 350 мг/(м2·сут)

 

721-3-3, класс 3S3;

721-3-4, класс 4S3

Требования по воздействию пыли - по ГОСТ 15150

АЕ6

Тяжелая пыль

Наличие больших отложений пыли в количестве более 350, но £ 1000 мг/(м2·сут)

 

721-3-3, класс 3S3;

721-3-4, класс 4S3

Требования по воздействию пыли - по ГОСТ 15150

321.6 Наличие коррозионно-активных и загрязняющих веществ

321.6А Воздействие специальных сред

Условия эксплуатации электроустановок в части воздействия специальных сред устанавливают такими же, как для электротехнических изделий в соответствии ГОСТ 24682. При этом условия эксплуатации в части воздействия газо- и парообразных сред групп 1 - 3, 4 по ГОСТ 24682, а также агрессивных сред при эффективных значениях концентрации £ 0,4 (для SO2, H2SO4), CO2 - 0,8 предельно допустимой концентрации рабочей зоны (ПДКР.З.) обозначает буквой Л. Условия эксплуатации электроустановок в части воздействия агрессивных сред устанавливают и обозначают в соответствии с видами химического исполнения электротехнических изделий по ГОСТ 24682. Условия эксплуатации при необходимости дополняют обозначением группы условий эксплуатации металлов, сплавов, металлических и неметаллических неорганических покрытий по ГОСТ 15150 с целью влияния коррозионно-активных агентов атмосферы

AF1

Незначительное

Количество или характер коррозионно-активных и загрязняющих веществ не существенно

 

721-3-3, класс 3С1;

721-3-4, класс 4С1

AF2

Атмосферное

Наличие значительного количества химически активных и загрязняющих веществ

Электроустановки, расположенные вблизи моря или у промышленных предприятий

721-3-3, класс 3С2;

721-3-4, класс 4С2

AF3

Кратковременное или случайное

Кратковременное или случайное воздействие некоторых коррозионно-активных сред или загрязняющих веществ

Места размещения, в которых производится работа с химикатами в небольших количествах и где эти химикаты могут лишь случайно попасть на электрооборудование. Такие условия могут иметь место в заводских и прочих лабораториях или помещениях (котельные, гаражи и т.п.)

721-3-3, класс 3С3;

721-3-4, класс 4С3

321.7 Механические внешние воздействующие факторы

321.7А Условия эксплуатации электроустановок в части механических ВВФ (удары, вибрация) устанавливают и обозначают и обозначают в соответствии со следующими группами механических исполнений электротехнических изделий по ГОСТ 17516:

М13 М38

М39 М40

М1 М3

М2 М7

М6 М42 М43

321.7.1 Удары

AG1

Малые, низкая жесткость

См. приложение С

Бытовые и аналогичные условия

721-3-3, классы 3М1/3М2/3М3;

721-3-4, классы 4М1/4М2/4М3

AG2

Средняя жесткость

См. приложение С

Обычные промышленные условия

721-3-3, классы 3М4/3М5/3М6;

721-3-4, классы 4М4/4М5/4М6

AG3

Высокая жесткость

См. приложение С

Жесткие промышленные условия

721-3-3, классы 3М7/3М8;

721-3-4, классы 4М7/4М8

321.7.2 Вибрация

 

AН1

Низкая интенсивность

См. приложение С

Бытовые и аналогичные условия

721-3-3, классы 3М1/3М2/3М3;

721-3-4, классы 4М1/4М2/4М3

 

AН2

Средняя интенсивность

См. приложение С

Обычные условия промышленной эксплуатации

721-3-3, классы 3М4/3М5/3М6;

721-3-4, классы 4М4/4М5/4М6

 

AН3

Высокая интенсивность

См. приложение С

Промышленные установки, подвергающиеся воздействию интенсивных внешних условий эксплуатации

721-3-3, классы 3М7/3М8;

721-3-4, классы 4М7/4М8

 

321.8 Наличие флоры и/или плесени

321.8А В части воздействия плесневых грибов условия эксплуатации электроустановок в соответствии с видами климатического исполнения по 321.1А

АК1

Неопасное

Отсутствие опасности из-за растительности и/или плесени

 

721-3-3, класс 3В1;

721-3-3, класс 4В1

АК2

Опасное

Опасность от воздействия растительности и/или плесени

Опасность зависит от местных условий и характера растительности. Следует различать опасный рост растений и условия, благоприятные для роста плесени

721-3-3, класс 3В2;

721-3-4, класс 4В2

321.9 Наличие фауны

 

АL1

Неопасное

Отсутствие фауноопасности

-

721-3-3, класс 3В;

721-3-3, класс 4В1

 

АL2

Опасное

Опасность от воздействия растительности и/или плесени

Опасность зависит от характера фауны. Следует различать:

- наличие насекомых в опасном количестве или агрессивных по природе;

- наличие мелких животных и птиц в опасном количестве или агрессивных по природе

721-3-3, класс 3В2;

721-3-4, класс 4В2

 

321.10 Электромагнитное, электростатическое и ионизирующее воздействие

 

АМ1

Незначительное

Отсутствие вредного воздействия от блуждающих токов, электромагнитного излучения, электростатических полей, ионизирующего излучения

 

 

 

АМ2

Блуждающие токи

Наличие опасности от блуждающих токов

 

 

 

АМ3

Электромагнитное

Опасное наличие электромагнитного излучения

 

 

 

АМ4

Ионизирующее

Опасное наличие ионизирующего излучения

 

 

 

АМ5

Электростатическое

Опасное наличие электростатических полей

 

 

 

АМ6

Индукция

Опасное наличие индуцированных токов

 

 

 

321.11 Солнечное излучение

 

AN1

Низкое

Интенсивность £ 500 Вт/м2

 

721-3-3

321.11А Воздействие излучения устанавливают в соответствии с видом климатического исполнения по п. 321.1А

AN2

Среднее

500 < интенсивность £ 700 Вт/м2

 

721-3-3

AN3

Высокое

700 < интенсивность < 1120 Вт/м2

 

721-3-4

321.12 Воздействие сейсмических факторов

 

АР1

Незначительное

Ускорение £ 30 Gal*

Вибрации, способные разрушить здание не учтены настоящей классификацией

 

321.12А Требования к электроустановкам в части сейсмостойкости устанавливают в баллах интенсивности землетрясений по МЭК-64 в соответствии с местностью расположения установки и высотой над нулевой отметкой, выбираемой из ряда 10, 20, 25, 30, 70 м

Примечание - Соответствующие значения ускорений вибрации - по ГОСТ 17516.1

АР2

Низкая жесткость

30 < ускорение £ 300 Gal

 

АР3

Средняя жесткость

300 < ускорение £ 600 Gal

 

АР4

Высокая жесткость

Ускорение > 600 Gal

Классификация не учитывает частоту, однако, если сейсмическая волна способна вызвать резонанс здания, то сейсмическое влияние должно быть рассмотрено специально. Как правило, частоты сейсмического ускорения находятся в пределах от 0 до 10 Гц

 

321.13 Воздействие молнии

 

AQ1

Незначительное

Менее 25 сут в году

 

 

 

AQ2

Непрямое воздействие

Более 25 сут в году

Опасности, обусловленные питающими устройствами

Электроустановки, питаемые воздушными линиями

 

 

AQ3

Прямой удар

Опасность, обусловленная открытой установкой оборудования

Части электроустановки, расположенные снаружи здания.

AQ2 и AQ3 относятся к регионам с особенно высоким уровнем грозовой активности

 

 

321.14 Движение воздуха

 

AR1

Низкое

Скорость £ 1 м/с

-

-

321.14А Условия воздействия движения воздуха и ветра устанавливают для различных видов климатических исполнений по ГОСТ 15150

AR2

Среднее

1 м/с < скорость £ 5 м/с

-

-

AR3

Высокое

5 м/с < скорость £ 10 м/с

-

-

321.15 Ветер

 

AS1

Низкий

Скорость £ 20 м/с

-

-

321.15А Условия воздействия ветра устанавливают для различных видов климатических исполнений по ГОСТ 15150

AS2

Средний

20 м/с < скорость £ 30 м/с

-

-

AS3

Высокий

30 м/с < скорость £ 50 м/с

-

-

* 1 Gal = 1 см/с2.


322. УСЛОВИЯ ПОЛЬЗОВАНИЯ ЭЛЕКТРОЭНЕРГИЕЙ

Код

Класс

Характеристика

Примеры применения

Ссылки

322.1 Компетентность персонала

ВА1

Обычные лица

Необученный персонал

-

 

ВА2

Дети

Дети в предназначенных для них помещениях

Недоступность электрооборудования. Ограничение температуры

 

ВА3

Инвалиды

Лица, имеющие недостаточные физические или умственные способности (больные, старики)

 

 

ВА4

Обученный персонал

Обученный (ремонтный и эксплуатационный) персонал, работающий под надзором квалифицированного персонала

 

 

ВА5

Высококвалифицированный персонал

Лица с техническими знаниями или достаточным практическим опытом

Электротехнические помещения

 

322.2 Электрическое сопротивление тела человека

322.3 Контакты персонала с частями, имеющими потенциал земли

ВС1

Отсутствие контакта

Персонал, находящийся в местах, не имеющих токоведущих частей

 

 

ВС2

Редкие контакты

Персонал, обычно не касающийся токоведущих частей или не стоящий на проводящих поверхностях

 

 

ВС3

Частые контакты

Персонал, часто касающийся токоведущих частей или не стоящий на проводящих поверхностях

 

 

ВС4

Постоянные контакты

Персонал, постоянно касающийся сторонних проводящих частей, для которых возможность прервать контакт ограничена

 

 

322.4 Условия экстренной эвакуации

ВД1

Нормальные

Низкая плотность заселения, легкие условия эвакуации

 

 

ВД2

Трудные

Высокая плотность заселения, легкие условия эвакуации

 

 

ВД3

Переполненные

Размещение с высокой плотностью, легкие условия эвакуации

 

 

ВД4

Трудные и переполненные

Размещение с высокой плотностью, трудные условия эвакуации

 

 

322.5 Характер обрабатываемых или складируемых материалов

ВЕ1

Отсутствие существенной опасности

 

 

 

ВЕ2

Пожароопасный

Обработка, изготовление или хранение воспламеняющихся материалов, в т.ч. наличие пыли

Склады, столярные мастерские, бумажные фабрики

 

ВЕ3

Взрывоопасный

Обработка материалов или хранение взрывоопасных материалов или материалов с низкой температурой

Нефтеперегонные заводы, склады нефтепродуктов

 

ВЕ4

Возможность заражения

Пищевые концентраты, медикаменты и аналогичные продукты без упаковки

Пищевая промышленность, кухня

 

323. СТРОИТЕЛЬНЫЕ МАТЕРИАЛЫ И КОНСТРУКЦИИ ЗДАНИЙ

Код

Класс

Характеристика

Примеры применения

Ссылки

323.1 Строительные материалы

СА1

Негорючие

 

 

 

СА2

Горючие

Здания, сооружаемые в основном из горючих материалов

Деревянные здания

 

323.2 Конструкция

СВ1

Опасность распространения огня незначительная

 

 

 

СВ2

Способствует распространению огня

Здания, фермы, размеры которых способствуют распространению огня (например благодаря эффекту тяги)

Высотные здания. Системы принудительной вентиляции

 

СВ3

Подвижная

Опасность, обуславливаемая перемещениями каркаса (например сдвиг между разными частями здания или здания и землей, осадка земли и фундаментов)

Здания большой длины или здания, сооруженные на неустойчивом основании

 

СВ4

Упругая или неустойчивая

Сооружения механически слабые или подверженные перемещениями (например колебаниями)

Палатки, надуваемые сооружения, подвесные потолки

Съемные перегородки

 

33 Совместимость

330.1 Если электроустановка оказывает неблагоприятное влияние на другие системы, сети, оборудование, то должны быть приняты меры, исключающие это влияние.

К факторам внешнего воздействия относятся:

- коммутационные перенапряжения;

- быстропеременные, резкие колебания нагрузки;

- пусковые токи;

- высшие гармоники;

- обратная связь по постоянному току;

- высокочастотные колебания;

- токи утечки;

- необходимость дополнительных присоединений к земле (неравномерность распределения потенциала, вынос потенциала).

34 Эксплуатационная надежность (восстанавливаемость системы)

340.1 Необходимо оценить частоту выходов из строя электроустановки, которые можно ожидать в течение ее срока службы. Если за работу установки отвечает какой-то орган, то с ним следует консультироваться. Эту оценку необходимо принять во внимание при применении требований стандартов на электроустановки зданий для того, чтобы с учетом частоты выходов их из строя:

- можно было выполнить периодическую проверку, испытания, обслуживание и ремонт в течение срока службы;

- была обеспечена эффективность защитных мер безопасности в течение срока службы;

- надежность оборудования, обеспечивающего исправную работу электроустановки, соответствовала предусмотренному сроку службы.

35 Системы, обеспечивающие безопасность

351 Общие положения

Примечание - Необходимость установки системы, обеспечивающей безопасность и ее техническую характеристику, как правило, определяют официально уполномоченные организации, чьи требования выполняются в обязательном порядке.

Источниками питания систем, обеспечивающих безопасность, могут являться:

- аккумуляторные батареи;

- элементы аккумуляторных батарей;

- мотор-генераторные установки, независимые от источника питания нормального режима;

- отдельная питающая линия, полностью независимая от системы питания нормального режима.

352 Классификация

Источник питания системы, обеспечивающий безопасность, может быть:

- неавтоматическим, включение которого осуществляется оператором;

- автоматическим, включение которого не зависит от оператора.

В зависимости от времени переключения автоматические источники питания классифицируются следующим образом:

- бесперебойные: автоматический источник, который может обеспечивать непрерывное питание при заданных условиях во время переходного периода, например при колебаниях напряжения и частоты;

- с весьма малой длительностью перерыва: автоматический источник, включение которого осуществляется в течение 0,15 с;

- с малой длительностью перерыва: автоматический источник, включение которого осуществляется в течение 0,5 с;

- со средней длительностью перерыва: автоматический источник, включение которого осуществляется в течение 15 с;

- с большой длительностью перерыва: автоматический источник, включение которого осуществляется за время, превышающее 15 с.

Приложение А

(справочное)

КРАТКИЙ ПЕРЕЧЕНЬ ВНЕШНИХ УСЛОВИЙ

А Внешние воздействующие факторы среды

АА Температура окружающей среды, °С

АА1 -60¼+5

АА2 -40¼+5

АА3 -25¼+5

АА4 -5¼+40

АА5 +5¼+40

АА6 +5¼+60

АА7 -25¼+55

АА8 -50¼+40

АВ Внешние климатические условия (комбинированное воздействие температуры окружающей среды и влажности)

АВ1

АВ2

АВ3

АВ4

АВ5

АВ6

АВ7

АВ8

АС Высота над уровнем моря, м

АС1 £ 2000

АС2 >2000

AD Наличие воды

AD1 Незначительное

AD2 Свободно капающие капли

AD3 Брызги

AD4 Сплошные брызги

AD5 Струи

AD6 Волны

AD7 Погружение

AD8 Нахождение под водой

АЕ Наличие инородных твердых тел

АЕ1 Незначительное

АЕ2 Мелкие предметы

АЕ3 Очень мелкие предметы

АЕ4 Легкая пыль

АЕ5 Средняя пыль

АЕ6 Тяжелая пыль

AF Присутствие коррозионно-активных и загрязняющих веществ

AF1 Незначительное

AF2 Атмосферное

AF3 Кратковременное или случайное

AF4 Постоянное

АG Механические воздействия

AG1 Низкая жесткость

AG2 Средняя жесткость

AG3 Высокая жесткость

АН Вибрация

AH1 Низкая интенсивность

АН2 Средняя интенсивность

АН3 Высокая интенсивность

АК Наличие флоры и/или плесени

АК1 Нет опасности

АК2 Опасно

AL Наличие фауны

AL1 Неопасно

AL2 Опасное

AM Электромагнитное, электростатическое и ионизирующее воздействия

AM1 Незначительное

АМ2 Блуждающие токи

АМ3 Электромагнитное

АМ4 Ионизирующее

АМ5 Электростатическое

АМ6 Индукция

AN Солнечное излучение

AN1 Низкое

AN2 Среднее

AN3 Высокое

АР Воздействие сейсмических факторов

AP1 Незначительное

АР2 Низкое

АР3 Среднее

АР4 Высокое

AQ Воздействие молнии

AQ1 Незначительное

АQ2 Непрямое воздействие

AQ3 Прямой удар

АR Движение воздуха

AR1 Низкое

AR2 Среднее

AR3 Высокое

AS Ветер

AS1 Низкая скорость

AS2 Средняя скорость

AS3 Высокая скорость

В Условия пользования электроэнергией

ВА Компетентность персонала

ВА1 Обычные лица

ВА2 Дети

ВА3 Инвалиды

ВА4 Обученный персонал

ВА5 Высококвалифицированный персонал

ВВ Электрическое сопротивление тела человека

ВС Контакт персонала с частями, имеющими потенциал земли

ВС1 Отсутствие контакта

ВС2 Редкие контакты

ВC3 Чистые контакты

ВС4 Постоянные контакты

ВД Условия экстренной эвакуации

ВД1 Нормальные

ВД2 Трудные

ВД3 Переполненные

ВД4 Трудные и переполненные

BE Характер обрабатываемых и складируемых материалов

ВЕ1 Отсутствие существенной опасности

ВЕ2 Пожароопасный

ВЕ3 Взрывоопасный

BE4 Возможность заражения

С Строительные материалы и конструкции зданий

СА Строительные материалы

СА1 Негорючие

СА2 Горючие

СВ Конструкция

CВ1 Опасность распространения огня незначительная

СВ2 Способствует распространению огня

СВ3 Подвижная

СВ4 Упругая или неустойчивая

Приложение В

(справочное)

ВЗАИМОСВЯЗЬ МЕЖДУ ТЕМПЕРАТУРОЙ, относительной ВЛАЖНОСТЬЮ И АБСОЛЮТНОЙ ВЛАЖНОСТЬЮ ВОЗДУХА*

* В России классы внешних климатических условий регламентируются ГОСТ 15160.

Приложение содержит климатограммы для каждого класса условий, демонстрирующих взаимозависимость между температурой, абсолютной и относительной влажностью воздуха в координатах кривой абсолютной влажности и линиями температуры и относительной влажности.

Что касается температуры воздуха, климатограммы демонстрируют возможные максимальные температурные различия в местах размещения, определяемых конкретным классом.

Что касается влажности, климатограммы содержат только совокупность значений относительной влажности в сочетании с каждым значением температур, имеющимися в диапазонах, принадлежащих данному классу. Взаимозависимость как температуры, так и влажности определяется значениями абсолютной влажности, имеющимися в диапазонах данного класса.

Как уже указывалось в примечаниях к таблице 1 (321.3), предельные значения, к примеру, высокой температуры и высокой относительной влажности, установленных для класса, обычно не встречаются в сочетании друг с другом. Обычно верхнее значение температуры воздуха сочетается с меньшими значениями относительной влажности.

Исключения из этого правила можно встретить для классов АВ1, АВ2, где каждое значение установленной относительной влажности в соответствующих пределах может сочетаться с верхним значением температуры воздуха. Этот факт должен рассматриваться в сочетании со сравнительно низким значением высокой абсолютной влажности для предельного значения высокой температуры воздуха для этих классов.

Для пояснения ситуации в приведенной ниже таблице для каждого класса приведены значения наибольшего значения температуры воздуха, которые могут иметь место, а также наибольшие значения относительной влажности воздуха для данного класса. При более высоком, чем приведено в таблице 1 значении температуры относительная влажность будет ниже, т.е. ниже предельного значения класса.

Код класса

Предельное значение относительной влажности воздуха, %

Наибольшее значение температуры воздуха, °С, ограниченное предельным значением относительной влажности воздуха

АВ1

100

+5

АВ2

100

+5

АВ3

100

+5

АВ4

95

+31

АВ5

85

+28

АВ6

100

+33

АВ7

100

+27

АВ8

100

+33

Промежуточное значение относительной влажности воздуха при определенном значения температуры воздуха в пределах температурного диапазона класса может быть определено как точка, где кривая постоянной абсолютной влажности воздуха пересекается с прямыми линиями температуры и относительной влажности воздуха соответственно.

Пример

Должно быть выбрано изделие для условий установки, определяемой классом АВ6. Для нахождения относительной влажности, которую изделие должно выдержать, к примеру, при 40 °С, следует двигаться по вертикальной линии для температуры 40 °С на климатограмме для класса АВ6 до точки, где эта линия встретится с кривой для 35 г/м3 абсолютной влажности воздуха, которая является предельным значением высокой абсолютной влажности для этого класса. Прочертив горизонтальную линию от этой точки до шкалы относительной влажности воздуха, получим значение 67 % относительной влажности воздуха.

Применяя этот метод, можно найти любую другую комбинацию внутри пределов класса, к примеру, для класса АВ6 при установленной для него предельном значении высокой температуры воздуха 60 °С получаем значение относительной влажности 27 %.

Абсолютная влажность воздуха, г/м3

Климатограмма зависимости относительной и абсолютной влажности воздуха от температуры

Класс АВ1

Абсолютная влажность воздуха, г/м3

Климатограмма зависимости относительной и абсолютной влажности воздуха от температуры

Класс АВ2

Абсолютная влажность воздуха, г/м3

Климатограмма зависимости относительной и абсолютной влажности воздуха от температуры

Класс АВ3

Абсолютная влажность воздуха, г/м3

Климатограмма зависимости относительной и абсолютной влажности воздуха от температуры

Класс АВ4

Абсолютная влажность воздуха, г/м3

Климатограмма зависимости относительной и абсолютной влажности воздуха от температуры

Класс АВ5

Абсолютная влажность воздуха, г/м3

Климатограмма зависимости относительной и абсолютной влажности воздуха от температуры

Класс АВ6

Абсолютная влажность воздуха, г/м3

Климатограмма зависимости относительной и абсолютной влажности воздуха от температуры

Класс АВ7

Абсолютная влажность воздуха, г/м3

Климатограмма зависимости относительной и абсолютной влажности воздуха от температуры

Класс АВ8


Приложение С

(справочное)

Классификация механических условий*

* В России следует применять классификацию механических условий по ГОСТ 17516.1

Воздействующий фактор

Класс

Класс

AG1/AH1

AG2/AH2

AG3/AH3

3М1

4М1

3М2

4М2

3М3

4М3

3М4

4М4

3М5

4М5

3М6

4М6

3М7

4М7

3М8

4М8

Стационарная синусоидальная вибрация

 

 

 

 

 

 

 

 

 

 

 

 

 

 

 

 

Амплитуда смещения, мм

0,3

 

1,5

 

1,5

 

3,0

 

3,0

 

7,0

 

10

 

15

 

Амплитуда ускорения, м/с2

 

1

 

5

 

5

 

10

 

10

 

20

 

30

 

50

Диапазон частот, Гц

2 - 9

9 - 200

2 - 9

9 - 200

2 - 9

9 - 200

2 - 9

9 - 200

2 - 9

9 - 200

2 - 9

9 - 200

2 - 9

9 - 200

2 - 9

9 - 200

Нестандартная вибрация, включая удар

 

 

 

 

 

 

 

 

Максимальная амплитуда ускорения при длительности 22 мс, м/с2

40

40

270

-

-

-

-

-

Максимальная амплитуда ускорения при длительности 11 мс, м/с2

-

-

-

100

-

-

-

-

Максимальная амплитуда ускорения при длительности 6 мс, м/с2

-

-

-

-

250

250

250

250


Приложение D

(справочное)

Классификация внешних факторов*

Категория внешнего фактора

Климатические условия

Химически и механически активные вещества**

I

АВ5

AF2/AE1

3К3

3C2/3S1

II

АВ4

AF2/AE4

3К5, но верхнее значение температуры воздуха ограничено +40 °С

3C1/3S2

III

АВ7

AF2/AE5

3К6

3C2/3S3

IV

АВ8

AF3/AE6

4К3

3C3/3S4

* В России следует применять классификацию внешних макрофакторов по ГОСТ 15150 и ГОСТ 24682.

** В числителе приведены обозначения классов в соответствии с разделом 32 МЭК 364-3 (1993).

В знаменателе приведены обозначения классов в соответствии с МЭК 721-3-0 (1984).

Примечание - Внешние макрофакторы есть ВВФ помещения в здании или другого места размещения, в которых оборудование установлено или эксплуатируется.

Приложение Е

(справочное)

Соответствие между условиями в части ВВФ по требованиям стандарта МЭК 364-3-93 и условиями для применения в народном хозяйстве

Пункт настоящего стандарта

Условия для применения в народном хозяйстве

Условия по МЭК 364-3-93

Примечания

321.А

321.1А

321.2А

УХЛ1; УХЛ2; УХЛ3;

УХЛа; УХЛ2а;

УХЛ3а;

УХЛ1в; УХЛ2в;

УХЛ3в*

АА1

АВ1

Для всех условий АА и АВ по МЭК 364-3-93 во второй графе приведены условия, соответствующие видам климатического исполнения по ГОСТ 15150

У1; У2; У3;

У1а; У2а; У3а;

У1в; У2в; У3в*

АА2

АВ2

ТУ1; ТУ2; ТУ3*

АА3

АВ3

Т3*

 

АВ4

УХЛ3.1в; Т3*

АА4

 

УХЛ4; УХЛ4а; УХЛ4в*

АА5

АВ5

Т1; Т2*

АА6

АВ6

ТУ1*

АА7

АВ7

Условия ТУ1 пригодны, если учитывают верхнее предельное значение температуры

УХЛ2а; УХЛ3а; У2А; У3А; УХЛ2в; УХЛ3в; У2в; У3в*

АА8

 

Условия У2 и У3 пригодны, если учитывают нижнее предельное значение температуры

О1; О2*

 

АВ8

 

321.3

 

 

Во второй графе приведены обозначения группы по пониженному давлению по ГОСТ 15150 для эксплуатации на высотах до:

Без обозначения

нет аналога

1000 м

a

АС1

2400 м

b

АС2

4300 м

321.4

AD1

AD1

 

AD2

AD2

Дождь по ГОСТ 15150

AD3

Условия несравнимы, т.к. в МЭК 364-3-93 не нормируется интенсивность брызг

AD4

AD4

 

AD5

AD5

AD6

AD6

AD7

AD7

AD8

AD8

321.5

АЕ1

АЕ1

 

АЕ2

АЕ2

АЕ3

АЕ3

Требования по работоспособности воздействия пыли или пылепроницаемости по ГОСТ 15150

АЕ4

АЕ5

АЕ6

321-6

Л1*

AF1

 

Л5; Л7; Х1*

AF2

 

Х1 или Х2*

AF3

 

Х3*

 

Х1, Х2, Х3 - условия, соответствующие видам химостойкого исполнения по ГОСТ 24682;

Л1; Л5; Л7: буква «Л» - по 321.6; цифры 1, 5, 7 - обозначение условий эксплуатации металлов по ГОСТ 15150

321.7

М38; М40*

М42*

М7*

М13; М39*

М1; М2; М42*

М6; М7; М43*

AG1*

AG2

AG3

АН1

АН2

АН3

 

321.8

У, УХЛ, ТУ, ТС* по ГОСТ 15150

АК1

Во второй графе указаны условия, соответствующие климатическим исполнениям по ГОСТ 15150

Т, ТВ, О* по ГОСТ 15150

АК2

321.9.1

AL1

AL1

 

321.9.2

AL2

AL2

321.10

АМ1

АМ2

АМ3

АМ4

АМ1

АМ2

АМ3

АМ4

321.11

Категория 2, 3, 4, 5 по ГОСТ 15150

-

 

-

AN1

-

AN2

Категория 1* по ГОСТ 15150

AN3

321.12

h £ 10 Б £ 6

10 < h £ 30 Б £ 5

30 < h Б £ 4

АР1

h - высота установки над нулевой отметкой здания или сооружения;

Б - интенсивность землетрясения в баллах

h £ 10 7 £ Б £ 9

10< h £30 6£ Б £8

30 < h 5 £ Б £ 7

АР2

10 < h £ 30 Б = 9

30 < h Б = 8

АР3

30 < h Б = 9

АР4

321.13

AQ1

AQ2

AQ3

AQ1

AQ2

AQ3

 

321.14

Воздействие ветра в соответствии с ГОСТ 15150

AR1, AR2, AR3

 

321.15

AS1, AS2, AS3

 

* Приведены наиболее жесткие условия эксплуатации.

Ключевые слова: электроустановки зданий; обеспечение безопасности; характеристики электроустановки; структура электроустановки; источник питания; тип системы токоведущих проводников; тип системы заземления; внешние воздействия; совместимость оборудования; эксплуатационная надежность



© 2013 Ёшкин Кот :-)