Информационная система
«Ёшкин Кот»

XXXecatmenu

Изменение № 1 ГОСТ 9142-90 Ящики из гофрированного картона. Общие технические условия

Принято Межгосударственным Советом по стандартизации, метрологии и сертификации (протокол № 4 от 21.10.93)

Дата введения 1994-07-01

Пункт 1.1. Таблица 1. Графа «Развертка ящика». Чертеж 4. Заменить обозначение: b1 на b5.

чертежи 5, 7 заменить новыми:

Черт. 5

1 - корпус 1; 2 - корпус 2

Черт. 7

Пункт 1.5 после слова «наружных» дополнить словами: «или внутренних» (2 раза).

Пункт 1.6. Четвертый абзац. Заменить слова: «b1 = 0,5b (исполнения А, Г, Д, Е, Ж, З)» на «b1 = 0,5b (исполнения А, Д, Е, Ж, З)»; после слов «b4 = (0,1 - 0,5)b (исполнение Е)» дополнить словами: «b5 = 0,5l (исполнения Г, Д)».

Пункт 2.2.5 после слов «груза (М)» дополнить словами: «в килограммах»;

формулу изложить в новой редакции: «М = 0,1 · KyP».

Пункт 3.2. Первый абзац. Исключить слова: «и периодические».

Пункт 3.4 изложить в новой редакции: «3.4. При разногласиях в оценке механической прочности ящиков производят контрольные испытания в соответствии с табл. 2».

Пункт 3.6 исключить.

Приложение 1. Чертеж 9 заменить новым:

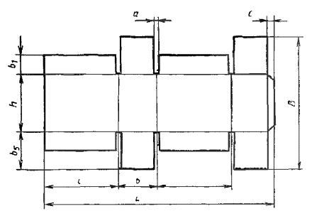
Условные обозначения внутренних размеров ящика

L - длина развертки, мм; B - ширина развертки, мм; l - длине ящика, мм; b - ширина ящика, мм; h - высота ящика, мм; a - 4 - 8 мм; с - 35 - 45 мм; α - не более 55°; S - ширина картона, мм

Черт. 9

Приложение 2. Таблица 5. Чертеж 12. Графа «Ящик в собранном виде. Код по ЕСКД». Для кода 32 1326 чертеж заменить новым:

32 1326

(ИУС № 8 1994 г.)

 

 



© 2013 Ёшкин Кот :-)