Информационная система
«Ёшкин Кот»

XXXecatmenu

ОТРАСЛЕВОЙ СТАНДАРТ

СОЕДИНЕНИЯ ЗАКЛЕПОЧНЫЕ

Методы испытаний

ОСТ 1 00872-77

На 25 страницах

Введен впервые

Распоряжением Министерства от 8 декабря 1977 г. № 087-16
срок введения установлен с 1 июля 1978 г.

Несоблюдение стандарта преследуется по закону

Настоящий стандарт устанавливает методы испытаний технологических образцов заклепочных соединений (в дальнейшем изложении - образцов соединений) на срез для единой оценки прочностных показателей соединений, образованных различными типами заклепок.

1. ОБЩИЕ ПОЛОЖЕНИЯ

1.1. Стандарт предусматривает следующие методы испытаний:

- метод испытания образцов соединений на статический срез заклепок;

- методы испытаний образцов соединений на усталость при работе соединений на срез заклепок.

1.2. Метод испытания образцов соединений на статический срез заклепок (в дальнейшем изложении - метод испытания образцов соединений на срез) предназначен для определения статической прочности и жесткости образцов соединений при действии статической нагрузки, прикладываемой перпендикулярно плоскости поперечного сечения образца соединения.

1.3. Методы испытаний образцов соединений на усталость при работе соединений на срез заклепок (в дальнейшем изложении - методы испытаний образцов соединений на усталость) предназначены для определения выносливости образцов соединений при действии переменных напряжений.

1.4. Метод испытания образцов соединений на срез предусматривает следующие виды испытаний:

- определение статической прочности образцов соединений;

- определение жесткости образцов соединений.

1.5. Методы испытаний образцов соединений на усталость предусматривают следующие виды испытаний:

- испытание образцов соединений на усталость;

- испытание образцов соединений на малоцикловую усталость.

1.5.1. Испытание образцов соединений на усталость предназначено для определения предела выносливости соединений при испытании до 1 × 107 циклов.

1.5.2. Испытание образцов соединений на малоцикловую усталость предназначено для определения выносливости соединений в области больших переменных напряжений при испытании до 2 × 105 циклов.

2. МЕТОД ИСПЫТАНИЯ ОБРАЗЦОВ СОЕДИНЕНИЙ НА СТАТИЧЕСКИЙ СРЕЗ

2.1. Метод отбора образцов соединений.

2.1.1. Тип образца соединения (черт. 1 - 5) выбирается в зависимости от предполагаемого вида соединения заклепок в изделиях, указанных в табл. 1.

Таблица 1

Вид соединения в изделии

Тип образца соединения

Внахлест, двухрядное

1

Внахлест, трехрядное

2

Встык с накладкой, односрезное

3, 4

Встык с двумя накладками, двухсрезное

5

При массовом внедрении в производство изделий новых конструкций заклепок, измененных параметров соединений, новых технологических процессов выполнения заклепочных соединений и т.п. обязательно проведение прочностных испытаний на образцах типов 2, 3 (4).

2.1.2. Формы, виды и размеры образцов соединений должны соответствовать указанным на черт. 1, табл. 2; на черт. 2, табл. 3; на черт. 3, табл. 4; на черт. 4, табл. 5; на черт. 5, табл. 6.

Примечания: 1. Форма и размеры головок образцов соединений, изготавливаемых по черт. 1, а также размеры переходных частей от головок образца соединения к его рабочей части определяются способом крепления образцов соединений в захватах машины и свойствами материала пластин образцов соединений.

2. В технически обоснованных случаях допускается отступление от геометрических и технологических параметров указанных образцов соединений.

2.1.3. Заготовки пластин и накладок одной партии должны быть изготовлены из одного листа и вырезаны вдоль проката. Применение заготовок, вырезанных поперек проката, должно быть зафиксировано в протоколе испытаний образцов соединений и использовано при обработке результатов испытаний.

2.1.4. Раскрой заготовок пластин и накладок должен проводиться в соответствии с требованиями отраслевых документов на раскрой листовых материалов.

2.1.5. Заклепки, предназначенные для образования соединений, должны быть отобраны из одной партии.

2.1.6. Образцы соединений должны быть изготовлены при неизменной наладке оборудования и инструмента.

2.1.7. Материалы образцов соединений и заклепок должны выбираться из условия

Рразр.пл > Рразр.зак,

где Рразр.пл - нагрузка, разрушающая пластину, ослабленную отверстиями под заклепки;

Рразр.зак - нагрузка, при которой срезаются заклепки.

Методика расчета образцов соединений при работе заклепок на срез приведена в справочном приложении 1.

2.1.8. В изготовленной партии образцов соединений должны быть проверены размеры образцов соединений, состояние расклепанных заклепок, состояние поверхностей пластин и накладок в зоне швов и в местах закрепления образцов соединений в испытательной машине.

Тип 1

* Размеры для справок.

1 - пластина; 2 - заклепка

Черт. 1

Таблица 2

мм

d

L

l

l1

l2

B

b Пред. откл. ± 0,1

b1

S

t

3,0

270

150

30

7,5

60

30

7,5

1,2

15

3,5

1,5

4,0

2,0

5,0

310

175

40

10,0

80

40

10,0

3,0

20

6,0

350

200

50

12,5

100

50

12,5

5,0

25

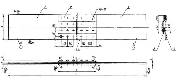
Тип 2

1 - пластина; 2 - заклепка

Черт. 2

Таблица 3

мм

d

L

l

l1

l2

B

b Пред. откл. ± 0,1

b1

S

3,5

300

172,5

45

7,5

45

7,5

1.5

15

4,0

2,0

5,0

360

210,0

60

10,0

60

10,0

3,0

20

6,0

420

247,5

75

12,5

75

12,5

5,0

25

Тип 3

1 - пластина; 2 - накладка; 3 - накладка; 4 - заклепка

Черт. 3

Таблица 4

мм

d

L

l

l1

B Пред. откл. ± 0,1

b

S

t

3,0

300

62

7,5

60

7,5

1,2

15

3,5

1,5

4,0

2,0

5,0

360

82

10,0

80

10,0

3,0

20

Тип 4

1 - пластина; 2 - накладка; 3 - накладка; 4 - заклепка

Черт. 4

Таблица 5

мм

d

L

l

l1

B Пред. откл. ± 0,1

b

S

t

6,0

555

155

12,5

100

12,5

5,0

25

7,0

622

162

15,0

120

15,0

6,0

30

8,0

8,0

10,0

762

242

20,0

160

20,0

12,0

40

Тип 5

1 - пластина; 2 - накладка; 3 - заклепка

Черт. 5

Таблица 6

мм

d

L

l

l1

В

b

S

t

Номин.

Пред. откл.

3,5

300

62

7,5

60

± 0,1

7,5

1,5

15

4,0

2,0

5,0

360

82

10,0

80

10,0

3,0

20

6,0

420

102

12,5

100

± 0,2

12,5

5,0

25

7,0

560

122

15,0

120

15,0

6,0

30

8,0

8,0

10,0

680

162

20,0

160

20,0

12,0

40

Состояние расклепанных заклепок, поверхностей пластин и накладок должны удовлетворять требованиям соответствующей документации на выполнение технологического процесса сборки и клепки.

2.1.9. Неуказанные предельные отклонения размеров на черт. 1 - 5, 7 - по 722АТ.

2.1.10. На образцах соединений, предназначенных для определения деформации соединений, должна быть отмечена измерительная база. Значения измерительной базы (l) в зависимости от длины накладки (l1) приведены в табл. 7. Место нанесения измерительной базы (черт. 6) выбирается в зависимости от типа испытуемого образца соединений и принятого способа определения деформации соединения.

Таблица 7

мм

l1

30

45 - 80

81 - 120

121 - 162

l

50

100

150

200

2.1.11. Измерительная база отмечается рисками или иными метками с точностью до 1 % от величины последней.

2.1.12. Образцы соединений должны иметь маркировку, содержащую обозначение типа образца, диаметра заклепки и порядкового номера образца.

Пример обозначения содержания маркировки образца соединения типа 1 с заклепками диаметром d = 5 мм и порядковым номером 2: 1-5-2 - ОСТ 1 00872-77.

2.1.13. Для проведения каждого вида испытаний должно быть изготовлено не менее 5 шт. образцов соединений. Каждый образец соединения должен иметь порядковый номер.

2.1.14. Остальные требования к отбору заготовок и изготовлению пластин и накладок - по ГОСТ 1497-73.

2.2. Испытательные машины, измерительная аппаратура, приспособления

2.2.1. Для проведения испытаний образцов соединений должны применяться разрывные и универсальные машины, удовлетворяющие требованиям ГОСТ 7855-74.

2.2.2. Захваты машины должны обеспечивать надежное закрепление образцов соединений и соосность линии приложения нагрузки относительно линии центра тяжести образца соединения. Отклонение от соосности ± 0,2 мм.

2.2.3. Для замера деформации образца соединения выбираются измерительные приборы в зависимости от принимаемой согласно п. 2.1.10 измерительной базы. Приборы должны обеспечивать измерение абсолютных деформаций с точностью до 0,01 мм.

Места нанесения измерительной базы АА

На образцах соединений типов 1, 2

На образцах соединений типов 3, 4, 5

Черт. 6

2.2.4. Испытательные машины должны быть оснащены аппаратурой для поддержания и контроля температуры на образце соединения, отвечающей требованиям ГОСТ 9651-73, ГОСТ 11150-75.

2.2.5. Спай термоэлектрического термометра, закрепляемого на образце соединения, должен иметь плоскую форму.

2.2.6. Периодическая поверка испытательных машин, измерительных приборов должна проводиться в соответствии с требованиями ГОСТ 8.002-71.

2.3. Подготовка к испытаниям

2.3.1. Подготовка к испытаниям должна включать следующие работы:

- ознакомление с инструкцией по технике безопасности при выполнении конкретных испытаний;

- организацию рабочего места, укомплектование его необходимыми измерительными приборами, приспособлениями, крепежом, инструментом;

- подготовку бланков протоколов, специальной бумаги (диаграммной по ГОСТ 7826-69, полулогарифмической по ГОСТ 334-73 и др.);

- проверку исправности наладки измерительной аппаратуры и приборов;

- проверку соосности захватов испытательных машин.

Примечание. Проверка соосности захватов должна проводиться после каждого их демонтажа.

2.3.2. После выполнения работ, указанных в п. 2.3.1, испытуемый образец соединения крепится в захватах испытательной машины.

2.3.3. Для измерения деформации на образце соединения закрепляется измерительный прибор, выбранный в соответствии с требованием п. 2.2.3.

2.3.4. При проведении испытаний при повышенных и пониженных температурах термоэлектрические термометры должны устанавливаться в зоне шва с обеспечением плотного контакта спая с поверхностью образца соединения.

2.4. Проведение испытаний

2.4.1. Испытание на статический срез проводится при нормальной температуре 25 ± 10 °С. В технически обоснованных случаях испытания могут проводиться при повышенных и пониженных температурах.

2.4.2. Для определения статической прочности образец доводится до разрушения путем непрерывного нагружения.

2.4.3. Для определения жесткости метод измерения деформации образца соединения при его нагружении определяется типом измерительного прибора:

- при использовании механических или оптических тензометров нагружение производится до 90 % Рразр ступенями с регистрацией деформации через каждые 10 % изменения нагрузки;

- при использовании электрических тензометров производится непрерывное нагружение образца соединения с одновременным записыванием диаграммы «нагрузка - деформация». При доведении нагрузки до 90 % Рразр измерительные приборы, закрепленные на образце, необходимо отсоединить с целью предотвращения поломки инструмента.

2.4.4. Деформацию образца соединения можно определять двумя методами:

- измеряя сдвиг пластин относительно друг друга по рискам (меткам) (черт. 6а);

- измеряя деформированный участок на измерительной базе l (черт. 6б, 6в).

2.4.5. Скорость нагружения должна быть не более 10 мм/мин.

2.4.6. Отклонения от установленных заданных значений повышенных или пониженных температур не должны превышать указанных в ГОСТ 9651-73, ГОСТ 11150-75.

2.4.7. Для определения статической прочности и жесткости образцов соединений должно быть испытано не менее 3 шт. образцов соединений.

2.4.8. Испытание считается недействительным:

- при разрыве образца соединения в захватах испытательной машины или за пределами заклепочного шва;

- в случае аварийного выключения электрической сети во время испытания;

- в случае нарушения температурного режима испытания;

- при обнаружении ошибок в проведении испытания.

В указанных случаях испытание должно быть повторено на изготовленных из той же партии образцах соединений.

2.4.9. Результаты испытания образцов соединений заносятся в протокол. Форма протокола испытаний образцов соединений на срез приведена в справочном приложении 2.

2.5. Обработка результатов испытаний

2.5.1. Статическая прочность образцов соединений оценивается по фактической разрушающей нагрузке, Рразр.ср.

2.5.2. Эффективность образцов соединений определяется по формуле

                                                           (1)

где j - коэффициент прочности шва образца соединения;

Рразр.ср - нагрузка, разрушающая соединение, кгс;

σв - временное сопротивление материала пластины образца разрыву, кгс/мм2. Определяется по результатам испытания контрольного образца, вырезанного из листа, из которого изготовляются пластины образцов соединений, в соответствии с требованиями ГОСТ 1497-73 и пп. 2.1.3, 2.1.4;

F - площадь целого сечения пластины образца, мм2. Точность измерения F - в соответствии с требованиями ГОСТ 1497-73.

2.5.3. Жесткость образцов соединений оценивается зависимостью

D = f (Pcp),

где D - относительная деформация шва, %, определяется по формуле

                                                            (2)

где l1 - расстояние между метками (рисками) измерительной базы при нагрузке Рср, мм;

l - значение измерительной базы, мм;

d - диаметр заклепки, мм;

Рср - нагрузка, приложенная к образцу в данный момент испытания, кгс, и оформляется в виде графика.

2.5.4. На графике должны быть указаны тип образца соединения, тип и диаметр заклепок, материал и покрытие пластин, температура испытания.

Форма построения и оформления графика зависимости D = f (Рср) приведена в справочном приложении 3.

3. МЕТОДЫ ИСПЫТАНИЙ ОБРАЗЦОВ СОЕДИНЕНИЙ НА УСТАЛОСТЬ

3.1. Метод отбора образцов соединений

3.1.1. Формы, виды и размеры образцов соединений должны соответствовать п. 2.1.2, черт. 7, табл. 8.

3.1.2. При массовом внедрении в производство изделий новых конструкций заклепок, измененных параметров соединений, новых технологических процессов выполнения заклепочных соединений и т.д. обязательно проведение испытаний на усталость на образцах соединений типов 2, 3 (4), 6.

3.1.3. Для проведения каждого вида испытаний должно быть изготовлено не менее 7 шт. образцов соединений на каждый уровень напряжений. Каждый образец соединения должен иметь порядковый номер.

Тип 6

1 - пластина

Черт. 7

Таблица 8

мм

d

l

В

b Пред. откл. ± 0,1

b1

S

t

3,0

260

60

30

7,5

1,2

15,0

3,5

1,5

4,0

2,0

5,0

280

80

40

10,0

3,0

20,0

6,0

320

100

50

12,5

5,0

25,0

7,0

360

120

60

15,0

6,0

30,0

8,0

8,0

10,0

400

140

80

20,0

12,0

40,0

3.1.4. Требования к выбору типов образцов, изготовлению образцов соединений - в соответствии с требованиями пп. 2.1.1, 2.1.3 - 2.1.9, 2.1.12, 2.1.14.

3.2. Испытательные машины, измерительная аппаратура, приспособления

3.2.1. Погрешность показаний силоизмерителей испытательных машин от максимума до 0,1 каждого предела не должна превышать ± 3 %.

3.2.2. Для исключения поперечных колебаний, снижения изгибающих моментов в пластинах образцов, соединяемых внахлест, при проведении испытаний с частотой от 10 Гц и выше необходимо устанавливать специальные упоры с прижимом Рпр = 1 ± 0,5 кгс. Схема установки упоров на образце соединения показана на черт. 8.

3.2.3. Остальные требования - в соответствии с требованиями пп. 2.2.2, 2.2.4 - 2.2.6 настоящего стандарта и ГОСТ 2860-65.

3.3. Подготовка к испытаниям

3.3.1. Подготовка к испытаниям - в соответствии с требованиями пп. 2.3.1, 2.3.2, 2.3.4 настоящего стандарта и ГОСТ 2860-65.

3.4. Проведение испытаний

3.4.1. Испытания на усталость и на малоцикловую усталость проводятся при заданных амплитудах напряжений цикла (σа), отнесенных к целому сечению пластины образца, и коэффициенте асимметрии цикла Rσ = 0 (0,1).

3.4.2. Испытания на усталость проводятся на 4 - 5 уровнях напряжений. Испытания на малоцикловую усталость проводятся на 2 - 3 уровнях напряжений.

3.4.3. Испытания на усталость при нормальной и пониженной температурах должны проводиться в диапазоне частот циклов 5 - 200 Гц, при повышенных температурах - в диапазоне частот циклов 5 - 50 Гц.

3.4.4. Испытания на малоцикловую усталость должны проводиться в диапазоне частот циклов 0,1 - 1,0 Гц.

3.4.5. Образцы соединений испытываются до разрушения или до базового числа циклов. На каждом уровне напряжений должно быть испытано не менее 5 шт. образцов соединений.

3.4.6. Допускается для предварительной оценки работоспособности соединений испытывать образцы соединений на одном уровне напряжений в диапазоне долговечностей 1·105 - 3·105 циклов до разрушения. Количество образцов соединений, подвергаемых испытанию, должно быть в этом случае не менее 7 шт.

Схема установки упоров на образце соединения

1 - пластина; 2 - упор; 3 - резина типа В-14 или ИРП-1338 по ТУ 38 005 1166-73

Черт. 8

3.4.7, Результаты испытаний заносятся в протокол. Форма протокола испытаний образцов соединений на усталость приведена в справочном приложении 4.

3.4.8. Остальные требования - в соответствии с требованиями пп. 2.4.1, 2.4.6, 2.4.8 настоящего стандарта и ГОСТ 2860-65.

3.5. Статистическая обработка результатов испытаний на усталость

3.5.1. Статистическая обработка результатов испытаний на усталость и на малоцикловую усталость осуществляется для определения среднего значения долговечностей образцов соединений.

Для этого полученные экспериментальные значения долговечностей обрабатываются с целью выявления и исключения резко выделяющихся значений долговечностей, после чего рассчитывается среднее значение.

3.5.2. Порядок выявления, исключения резко выделяющихся значений долговечностей и определения среднего значения долговечностей следующий:

а) из полученных при испытании на одном режиме значений долговечностей N1, N2, ... Nп выделяются значения, резко отличающиеся от остальных;

б) определяется среднее значение  и среднее квадратичное отклонение S логарифмов долговечностей без учета подозреваемых значений по формулам:

                                                         (3)

                                               (4)

где п' - объем выборки без подозреваемых значений;

в) для подозреваемого значения долговечности с наименьшим отклонением вычисляется величина t' по формуле

                                                         (5)

При t' > t'β резко выделяющееся значение долговечности исключается.

При t' < t'β резко выделяющееся значение долговечности принимается для окончательного определения среднего значения. Критерий t'β для вероятности Р = 0,05 выбирается из табл. 9 в соответствии с объемом выборки п';

г) оценка принадлежности к выборке остальных резко выделяющихся значений долговечностей производится аналогично пп. а, б, в. При этом, если проверенное значение не исключается, оно должно быть использовано при определении  и S;

д) определяется среднее значение долговечностей .

Примеры выявления, исключения резко выделяющихся значений долговечностей и определения среднего значения долговечностей даны в справочном приложении 5.

Таблица 9

п'

t'β

2

15,561

3

4,969

4

3,558

5

3,041

6

2,777

7

2,616

8

2,508

9

2,431

10

2,372

3.6. Обработка результатов испытаний

3.6.1. По результатам, полученным при проведении испытаний на усталость, строятся кривые усталости (графики) в координатах:

- ординаты - амплитудное напряжение цикла (σa) - в равномерном масштабе;

- абсциссы - долговечности образцов соединений () - в логарифмическом масштабе.

3.6.2. На графиках наносятся средние значения долговечностей , полученные при статистической обработке результатов испытаний.

3.6.3. На графике должны быть указаны тип образца соединения, тип и диаметр заклепок, материал и покрытие пластин, частота циклов, коэффициент асимметрии цикла, температура испытания.

Форма построения и оформления графика зависимости N = f (σa) приведена в справочном приложении 6.

ПРИЛОЖЕНИЕ 1
Справочное

Методика расчета образцов соединений при работе заклепок на срез (без учета изгибающих моментов)

1. Нагрузка, разрушающая пластину, ослабленную отверстиями под заклепки, определяется по формуле

где Рразр.пл - нагрузка, разрушающая пластину, ослабленную отверстиями под заклепки, кгс;

v - коэффициент, учитывающий влияние концентрации напряжений в пластине в зоне отверстий в зависимости от упрочнения материала в зоне отверстий и характера посадки заклепок в отверстия v = 0,8 - 0,9;

F - площадь целого сечения пластины образца, мм2;

σв - временное сопротивление материала пластины образца разрыву, кгс/мм2;

п - число заклепок в расчетном ряду;

DF - уменьшение площади сечения пластины толщиной 5 после установки одной заклепки, мм2

DF = λSd,

где λ - коэффициент, характеризующий уменьшение площади сечения пластины в результате зенкования отверстия под потайные головки заклепок;

λ = 1 - для соединений заклепками с выступающими головками;

λ = 1,2 - для соединений заклепками с потайными головками с < 120°;

λ = 1,5 - для соединений заклепками с потайными головками с < 90°;

d - диаметр заклепки, мм.

2. Нагрузка, при которой срезаются заклепки, определяется по формуле

где Рразр.зак - нагрузка, при которой срезаются заклепки, кгс;

i - число плоскостей среза стержня заклепки;

τcp - сопротивление срезу заклепок, кгс/мм2, определяется по ОСТ 1 90148-74.

ПРИЛОЖЕНИЕ 2
Справочное


Форма протокола испытаний образцов соединений на срез

ПРОТОКОЛ № ________
испытаний образцов соединений на срез

Испытательная машина ________ _______

тип                                                            мощность

Прибор для измерения деформации _____

                                                                 тип

 

Тип образца соединения

Номер образца соединения

Тип и диаметр заклепок, мм

Температура испытания, °С

Нагрузка, приложенная к образцу соединения в данный момент испытания, кгс

Площадь целого сечения пластины образца соединения, мм2

Измерительная база, мм

Расстояние между метками (рисками) при нагружении, мм

Изменение величины измерительной базы, мм

Разрушающая нагрузка, кгс

Средняя разрушающая нагрузка образца соединения одного типа, кгс

Коэффициент прочности шва

Характер разрушения

Примечание

 

 

 

 

 

 

 

 

 

 

 

 

 

 

Испытания проводил__________________________ / фамилия /

                                                                        подпись

Начальник лаборатории_______________________ / фамилия /

                                                                         подпись


ПРИЛОЖЕНИЕ 3
Справочное

Форма построений и оформления графика зависимости D = f (Pcp)

График зависимости D = f (Pcp)

при испытании образцов соединений типа____________________________________

                                                                                                                                 номер типа

образованных заклепками__________________________________________________

                                                                                                                                тип, диаметр

Материал пластин________________________________________________________

Покрытие пластин________________________________________________________

Температура испытания, °С________________________________________________

ПРИЛОЖЕНИЕ 4
Справочное


Форма протокола испытаний образцов соединений на усталость

ПРОТОКОЛ № ___________
испытаний образцов соединений на усталость

Испытательная машина _________ _________

тип             мощность

База испытания _______________ Частота циклов _______________

Дата, время

Тип образца соединения

Номер образца соединения

Тип и диаметр заклепок, мм

Температура испытания, °С

Среднее напряжение цикла, кгс/мм2

Амплитудное напряжение цикла, кгс/мм2

Показания счетчика

Число циклов до разрушения

Характер разрушения

Примечание

в начале испытания

в конце испытания

 

 

 

 

 

 

 

 

 

 

 

 

Испытания проводил__________________________ / фамилия /

                                                                        подпись

Начальник лаборатории_______________________ / фамилия /

                                                                         подпись


ПРИЛОЖЕНИЕ 5
Справочное

Примеры выявления, исключения резко выделяющихся значений долговечностей и определения среднего значения долговечностей

Пример 1

1.1. В результате эксперимента получены следующие значения долговечностей (в циклах):

N1 = 184500, N2 = 194900, N3 = 210000, N4 = 298000.

Величина N4 заметно отличается от N1, N2, N3.

1.2. Для проверки принадлежности N4 к выборке N1, N2, N3 вычисляем среднее значение  из трех результатов по формуле (3)

1.3. Вычисляем среднее квадратичное отклонение S по формуле (4)

1.4. Вычисляем t' по формуле (5)

Для n' = 3, t'β = 4,969 (табл. 9), 6,433 > 4,969.

Следовательно, значение N4 должно быть исключено.

1.5. Вычисляем среднее значение долговечности

Пример 2

2.1. В результате эксперимента получены следующие значения долговечности (в циклах):

N1 = 88700, N2 = 81500, N3 = 111000, N4 = 133000, N5 = 73900.

2.2. Вычисляем среднее значение  из выборки N1, N2, N5 по формуле (3)

2.3. Вычисляем среднее квадратичное отклонение S по формуле (4)

2.4. Вычисляем t' по формуле (5)

t'β = 4,969, 3,4364 < 4,969.

Следовательно, значение N3 отбрасывать нельзя.

2.5. Вычисляем  и S из выборки N1, N2, N3, N5.

2.6. Вычисляем t' по формуле (5)

t'β = 3,558 (для n' = 4); 2,4015 < 3,558.

Значение N4 исключать нельзя.

2.7. Вычисляем среднее значение долговечности

ПРИЛОЖЕНИЕ 6
Справочное

Форма построения и оформления графика зависимости N = f(σa)

График зависимости N = f(σa)

при испытании образцов соединений типа____________________________________

                                                                                                                                 номер типа

образованных заклепками__________________________________________________

                                                                                                            тип, диаметр

Материал пластин _____________________ Покрытие пластин__________________

Частота циклов, Гц _____________ Коэффициент асимметрии, Rσ________________

                                                                                                                                                              0 (0,1)

Температура испытания, °С _____________

 

СОДЕРЖАНИЕ

1. Общие положения. 1

2. Метод испытания образцов соединений на статический срез. 1

3. Методы испытаний образцов соединений на усталость. 9

Приложение 1. Методика расчета образцов соединений при работе заклепок на срез (без учета изгибающих моментов) 13

Приложение 2. Форма протокола испытаний образцов соединений на срез. 14

Приложение 3. Форма построений и оформления графика зависимости D = f(pcp) 15

Приложение 4. Форма протокола испытаний образцов соединений на усталость. 17

Приложение 5. Примеры выявления, исключения резко выделяющихся значений долговечностей и определения среднего значения долговечностей. 18

Приложение 6. Форма построения и оформления графика зависимости n = f(σa) 20

 



© 2013 Ёшкин Кот :-)