ОТРАСЛЕВОЙ
СТАНДАРТ
ОБОЗНАЧЕНИЯ УСЛОВНЫЕ БОРТОВЫХ ТОЧЕК
ОБСЛУЖИВАНИЯ САМОЛЕТОВ И
ВЕРТОЛЕТОВ
|
ОСТ 1.00212-76
На 13 страницах
Взамен 898АТ
Проверено в 1986 г.
|
Распоряжением
Министерства от 29 сентября 1976 г. № 087-16 срок введения установлен с 1 июля
1977 г.
1. Настоящий
стандарт устанавливает условные обозначения и размеры условных обозначений
бортовых точек наземного обслуживания самолетов и вертолетов, предназначенные
для ориентации и обеспечения безопасности обслуживающего персонала.
2. Бортовые
точки обслуживания в зависимости от назначения делятся на три группы,
приведенные в табл. 1.
Таблица 1
Группа
|
Назначение
|
1
|
Подсоединение средств наземного обслуживания для заправки, зарядки
систем самолета (вертолета), подсоединение буксировочных и переговорных
средств
|
2
|
Осмотр и контроль систем, расположение узлов конструкций, агрегатов, такелажных
узлов самолета (вертолета)
|
3
|
Обеспечение безопасности обслуживающего персонала и сохранности
самолета (вертолета)
|
3.
Условные обозначения бортовых точек должны состоять из знака и надписи или
знака.
4. Изображение и
размеры знаков точек обслуживания 1-й группы, надпись у знака и (или) ее
содержание должны соответствовать указанным в табл. 2.
Таблица 2
Наименование точки обслуживания
|
Изображение знака
|
Надпись и содержание надписи у знака
|
1.
Заправка топливом
|

|
Марка
топлива
Давление, Па
(кгс/см2)
|
2.
Заправка маслом
|

|
Марка
масла
Давление, Па
(кгс/см2)
|
3.
Заправка дистиллированной водой
|

|
ВОДА
Давление, Па
(кгс/см2)
|
4. Заправка
рабочей жидкостью гидравлической системы
|

|
Марка рабочей жидкости
Давление, Па (кгс/см2)
|
5.
Заправка противообледенительной жидкостью
|

|
Марка рабочей жидкости
Давление, Па
(кгс/см2)
|
6.
Заправка охлаждающей жидкостью
|

|
Состав смеси, %
Давление, Па
(кгс/см2)
|
7.
Консервация
|

|
Марка консервирующей жидкости
Давление, Па
(кгс/см2)
Температура, К (°С)
|
8.
Зарядка воздухом
|

|
ВОЗДУХ
Давление, Па
(кгс/см2)
|
9.
Зарядка системы инертной среды
|

|
Инертная
среда
Давление,
Па (кгс/см2)
|
10.
Зарядка кислородом
|

|
КИСЛОРОД ДЛЯ
ДЫХАНИЯ
Давление, Па
(кгс/см2)
|
11.
Подсоединение установки для воздушного запуска двигателей
|

|
ЗАПУСК
Давление, Па
(кгс/см2)
Температура, К (°С)
|
12. Подсоединение
кондиционера или подогревателя
|

|
Давление, Па
(кгс/см2)
Температура,
К (°С)
|
13.
Зарядка противопожарной системы
|

|
Марка огнегасящего состава
Состав, %
|
14.
Подсоединение буксировочных средств
|

|
-
|
15.
Заземление
|

|
ЗАЗЕМЛЯТЬ ЗДЕСЬ
|
16.
Подсоединение источников питания
|

|
ЗАПУСК ИЛИ ПИТАНИЕ
Напряжение, В
Частота, Гц
Сила тока, А
|
17.
Заправка водой
|

|
Давление, Па
(кгс/см2)
|
18.
Подсоединение переговорного средства
|

|
-
|
Примечание. Места расположения надписей у
знаков устанавливает конструктор самолета (вертолета).
5. Изображение и размеры знаков точек обслуживания 2-й группы должны
соответствовать указанным в табл. 3.
Таблица 3
Наименование точки обслуживания
|
Изображение знака
|
1. Проверка топливной системы
|

|
2. Проверка герметичности кабин
|

|
3. Проверка масляной системы
|

|
4. Проверка гидравлической системы
|

|
5. Проверка системы инертной среды
|

|
6. Слив конденсата
|

|
7. Слив топлива
|

|
8. Слив масла
|

|
9. Слив рабочей жидкости
|

|
10. Осмотр масляного фильтра
|

|
11. Осмотр топливного фильтра
|

|
12. Осмотр и контроль противообледенительной системы
|

|
13. Осмотр узлов конструкций планера
|

|
14. Контроль статического давления
|

|
15. Контроль радиоэлектронной аппаратуры
|

|
16. Осмотр аккумуляторных батарей
|

|
17. Реперные точки
|

|
18. Сливное отверстие в туалете
|

|
19. Запальная свеча
|

1
|
20. Место для гидроподъемника и домкрата
|

|
21. Место подсоединения средств швартовки
|

|
22. Такелажный узел
|

|
23. Место установки подставки, опоры, козелка и т.п.
|

|
6. Изображение и размеры знаков бортовых точек 3-й
группы, места их нанесения должны соответствовать указанным в табл. 4.
Таблица 4
Наименование точки
|
Изображение
знака
|
Место нанесения знака
|
1. Бортовая вспомогательная
турбина
|

|
Место
забора воздуха и выхода газов
|
2. Запрещение доступа
|

|
Хрупкие
части, места, возможные к продавливанию (сотовые панели и т.п.)
|
3. Проход
|

|
Обшивка
|
4. Взрывоопасное устройство
|

|
|
5. Зона облучения
|

|
Обшивка
|
6. Место ввода противопожарных
средств
|

|
Люки для сопел огнетушителей
|
7. Защита трубки Пито и др.
|

|
Чехол
|
8. Защита воздухозаборника, сопла
двигателя и др. отверстий
|
Заглушка, пробка
|
9. Стопорение органов управления
и шасси
|
Окраска в красный цвет места нанесения знака
|
Струбцины, хомуты, стойки, перекладины и т.п.
|
10. Открывание фонаря кабины
снаружи
|
Окраска в оранжевый цвет с красным обводом
места нанесения знака
|
Ручка
|
11. Опасное место в зоне вращения
хвостового винта вертолета
|
Окраска в оранжевый цвет места нанесения знака
|
Концы лопастей винта (100 мм)
|
7.
Места нанесения условных обозначений бортовых точек обслуживания, указанные в
табл. 2
и 3,
должны находиться на люке самолета (вертолета) или на внешней обшивке в
непосредственной близости от точки обслуживания.
8. Цвета
условных обозначений бортовых точек обслуживания по группам должны быть
следующие:
- черный на
светлом фоне или белый на темном фоне - для 1-й группы;
- желтый - для
2-й группы;
- красный - для
3-й группы.
Примечание. При
совпадении цвета условного обозначения с цветом изделия допускается условное
обозначение наносить на квадрате белого цвета размером 220×220 мм или
110×110 мм.
9. Для указания
бортовых точек, расположенных за пределами видимости, должны наноситься
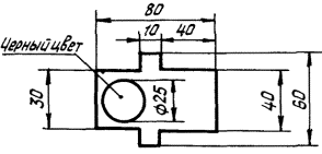
стрелки, приведенные на черт. 1 и 2.
Цвет стрелок
должен соответствовать цвету условного обозначения.

Черт.
1.

Черт. 2
10. Размеры
условных обозначений бортовых точек допускается уменьшать в два раза.
11. Надписи должны
выполняться шрифтом ПО-8, ПО-10 по ГОСТ 2930-62.
12. Нанесение
условных обозначений бортовых точек может выполняться любым способом.
Пример записи в технической документации обозначения знака 1-й группы бортовой точки
обслуживания при заправке маслом:
Знак
1-2-ОСТ 1.00212-76,
где 2 - порядковый номер
знака в таблице 2.
То же, но
уменьшенного в два раза:
Знак
1-2У-ОСТ 1.00212-76