Информационная система
«Ёшкин Кот»

XXXecatmenu

МИНИСТЕРСТВО ЭНЕРГЕТИКИ И ЭЛЕКТРИФИКАЦИИ СССР

ГЛАВНОЕ ПРОИЗВОДСТВЕННО-ТЕХНИЧЕСКОЕ УПРАВЛЕНИЕ
ПО СТРОИТЕЛЬСТВУ

ВСЕСОЮЗНЫЙ ИНСТИТУТ ПО ПРОЕКТИРОВАНИЮ ОРГАНИЗАЦИИ
ЭНЕРГЕТИЧЕСКОГО СТРОИТЕЛЬСТВА
«ОРГЭНЕРГОСТРОЙ»

ТЕХНОЛОГИЧЕСКИЕ КАРТЫ НА СООРУЖЕНИЕ ВЛ 35-500 кВ

ТИПОВЫЕ ТЕХНОЛОГИЧЕСКИЕ КАРТЫ

(СБОРНИК)

К-Ш-33

УСТАНОВКА УНИФИЦИРОВАННЫХ ПРОМЕЖУТОЧНЫХ
И АНКЕРНО-УГЛОВЫХ СТАЛЬНЫХ ОПОР
С ПОДНОЖКАМИ

Москва

1975

Типовые технологические карты (сборник) К-III-33 разработаны отделом организации и механизации строительства линий электропередачи (ЗМ-20) института «Оргэнергострой».

Составители: Б.И. РАБИН, Г.Н. ПОКРОВСКИЙ, Н.А. ВОЙНИЛОВИЧ, П.И. БЕРМАН, Е.А. ССОРИН

Сборник типовых технологических карт составлен на установку промежуточных и анкерно-угловых стальных опор с подставками, приведёнными в альбоме (инвентарный номер 5713 тм-т1 «Каталог унифицированных опор», выпуск 1968 - 1970 гг.), разработанным Северо-Западным отделением института «Энергосетьпроект».

Технологические карты составлены согласно методическим указаниям по разработке типовых технологических карт в строительстве, утверждённым Госстроем СССР 2 июля 1964 года и служат руководством при сооружении линий электропередачи 35 - 500 кВ на унифицированных опорах.

ОБЩАЯ ЧАСТЬ

1. Сборник К-III-33 состоит из 7 технологических карт К-III-33-1; К-III-33-2; К-III-33-3; К-III-33-4; К-III-33-5; К-III-33-6 и К-III-33-7 на установку унифицированных промежуточных и анкерно-угловых стальных опор типа П110-5, П110-6, П330-3, П330-2, У110-2, У220-2, У330-3 (с подставками).

Карты служат руководством при сооружении линий электропередачи на указанных опорах, также в качестве пособия при составлении проекта производства работ.

Общие виды опор и их показатели приведены в соответствующих картах.

2. При привязке типовых карт к конкретному объекту следует уточнить отдельные технологические операции, калькуляцию трудовых затрат и нормы расхода эксплуатационных материалов.

3. Типовые технологические карты предусматривают установку унифицированных промежуточных и анкерно-угловых свободностоящих стальных опор на готовые фундаменты при поточном строительстве линий электропередачи специализированными подразделениями механизированных колонн.

4. До начала установки каждой опоры должны быть выполнены следующие работы, неучитываемые данными картами:

а) закончено сооружение фундаментов;

б) закончена сборка опоры с закреплением ее на фундаменте монтажными шарнирами;

в) весь такелаж для подъема опоры должен быть заранее подготовлен и, в необходимых случаях, испытан.

5. Все работы по монтажу опор должны производиться с соблюдением «Правил по технике безопасности при строительстве воздушных линий электропередачи», 1972 г.

6. В зимнее время монтажная площадка должна быть очищена от снега.

7. На установку каждой опоры должен быть составлен журнал установленной формы.

ОРГАНИЗАЦИЯ И ТЕХНОЛОГИЯ УСТАНОВКИ ОПОР

А. Опоры П110-5 и П110-6 с подставками С3 высотой 4,0 м

1. Опоры устанавливаются на фундаменты бригадой рабочих, снабжённой приспособлениями, механизмами и такелажем, перечисленным в каждой карте.

2. Перед началом установки опоры должны быть выполнены работы, указанные в п. 4 0бщей части.

3. Руководитель работ по подъему опоры обязан до начала работы проверить соответствие размеров по центрам анкерных болтов фундамента (подножника) с размерами опоры, а также проверить вертикальные отметки фундаментов.

В случае обнаружения отклонений, превышающих установленные допуски, подъем опоры разрешается производить только после устранения обнаруженных дефектов.

4. Установку опор на фундаменты следует выполнять согласно схеме подъема, приведенной в карте, в следующей последовательности:

а) укрепить железобетонные подножники временными деревянными распорками (рис. 1).

В зимнее время, при промерзании грунта на 0,25 м и глубже, распорки не ставить.

Запрещается установка опор на фундаменты, не засыпанные полностью грунтом;

б) установить трактор Т-100М с лебёдкой Л-6 и кран К-162 согласно схеме для опоры П110-5 (рис. 4 лист 17), а для опоры П110-6 - рис. 10 лист 28;

в) произвести застроповку тягового и тормозного тросов в местах, указанных на рис. 4, лист 17, для опоры П110-5 и рис. 10 лист 28, для опоры П110-6;

г) закрепить тяговый трос к лебёдке трактора;

д) краном К-162, с помощью стропа 6, поднять узел опоры на высоту 14,2 м;

е) тяговым тросом удержать опору в поднятом положении;

ж) освободить кран К-162 от стропа и перевезти на место, указанное на рис. 4 (лист 17) для опоры П110-5 и рис. 10 (лист 28) - для опоры П110-6 (2-е положение) и закрепить к форкопфу крана тормозной трос (поз. 4);

з) тяговым трактором и краном, стоящим на тормозе, довести опору до вертикального положения;

и) опору закрепить навинчиванием гаек на анкерные болты, при этом гайки не должны доходить вплотную к поверхности башмаков опоры. Затем опору немного наклонить тяговым полиспастом и снять монтажные шарниры;

к) выверить опору согласно нормам и допускам, указанным в карте, и окончательно закрепить стойку на фундаменте с закерниванием гаек.

Для выравнивания опоры допускается установка подкладок между пятой и фундаментом. Размеры подкладок должны быть не менее 150´150 мм. Общая высота подкладок не должна превышать 40 мм. После выверки подкладки привариваются к пяте опоры;

л) демонтировать с опоры такелаж.

Б. Опора П330-3 с подставкой С58 высотой 5 м

При установке опоры П330-3 с подставкой С58 высотой 5,0 м, операции, указанные в п.п. 1, 2 и 3 для опор П110-5 и П110-6 относятся также и к этим опорам.

4. Установку опор на фундаменты следует выполнять согласно схеме подъёма, приведенной в карте, в последовательности:

а) укрепить железобетонные подножники временными деревянными распорками (рис. 1, лист 5). В зимнее время, при промерзании грунта на 0,25 м и глубже, распорки не ставить.

Запрещается установка опор на фундаменты, не засыпанные полностью грунтом;

б) уложить стрелу на грунт и оснастить оголовок стрелы тяговым тросом, тяговым полиспастом и закрепить к тяговому механизму;

в) Смонтировать на оголовке стрелы тросы от стрелы к опоре (вожжи) и трос для опускания и подъёма стрелы;

г) краном ТК-53 в положении 1 (см. схему подъема стрелы), поднять узел монтажной стрелы на высоту 10 м, указанную в карте;

д) закрепить временно вожжи за узлы опоры;

е) перевести кран в положение 2 рис. 16 лист 39 (см. схему подъема стрелы) и дотянуть монтажную стрелу в исходное положение для подъема опоры;

ж) разъединить временное крепление вожжей и закрепить их к опоре, как указано на схеме подъема опоры;

з) трос, предназначенный для опускания стрелы, пропустить через блок, закрепленный на опоре. Свободный конец этого троса привязать к основанию опоры;

и) закрепить тормозной трос к крану ТК-53, поставленному на тормоз;

к) приподнять опору на 0,2 - 0,3 м, проверить крепление такелажных тросов и, при отсутствии дефектов, продолжать подъем до установки опоры в вертикальное положение;

л) опору закрепить навинчиванием гаек на анкерные болты, при этом гайки не должны доходить вплотную к поверхности башмаков опоры. Затем опору немного наклонить тяговым полиспастом и снять шарниры, установив опору в вертикальное положение и закрепить опору;

м) опустить стрелу;

н) выверить опору согласно допускам, указанным в карте и окончательно закрепить опору на фундаменте.

Для выравнивания опоры допускается установка подкладок между пятой опоры и фундаментом. Размеры подкладок должны быть не менее 150´150 мм. Общая высота подкладок не должна превышать 40 мм. После выверки подкладки привариваются к пяте опоры.

о) демонтировать с опоры такелаж.

В. Опоры П330-2 с подставкой С59 высотой 5 м, У110-2 с двумя подставками С12 и С13, общей высотой подставок 14 м, У220-2 с двумя подставками С61 и С63 общей высотой подставок 14 м и У330-3 с двумя подставками С65 и С68 общей высотой подставок 14 м

При установке вышеуказанных опор, операции, указанные в п.п. 1, 2, 3 для опор П110-5 и П110-6, с подставкой высотой 4 м (лист 5),относятся также и к опорам, перечисленным в заголовке.

4. Установку опор на фундаменты следует выполнять согласно схеме подъёма, приведённой в каждой карте в последовательности:

а) укрепить железобетонные подножники временными железобетонными ригелями (рис. 2 лист 13).

В зимнее время, при промерзании грунта на 0,25 м и глубже ригели не ставить.

Запрещается установка опор на фундаменты, не засыпанные полностью грунтом;

б) уложить стрелу на грунт и оснастить оголовок стрелы тяговым тросом, тяговым полиспастом и закрепить к тяговому механизму;

в) смонтировать на оголовке стрелы тросы от стрелы к опоре (вожжи) и трос для опускания и подъёма стрелы на высоту;

г) краном ТК-53 поднять узел монтажной стрелы на высоту 10 м, указанную в карте (см. схему подъёма стрелы);

д) трактором Т-100М удерживать стрелу в поднятом положении;

е) кран ТК-53 перевести на помощь тяговому трактору и закрепить в сцепе с ним;

ж) трактором дотянуть монтажную стрелу в рабочее положение и закрепить вожжи к опоре;

з) трос, предназначенный для опускания стрелы, пропустить через блок, закреплённый на опоре.

Свободный конец троса привязать к основанию опоры;

И) закрепить тормозной трос к трактору, поставленному на тормоз.

Дальнейший процесс подъёма выполняется по п.п. к, л, м, н, о на листе 7.

III. ОРГАНИЗАЦИЯ И МЕТОДЫ ТРУДА РАБОЧИХ ПРИ УСТАНОВКЕ ОПОР

1. Опору устанавливает на фундамент бригада рабочих в составе:

А. Опоры П110-5 и П110-6 с подставками 4 м

№ пп

Профессия

разряд

к-во чел.

Примечание

1.

Электролинейщик (бригадир)

5

1

 

2.

Электролинейщик

4

1

3.

-"-

3

1

4.

-"-

2

2

5.

Машинист крана

6

1

6.

Машинист трактора

5

1

 

ИТОГО

 

7

Б. Опоры П330-3 с подставкой 5 м

№ пп

Профессия

разряд

к-во чел.

Примечание

1.

Электролинейщик (бригадир)

6

1

 

2.

Электролинейщик

4

1

3.

-"-

3

2

4.

-"-

2

2

5.

Машинист крана

6

1

6.

Машинист трактора

5

1

 

ИТОГО

 

8

В. Опоры П330-2 с подставкой высотой 5 м

№ пп

Профессия

разряд

к-во чел.

Примечание

1.

Электролинейщик (бригадир)

6

1

 

2.

Электролинейщик

4

1

3.

-"-

3

2

4.

-"-

2

2

5.

Машинист крана

6

1

6.

Машинист трактора

5

2

 

ИТОГО

 

9

Г. Опоры У110-2 с двумя подставками общей высотой 14,0 м и У330-3 с двумя подставками общей высотой 14,0 м

№ пп

Профессия

разряд

к-во чел.

Примечание

1.

Электролинейщик (бригадир)

6

1

 

2.

Электролинейщик

5

1

3.

-"-

4

1

4.

-"-

3

2

5.

-"-

2

2

6.

Машинист крана

6

1

7.

Машинист трактора

5

2

 

ИТОГО

 

10

Д. Опоры У220-2 с двумя подставками общей высотой 14,0 м

№ пп

Профессия

разряд

к-во чел.

Примечание

1.

Электролинейщик (бригадир)

6

1

 

2.

Электролинейщик

5

1

3.

-"-

4

1

4.

-"-

3

2

5.

-"-

2

2

6.

Машинист крана

6

1

7.

Машинист трактора

5

4

 

ИТОГО

 

12

2. Распределение обязанностей в бригаде:

а) бригадир проверяет прямолинейность опоры, наличие деталей для крепления проводов, расстояние между башмаками опоры и расстояния между центрами анкерных болтов фундамента, качество крепления узлов опоры и монтажных шарниров;

б) электролинейщики IV, III и II разрядов производят работы по сборке схемы для подъема, укрепляют, если это требуется, распорками или железобетонными ригелями фундаменты (подножники) согласно рис. 1 или рис. 2, лист 12, 13, а в случаях, где требуется монтажная стрела, подготавливают для подъема стрелу, закрепляют к оголовку стрелы тросы, предусмотренные подъемной схемой.

Расстановка механизмов при подъеме опоры показана в картах.

При подъёме опоры, бригадир со своего пункта должен видеть поднимаемую опору, механизмы и рабочих, участвующих в подъеме.

3. Продолжительность смены принята 8,2 часа.

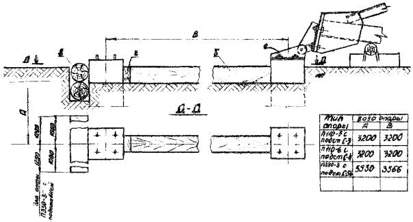
Рис. 1. Временные крепления железобетонных подножников

а - монтажный шарнир; б - распорки из брёвен d = 200 мм; в - упор из брёвен d = 200 мм; г - клинья из бруса

Рис. 2 Временное крепление железобетонных подножников

а - стойка подножника; б - монтажный шарнир; в - железобетонные ригели Р1-А

ТИПОВАЯ ТЕХНОЛОГИЧЕСКАЯ КАРТА

ВЛ 35-500 кВ

УСТАНОВКА УНИФИЦИРОВАННЫХ ПРОМЕЖУТОЧНЫХ СТАЛЬНЫХ ОПОР ТИПА П330-2 С ПОДСТАВКОЙ С59 ВЫСОТОЙ 5,0 м ПАДАЮЩЕЙ СТРЕЛОЙ

К-Ш-33-4

1. ОБЛАСТЬ ПРИМЕНЕНИЯ

Технологическая карта К-Ш-33-4 служит руководством для установки на фундаменты унифицированных промежуточных стальных опор типа П330-2 с подставкой С59 высотой 5,0 м на ВЛ - 330 кВ.

Карта разработана по чертежам, приведённым на монтажной схеме опоры по альбому инвентарн. № 5713Тм-т1 «Каталог унифицированных опор (выпуск 1968 - 1970 г.г.)».

Настоящая карта распространяется на установку опор типа П220-2+5 по схеме, приведенной в том же альбоме.

Примечание: для опоры П220-2 применяется подставка С57.

2. ТЕХНИКО-ЭКОНОМИЧЕСКИЕ ПОКАЗАТЕЛИ НА УСТАНОВКУ ОДНОЙ ОПОРЫ

№ пп

Наименование

В летнее время

В зимнее время

1.

Трудоёмкость, в человеко-днях

10,8

12,9

2.

Работа механизмов, машино-смен

3,6

4,3

3.

Численность бригады, человек

9

9

4.

Расход дизельного топлива, кг.

246

350

5.

Производительность бригады в смену, опор

0,33

0,7

6.

Продолжительность установки одной опоры, смен

1,2

1,44

Общие указания по организации технологии установки опоры и методов труда рабочих, относящиеся ко всем картам, приведены на листах 4 - 11 настоящего сборника.

Установка опоры производится согласно схеме, приведенной на рис. 22 лист 50.

Схема подъема падающей стрелы приведена на рис. 23 лист 51.

Детали закрепления тросов к оголовку стрелы указаны на рис. 24 лист 52.

Закрепление тросов к опоре на рис. 25 лист 53.

Схемы тросов даны на рис. 27 лист 55.

Установленная на фундаменты опора должна удовлетворять допускам, приведенным на рис. 26 лист 54.

Механизмы, приспособления, инструменты и материалы, потребные для установки опор, приведены на листах 56 - 57.

Техническая характеристика опоры П330-2 с подст. С59

Вес металла, кг

кг

10983

К-во деталей, шт.

шт.

610

Метизы

К-во болтов, шт.

шт.

1640

вес метизов, кг

кг

529

Вес наплавленного металла, кг

кг

5

Общий вес опоры с подст. без цинк. покр.

кг

11517

Вес цинкового покрытия, кг

кг

572

Общий вес опоры с подст. с цинк. покр.

кг

11889

Рис. 21. Промежуточная опора П330-2 с подставкой С59

Таблица усилий

Рис. 22. Схема подъёма промежуточной опоры П330-2 с подставкой С59

1 - трактор Т-100М с лебёдкой Л-8; 2 - кран ТК-53; 3 - стрела А-образная Н = 22 м; 4 - трос от стрелы к опоре (вожжи); 5 - тяговый полиспаст; 6 - тормозной трос; 8 - трос от стрелы к тяговому полиспасту; 11 - строп от тягового полиспаста к трактору; 12 - блок 2х-рольный Q = 15 т.

Рис. 23. Схема подъёма падающей стрелы для опоры П330-2 с подставкой С59

1 - трактор Т-100М с лебёдкой Л-8; 2 - кран ТК-53; 3 - стрела А-образная Н = 22 м; 4 - трос от стрелы к опоре (вожжи); 5 - тяговый полиспаст;7 - трос для подъёма и опускания стрелы.

Рис. 24. Узел, закреплённый к стреле тягового полиспаста, тросов от стрелы к опоре (вожжей) и троса для подъёма и опускания стрелы

Рис. 25. Узел закрепления тормозного троса, тросов от стрелы к опоре (вожжей) и блока для опускания стрелы

Рис. 26. Допускаемые отклонения при установке опор

А - отклонение опоры от вертикальной оси вдоль и поперёк линии не более 1:200 высоты опоры

Б - смещение конца траверсы от линии, перпендикулярной к оси трассы, не более 100 мм

Рис. 27. Детали стропов

4. трос d = 27 от опоры к стреле (вожжи); коуш; 5. трос d = 20 для тягового полиспаста; 6. трос d = 15 для тормоза опоры; коуш; 7. трос d = 20 для подъёма и опускания стрелы; 8. трос d = 27 от стрелы к тяговому полиспасту; 9. универсальный строп из троса d = 15 мм; 10. универсальный строп из троса d = 20 мм 11. универсальный строп из троса d = 27; 16 - скоба СК-45; 17 - скоба СК-25.

МАТЕРИАЛЬНО-ТЕХНИЧЕСКИЕ РЕСУРСЫ

(Для одной бригады)

I. Механизмы

№ пп

Наименование

Тип

Марка

К-во

Техническая характеристика

1.

Трактор с лебедкой Л-8

Гусеничный

Т-100М

2

Мощность двигателя 108 л. с.

лебедка Q = 8 т, привод от вала отбора мощности трактора

2.

Кран тракторный

-"-

ТК-53

1

Стреловой со вставкой, поворотный на тракторе Т-100М, высота подъёма 12 м, Q = 3,8 т

ПРИМЕЧАНИЕ: В зимнее время для очистки площади от снега добавляется бульдозер Д-686

II. Приспособления и инструменты

№ пп

Наименование

К-во

Примечание

1

2

3

4

3.

Стрела А-образная металлическая, высотой 22 м, шт.

1

См. черт. № 656.12.00.80

4.

Трос стальной d = 27 мм от опоры к стреле (вожжи), l = 41 м, шт.

2

ГОСТ 3071-66 27-Г-1-Н-160

5.

Трос стальной d = 20 мм для тягового полиспаста l = 380 м шт.

1

-"- 20-Г-1-Н-160

6.

Трос стальной d = 15 мм для тормоза, опоры, l = 90 м, шт.

1

-"- 15-Г-1-Н-160

7.

Трос стальной d = 20 мм для подъема и опускания стрелы, l = 110 м, шт.

1

-"- 20-Г-1-В-160

8.

Трос стальной d = 27 мм от стрелы к тяговому полиспасту, l = 12 м шт.

1

-"- 27-Г-1-Н-160

9.

Универсальный строп из стального троса d = 15 мм, l = 12 м, шт.

1

-"- 15-Г-1-Н-160

10.

Универсальный строп из стального троса d = 20 мм, l = 4 м, шт.

1

-"- 20-Г-1-Н-160

11.

Универсальный строп из стального троса d = 27 мм, l = 7 м, шт.

1

-"- 27-Г-1-Н-160

12.

Блок двухрольный Q = 15 т, шт.

2

По нормали

13.

Блок однорольныи Q = 10 т, шт.

1

-"-

14.

Коуш 95, шт.

6

ГОСТ 2224-43

15.

Коуш 65, шт.

2

-"-

16.

Скоба СК-45, шт.

6

По каталогу треста «Электросетьизоляция» СК-45 1А

17.

Скоба СК-25, шт.

2

То же СК-25-1А

18.

Ключ сборочный под болт М42, шт.

2

 

19.

Ключ сборочный под болт М36, шт.

2

 

20.

Домкрат реечный 10 т, шт.

2

 

21.

Лом диаметром 28 мм, шт.

2

 

22.

Лопата штыковая, шт.

2

 

23.

Пила поперечная, шт.

1

 

24.

Топор, шт.

1

 

25.

Пояс монтёрский с карабинами и цепями, компл.

1

 

26.

Зубило слесарное, ручное, шт.

1

 

27.

Термос для воды, шт.

1

 

28.

Аптечка, компл.

1

 

29.

Рулетка стальная 20 м, шт.

1

 

30.

Теодолит с треногой, компл.

1

 

31.

Отвес, шт.

1

 

32.

Верёвка х/б, d = 20 мм, м

50

 

Конструкция и материалы для временного крепления железобетонных подножников

1.

Железобетонные ригеля Р1-А, шт.

4

 

2.

Вязальная проволока d = 3 мм, кг

1

 

Примечание: железобетонные ригели PI-А приняты по типовому проекту № 407-4-32, альбом 1 лист. КЖ-22.

КАЛЬКУЛЯЦИЯ ТРУДОВЫХ ЗАТРАТ

№ пп

Шифр норм

Состав работы

Состав бригады

Ед. изм.

Объём работ

ТРУДОЗАТРАТЫ

Профессия и разряд

К-во

Норма времени на установку одной опоры в ч/часах

На весь объём в ч/днях

В зимних условиях К = 1,188 в ч/днях

1

2

3

4

5

6

7

8

9

10

1.

Применит. к § 23-3-13 табл. 2 п. 54

Установка стальных опор при помощи падающей стрелы. Опора типа П330-2, с подставкой С59 высотой 5,0 м. Общий вес 11,9 т.

Эл. линейщик

 

 

6 раз.

1

4 "

1

3 "

2

2 "

2

Машинист крана 6 раз.

 

1

Машинист трак. 5 раз.

 

2

Итого

9 чел.

Электролинейщики

 

Опора 1

59,0

7,2

8,6

Машинисты

Опора 1

29,5

3,6

4,3

Итого

 

 

10,8

12,9

Затраты времени бригадо-дней:

а) летом 10,8 : 9 = 1,2

б) зимой 12,9 : 9 = 1,44

2.

ЦНИБ - 1966 г. МСЭС

НиР Вып. 1 § 16

Очистка площади от снега в зимнее время

 

1000 м2

4,5

0,575

 

0,32

Примечание 1. Поправочный коэффициент на трудозатраты в зимнее время принят средний для 3-ей температурной зоны

2. Продолжительность рабочего дня принята 8,2 часа

 

СОДЕРЖАНИЕ

 

 



© 2013 Ёшкин Кот :-)