Информационная система
«Ёшкин Кот»

XXXecatmenu

МИНИСТЕРСТВО ЭНЕРГЕТИКИ И ЭЛЕКТРИФИКАЦИИ СССР

_________________

ГЛАВНОЕ НАУЧНО-ТЕХНИЧЕСКОЕ УПРАВЛЕНИЕ ЭНЕРГЕТИКИ И ЭЛЕКТРИФИКАЦИИ

МЕТОДИЧЕСКИЕ УКАЗАНИЯ
ПО ПРИМЕНЕНИЮ ГИДРОКСИДА КАЛЬЦИЯ
ДЛЯ КОНСЕРВАЦИИ ТЕПЛОЭНЕРГЕТИЧЕСКОГО
И ДРУГОГО ПРОМЫШЛЕННОГО ОБОРУДОВАНИЯ
НА ОБЪЕКТАХ МИНЭНЕРГО СССР

РД 34.20.593-89


СОЮЗТЕХЭНЕРГО
Москва 1989

РАЗРАБОТАНО Всесоюзным межотраслевым научно-исследовательским институтом по защите металлов от коррозии, РЭУ «Мосэнерго», 1-м Московским ордена Ленина и ордена Трудового Красного Знамени медицинским институтом им. И.М. Сеченова

ИСПОЛНИТЕЛИ А.П. АКОЛЬЗИН (Всесоюзный Межотраслевой научно-исследовательский институт по защите металлов от коррозии), Г.А. ЩАВЕЛЕВА (РЭУ «Мосэнерго»), Ю.Я. ХАРИТОНОВ (1-й ММИ)

УТВЕРЖДЕНО Главным научно-техническим управлением энергетики и электрификации 30.12.88 г.

Заместитель начальника A.П. БEPCEHEB

СОДЕРЖАНИЕ

 

МЕТОДИЧЕСКИЕ УКАЗАНИЯ
ПО ПРИМЕНЕНИЮ ГИДРОКСИДА
КАЛЬЦИЯ ДЛЯ КОНСЕРВАЦИИ
ТЕПЛОЭНЕРГЕТИЧЕСКОГО И ДРУГОГО
ПРОМЫШЛЕННОГО ОБОРУДОВАНИЯ
НА ОБЪЕКТАХ МИНЭНЕРГО СССР

РД 34.20.593-89

Срок действия установлен
с 01.01.89 г.
до 01.01.99 г.

Настоящими Методическими указаниями изложен способ защиты от стояночной коррозии теплоэнергетического оборудования при выводе его в резерв, а также при аварийных и плановых остановах.

Консервация раствором гидроксида кальция применяется для любых водогрейных котлов и для паровых барабанных котлов давлением до 4,0 МПа, не имеющих пароперегревателей, а также для паровых котлов с пароперегревателями, но сами пароперегреватели не консервируются.

Методические указания распространяются на стационарные электростанции, отопительные котельные, предприятия, имеющие водогрейные и паровые энергетические котлы давлением до 4,0 МПа, и должны быть учтены проектными организациями.

На основании настоящих Методических указаний на предприятиях составляются местные рабочие инструкции по консервации.

При консервации оборудования необходимо соблюдать действующие «Правила техники безопасности при эксплуатации тепломеханического оборудования электростанций и тепловых сетей» (М.: Энергоиздат, 1985), а также меры предосторожности, изложенные в разд. 4.

1. ХАРАКТЕРИСТИКА СПОСОБА КОНСЕРВАЦИИ ТЕПЛОЭНЕРГЕТИЧЕСКОГО ОБОРУДОВАНИЯ ГИДРОКСИДОМ КАЛЬЦИЯ

1.1. Метод защиты от стояночной коррозии (консервации) теплоэнергетического оборудования, основанный на использовании ингибирующих растворов гидроксида кальция Са(OН)2, является высокоэффективным.

1.2. Гидроксид кальция (см. справочное приложение) является нефондируемым местным продуктом, что обеспечивает его широкую доступность. Он является также отходом ряда производств (например, сварочного). Растворы гидроксида кальция безвредны для человека и окружающей среды. При сбросе отработанных растворов требуется разбавление их водой до pH < 8,5. Вследствие малой растворимости Са(OН)2 (около 1,4 г/л при 25 °С) создать концентрации раствора гидроксида кальция, опасные для жизни и здоровья человека, практически невозможно. Кроме того, в естественных условиях (водоемах, почвах) происходит быстрая нейтрализация гидроксида кальция путем его взаимодействия с углекислая газом атмосферы, в результате чего образуется карбонат кальция СаСO3(мел), также безопасный для здоровья человека.

1.3. Эффективность защитного действия растворов гидроксида кальция в отношении металла теплоэнергетического оборудования по всем показателям значительно вше, чем ряда других ингибиторов.

Например, скорость коррозии стали в присутствии гидроксида кальция (защитной концентрации, см. п. 1.4) в средах, содержащих до 3 г/л хлоридов, в 1,5 - 2,2 раза ниже, чем в растворах силиката натрия, и в 10 - 12 раз ниже, чем в растворах гидроксида натрия при одинаковых эквивалентных концентрациях ингибиторов. Скорость коррозии определялась гравиметрически и методом поляризационного сопротивления.

1.4. Защитной концентрацией растворов гидроксида кальция в отношении изготовленного из углеродистой стали оборудования является 0,7 г/л и виде.

Передозировка Са(OH)2 невозможна вследствие его ограниченной растворимости.

1.5. При длительной консервации (больше месяца) в условиях контакта консервирующего раствора с воздухом концентрация его постепенно снижается за счет поглощения кислых составляющих воздуха. Снижение pH до значения менее 8,3 недопустимо, так как свидетельствует о появлении в консервирующем растворе карбонатов, бикарбонатов и гидросульфитов, т.е. продуктов взаимодействия гидроксида кальция с составляющими воздуха. Результатом этого взаимодействия является снижение защитного эффекта. Контроль консервирующего раствора осуществляется отбором проб не реже 1 раза в неделю. При снижении pH раствора ниже допустимого уровня (исчезновение окраски по фенолфталеину) консервирующий раствор следует обновить.

При отсутствии контакта с воздухом защитные свойства раствора не ограничиваются временем.

1.6. Присутствие активаторов коррозии (хлоридов в концентрации до 0,365 г/л и сульфатов до 0,440 г/л) в растворе гидроксида кальция с концентрацией 0,7 г/л и вше практически не снижает защитные свойства консервирующих растворов. Это объясняется тем, что в растворах гидроксида кальция на поверхности углеродистой стали формируется фазовая защитная пленка толщиной 12 - 21 мкм, состоящая из нерастворимых гидроксо- и аквакомплексов железа и кальция, в состав которой входит также H2O, и другие со единения и ионы.

1.7. В случае, если в водном консервирующем растворе присутствуют бикарбонаты (при приготовлении раствора на речной воде) защитные свойства формирующихся на стали пленок повиваются благодаря дополнительному образованию слоев карбоната кальция (мел).

1.8. Консервирующий раствор приготавливается на воде с температурой ниже 40 °С, так как с повышением температуры растворимость гидроксида кальция в воде понижается и уменьшаются защитные свойства раствора.

2. ТЕХНОЛОГИЯ КОНСЕРВАЦИИ

2.1. Консервирующие растворы гидроксида кальция готовятся из известкового молока. На ВПУ с предочисткой можно использовать раствор извести, приготавливаемый для осветлителей.

2.2. Для приготовления известкового молока может быть использована практически любая гашеная известь, в том числе строительная, с предварительным удалением недопала; известь пушонка; отходы гашения карбида кальция при производстве ацетилена. В гашеной извести и известковом молоке не должны присутствовать песок, глина и другие загрязнения, нерастворимые в воде (см. пп. 2.5, 2.6, 2.8).

2.3. Консервирующие растворы готовят на конденсате или химически очищенной воде. Морская и котловая вода не пригодна для приготовления консервирующих растворов.

2.4. Консервирующий раствор готовят в отдельном расходном баке объемом 20 - 70 м3. Удобнее, когда объем расходного бака превышает объем консервируемого оборудования. Количество гашеной извести, подаваемой в расходный бак для приготовления консервирующего раствора, составляет 1 - 1,5 кг на 1 м3 воды в баке. Предварительно известь размешивают с водой до жидкой консистенции, затем смесь заливают в бак через сетку с ячейками не более 1 мм для задержания твердых примесей.

2.5. В баке консервирующий раствор отстаивается 10 - 12 ч до полного осветления и растворения реагента.

2.6. Из расходного бака в котел консервирующий раствор может подаваться самотеком. Для этого бак устанавливают над котлом. Если расходный бак находится внизу, заполнение котла производится с помощью насосов.

2.7. Отбор консервирующих растворов производят не из нижней точки расходного бака, а с уровня 40 - 50 см от дна бака во избежание попадания твердых нерастворимых частиц в котел. С этой же целью перед подачей в котел консервирующие растворы пропускают через любой механический фильтр.

2.8. Консервирующий раствор подают в полностью одренированный и остывший котел. Консервация может проводиться как на очищенном химическим или механическим способом котле, так и на котле, имеющем внутренние отложения. Раствор подается через нижние коллекторы котла.

2.9. Консервирующим раствором заполняют весь внутренний объем водогрейного котла. Если водогрейный хотел имеет замкнутый контур циркуляции, то консервирующим раствором заполняют весь контур, включая трубопроводы и теплообменники. У барабанных котлов заполняют водяные экономайзеры, экранные и опускные трубы и барабан котла.

2.10. Если количестве раствора, приготовленного в расходном баке, недостаточно для заполнения всего котла, в расходном баке готовят следующую порцию консервирующего раствора в соответствии с пп. 2.4 - 2.8.

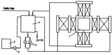
2.11. Для водогрейных котлов целесообразно предусматривать стационарные системы приготовления консервирующих растворов и подачи их в котел. Возможные схемы приготовления и подачи консервирующих растворов представлены на рис. 1, 2. На рис. 1 для приготовления растворов в схеме имеется бак-сатуратор. Имеется также фильтр (например, типа солерастворителя водоподготовки).

Рис. 1. Схема ввода гидроксида кальция в консервируемое оборудование:

1 - заправочная воронка; 2 - бак приготовления известкового молока;
3 - бак приготовления консервируемого раствора гидроксида кальция; 4 - фильтр;
5 - расходный бак; 6 - эжектор; 7 - подающий насос; I - конденсат;
II - химически очищенная вода; III - пар; IV - отбор проб до ввода гидроксида кальция;
V - отбор проб после вводя гидроксида кальция; VI - из питательных баков; VII - на котлы

Рис. 2. Схема консервации водогрейных котлов раствором Са(Ш)р с использованием схемы кислотной промывки:

1 - водогрейный котел; 2 - бак приема реагента; 3 - насос перекачки реагента;
4 - бак приготовления раствора; 5 - насос подачи раствора в котел

На рис. 2 показан другой вариант консервации, который предусматривает подачу консервирующего раствора с использованием схемы кислотной промывки водогрейных котлов.

2.12. При контакте раствора с металлом консервация наступает немедленно, а устойчивая защитная пленка формируется постепенно в течение 3 - 4 недель.

2.13. При опорожнении котла от раствора после 3 - 4 и более недель контакта защитное действие пленок, образованных гидроксидом кальция, сохраняется в течение двух - трех месяцев, обычно достаточных для ремонтных работ.

2.14. Перед пуском котла в работу консервирующий раствор полностью дренируют. Котел промывают сетевой или питательной водой до жесткости промывочной воды.

3. КОНСЕРВАЦИЯ ТРУБОПРОВОДОВ, ЕМКОСТЕЙ И ПРОИЗВОДСТВЕННОГО ОБОРУДОВАНИЯ ПЕРИОДИЧЕСКОГО ДЕЙСТВИЯ

3.1. Метод консервации растворами гидроксида кальция может быть эффективно использован для защиты от коррозии в период простаивания трубопроводов водо- и теплоснабжения, баков, цистерн, других емкостей, а также производственного оборудования периодического действия, изготовленного из углеродистой стали. Технология консервации в этом случае соответствует изложенной в пп. 3.2 - 3.5.

3.2. При консервации указанного оборудования требования к прозрачности растворов и отсутствию осадков менее жесткие, чем при консервации котлов. Достаточно отстаивания консервирующего раствора в баке приготовления в течение 4 - 6 ч.

3.3. Перед консервацией различных емкостей и производственного оборудования производится их промывка технической водой, имеющейся на объекте, для удаления остатков технологических сред.

3.4. Для повышения эффективности защиты от коррозии при длительной консервации раствор следует удалять из консервируемого оборудования после исчезновения окраски по фенолфталеину или при отсутствии химического контроля после каждого месяца консервации. После этого осуществляется замена консервирующего раствора свежеприготовленным.

3.5. Перед пуском оборудования в эксплуатацию консервирующие растворы сливают в канализацию с разбавлением имеющейся на объекте водой до pH 8,5. Оборудование промывают водой до жесткости промывочной воды.

4. МЕРЫ ПРЕДОСТОРОЖНОСТИ ПРИ КОНСЕРВАЦИИ ОБОРУДОВАНИЯ

4.1. Основные меры предосторожности при проведении консервации связаны с разгрузкой известкового молока или с разгрузкой и гашением негашеной извести. Пыль или капли извести, попадая в дыхательные пути, вызывают кашель и жжение, а попадая на кожу, раздражают ее.

4.2. При проведении работ, сопровождающихся пилением реагента, рабочие должны надевать брезентовый костюм, защитные очки, рукавицы или резиновые перчатки, противопылевой респиратор.

4.3. Насыщенный водный раствор гидроксида кальция - «известковая вода» - прозрачная жидкость без цвета и запаха, нетоксичная, обладает слабой щелочной реакцией. При длительном воздействии на кожу могут возникать покраснения и легкие раздражения.

При чувствительной коже рекомендуется работать в резиновых перчатках.

Приложение
Справочное

ХАРАКТЕРИСТИКА СВОЙСТВ ГИДРОКСИДА КАЛЬЦИЯ

Гидроксид кальция - в обычных условиях белый порошок с плотностью 2,078 г/см3, не теряющий гидратной воды при нагревании до 100 °С и обезвоживающийся только при 580 °С. На воздухе поглощает углекислый газ с образованием карбоната кальция.

В воде растворим довольно плохо. Суспензия Са(OН)2 в воде носит название известкового молока.

Известковая вода активно поглощает углекислый газ из воздуха, причем выделяется белый осадок карбоната кальция. При нагревании известковая вода мутнеет вследствие выделения гидроксида кальция, который в горячей воде растворим хуже, чем в холодной; при охлаждении муть постепенно исчезает. В табл. 1 приведены данные по растворимости гидроксида кальция в воде (в пересчете на СаО) при различных температурах.

В табл. 2 представлены данные по относительным массам известкового молока.

Таблица 1

Т °С

CaO мг/л

Т °С

CaO мг/л

10

1310

60

855

20

1218

70

764

30

1126

80

673

40

1036

90

618

50

946

100

598

Таблица 2

CaO

Ca(OH)2

Плотность ρ

СаО

Са(OН)2

Плотность ρ

г/л

%

%

г/см3

г/л

%

%

г/см3

в суспензии

в суспензии

10

0,99

1,31

1,0085

160

14,30

18,90

1,1185

20

1,96

2,59

1,0170

170

15,10

19,95

1,1255

30

2,93

3,87

1,0245

180

15,89

21,00

1,1325

40

3,83

5,13

1,0315

190

16,67

22,03

1,1400

50

4,81

6,36

1,0390

200

17,43

23,03

1,1475

60

5,74

7,58

1,0460

210

18,19

24,04

1,1545

70

6,65

8,79

1,0535

220

18,94

25,03

1,1615

80

7,54

9,96

1,0605

230

19,68

26,01

1,1685

90

8,43

11,14

1,0675

240

20,41

26,96

1,1760

100

9,30

12,29

1,0750

250

21,12

27,91

1,1835

110

10,11

13,43

1,0825

260

21,84

26,86

1,1905

120

11,01

14,55

1,0895

270

22,55

29,80

1,1975

130

11,86

15,67

1,0965

280

23,24

30,71

1,2050

140

12,68

16,76

1,1040

290

23,92

31,61

1,2125

150

13,50

17,84

1,1110

300

24,60

32,61

1,2195

 



© 2013 Ёшкин Кот :-)