Информационная система
«Ёшкин Кот»

Скачать базу одним архивом
Скачать обновления
История создания базы
Карта сайта

Скачать Типовой проект 416-1-141.83 Альбом V. Электротехническая часть. Чертежи монтажной зоны и заготовительного участка

Дата актуализации: 10.08.2017

Типовой проект 416-1-141.83

Альбом V. Электротехническая часть. Чертежи монтажной зоны и заготовительного участка

Обозначение: Типовой проект 416-1-141.83
Обозначение англ: 416-1-141.83
Статус:действует
Название рус.:Альбом V. Электротехническая часть. Чертежи монтажной зоны и заготовительного участка
Дата добавления в базу:01.10.2014
Дата актуализации:05.05.2017
Оглавление:Чертежи основного комплекта марки ЭМ
   Общие данные
   Станция производительностью 1,4 тыс. куб. м/сутки. Трансформаторная подстанция. Схема принципиальная однолинейная 0,4 кВ
   Станция производительностью 2,7 тыс. куб. м/сутки. КТП-250. Схема принципиальная однолинейная 0,4 кВ
   Станция производительностью 4,2 тыс. куб. м/сутки. КТП-250. Схема принципиальная однолинейная 0,4 кВ
   Станция производительностью 7,0 тыс. куб. м/сутки. КТП-400. Схема принципиальная однолинейная 0,4 кВ
   Схема питания электрооборудования
   Схема электрическая принципиальная управления дренажным насосом
   Схема электрическая принципиальная управления насосом перекачки фугата
   Схема электрическая принципиальная управления центрифугой
   Схема электрическая принципиальная управления приточной системой
   Схема электрическая принципиальная аварийной сигнализации
   Схема подключения электрооборудования
   Кабельный журнал
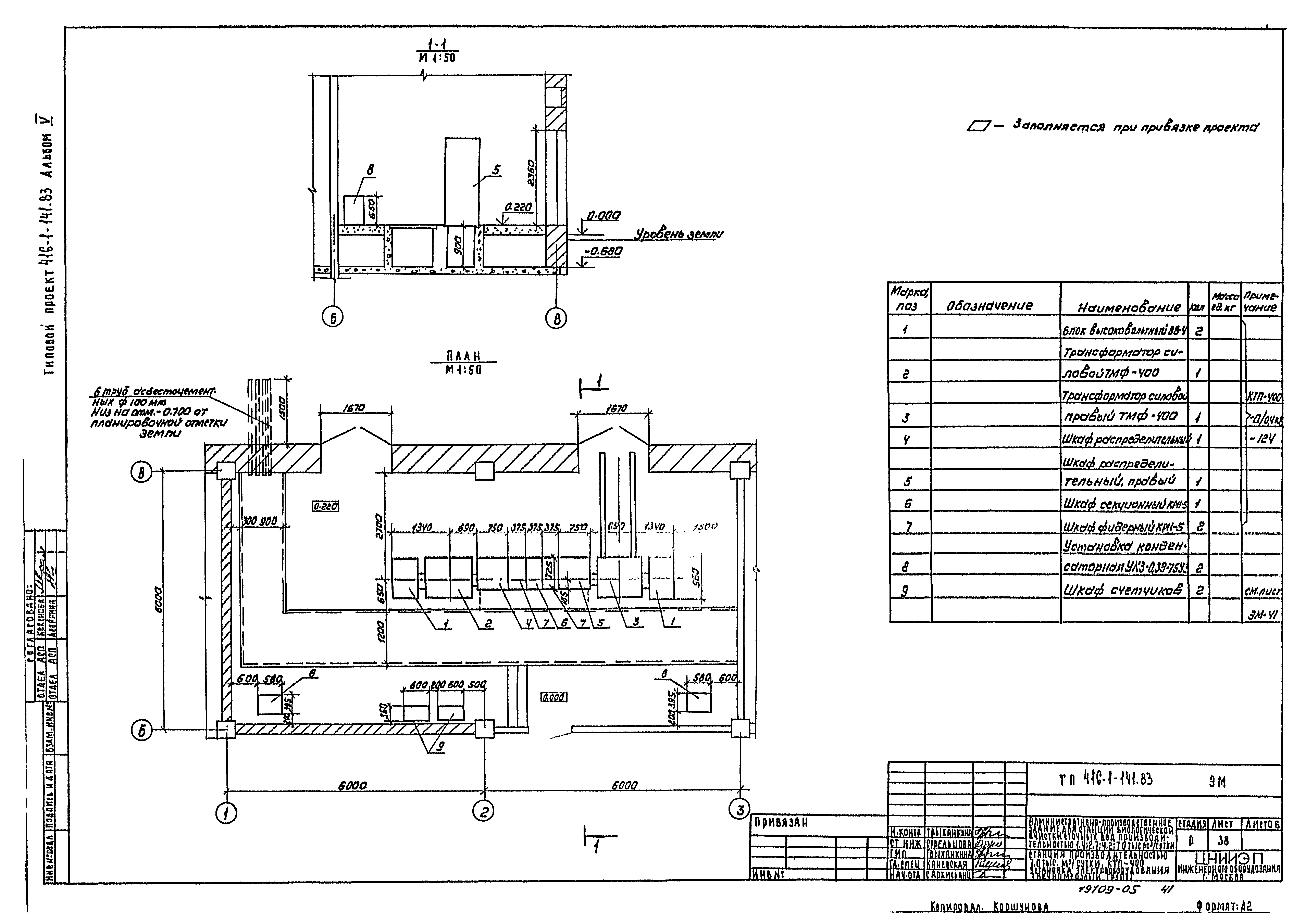
   Размещение электрооборудования и прокладка кабеля. План на отм. 0.000. Спецификация
   Размещение электрооборудования и прокладка кабеля. План на отм. 0.000 и 3.600
   Размещение электрооборудования и прокладка кабеля. План на отм. 0.000 и 3.600 (помещение электролизной)
   Размещение электрооборудования и прокладка кабеля. План на отм. 0.000 и 3.600 (помещение центрифуг)
   Размещение электрооборудования и прокладка кабеля. Спецификация
   Станция производительностью 1,4 тыс. куб. м/сутки. Трансформаторная подстанция. Установка электрооборудования (обычный грунт)
   Станция производительностью 1,4 тыс. куб. м/сутки. Трансформаторная подстанция. Установка электрооборудования (вечномерзлый грунт)
   Станция производительностью 1,4 тыс. куб. м/сутки. Трансформаторная подстанция. Узлы установки электрооборудования
   Станция производительностью 1,4 тыс. куб. м/сутки. Трансформаторная подстанция. Конструкции
   Станция производительностью 2,7; 4,2 тыс. куб. м/сутки. КТП-250. Установка электрооборудования (обычный грунт)
   Станция производительностью 2,7; 4,2 тыс. куб. м/сутки. КТП-250. Установка электрооборудования (вечномерзлый грунт)
   Станция производительностью 7,0 тыс. куб. м/сутки. КТП-400. Установка электрооборудования (обычный грунт)
   Станция производительностью 7,0 тыс. куб. м/сутки. КТП-400. Установка электрооборудования (вечномерзлый грунт)
   Станция производительностью 1,4 тыс. куб. м/сутки. Трансформаторная подстанция. Заземление
   Станция производительностью 2,7; 4,2; 7,0 тыс. куб. м/сутки. КТП- . Заземление
   Шкаф счетчиков. Общий вид. Принципиальная схема соединений
   Опросные листы
Чертежи основного комплекта марки ЭО
   Общие данные
   Электрическое освещение. План на отм. 0.000
   Электрическое освещение. План на отм. 3.600
   Электрическое освещение. Спецификация
Чертежи основного комплекта марки АТХ
   Общие данные
   Схема функциональная
   Схема подключения приборов технологического контроля
   Схема подключения и питания приборов технологического контроля
   Размещение электрооборудования и прокладка кабеля. План на отм. 0.000
Чертежи основного комплекта марки СС
   Общие данные. План на отм. 0.000 с сетями связи. Экспликация помещений
   План на отм. 3.600 с сетями связи. Экспликация помещений
Разработан: ЦНИИЭП иженерного оборудования
Утверждён:14.02.1983 Госгражданстрой (Gosgrazhdanstroy 49)
Расположен в:Техническая документация Строительство Справочные документы Типовые строительные конструкции, изделия и узлы Общероссийский строительный каталог Промышленные предприятия, здания и сооружения Предприятия, здания и сооружения промышленности и электроэнергетики Ремонтные предприятия. Административно-бытовые, производственные и вспомогательные здания и сооружения промышленных предприятий Здания административно-бытовые, заводоуправления и конторы
Типовой проект 416-1-141.83Типовой проект 416-1-141.83Типовой проект 416-1-141.83Типовой проект 416-1-141.83Типовой проект 416-1-141.83Типовой проект 416-1-141.83Типовой проект 416-1-141.83Типовой проект 416-1-141.83Типовой проект 416-1-141.83Типовой проект 416-1-141.83Типовой проект 416-1-141.83Типовой проект 416-1-141.83Типовой проект 416-1-141.83Типовой проект 416-1-141.83Типовой проект 416-1-141.83Типовой проект 416-1-141.83Типовой проект 416-1-141.83Типовой проект 416-1-141.83Типовой проект 416-1-141.83Типовой проект 416-1-141.83Типовой проект 416-1-141.83Типовой проект 416-1-141.83Типовой проект 416-1-141.83Типовой проект 416-1-141.83Типовой проект 416-1-141.83Типовой проект 416-1-141.83Типовой проект 416-1-141.83Типовой проект 416-1-141.83Типовой проект 416-1-141.83Типовой проект 416-1-141.83Типовой проект 416-1-141.83Типовой проект 416-1-141.83Типовой проект 416-1-141.83Типовой проект 416-1-141.83Типовой проект 416-1-141.83Типовой проект 416-1-141.83Типовой проект 416-1-141.83Типовой проект 416-1-141.83Типовой проект 416-1-141.83Типовой проект 416-1-141.83Типовой проект 416-1-141.83Типовой проект 416-1-141.83Типовой проект 416-1-141.83Типовой проект 416-1-141.83Типовой проект 416-1-141.83Типовой проект 416-1-141.83Типовой проект 416-1-141.83Типовой проект 416-1-141.83Типовой проект 416-1-141.83Типовой проект 416-1-141.83Типовой проект 416-1-141.83Типовой проект 416-1-141.83Типовой проект 416-1-141.83Типовой проект 416-1-141.83Типовой проект 416-1-141.83Типовой проект 416-1-141.83Типовой проект 416-1-141.83Типовой проект 416-1-141.83Типовой проект 416-1-141.83Типовой проект 416-1-141.83Типовой проект 416-1-141.83

© 2013 Ёшкин Кот :-) Карта сайта