| ||||||||||||||||||||||||||
Скачать Типовые проектные решения 407-03-331.83 Альбом I. Электротехническая частьДата актуализации: 10.08.2017
|
| Обозначение: | Типовые проектные решения 407-03-331.83 |
| Обозначение англ: | 407-03-331.83 |
| Статус: | cправочные материалы, мп, тпр |
| Название рус.: | Альбом I. Электротехническая часть |
| Дата добавления в базу: | 01.10.2014 |
| Дата актуализации: | 05.05.2017 |
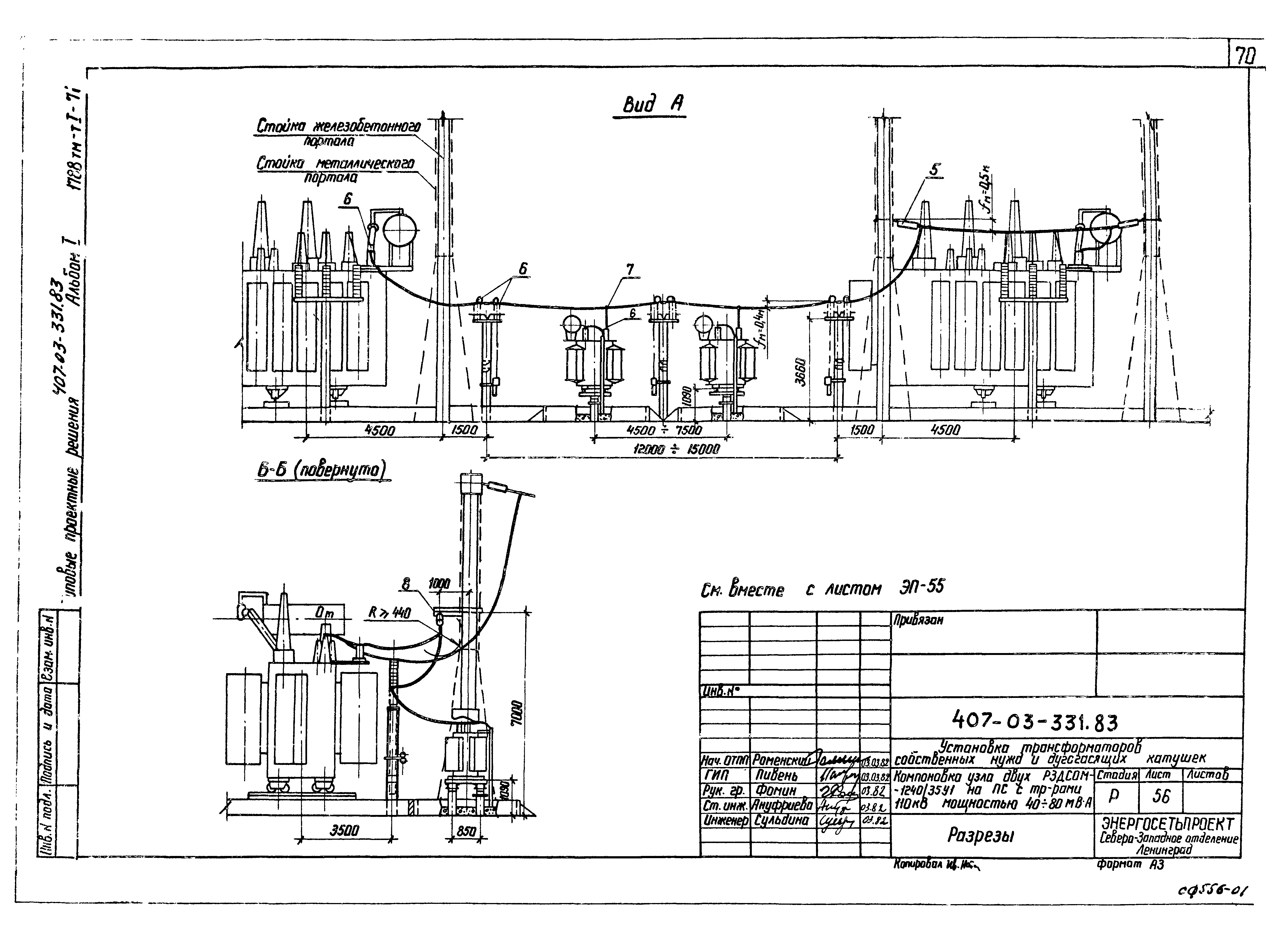
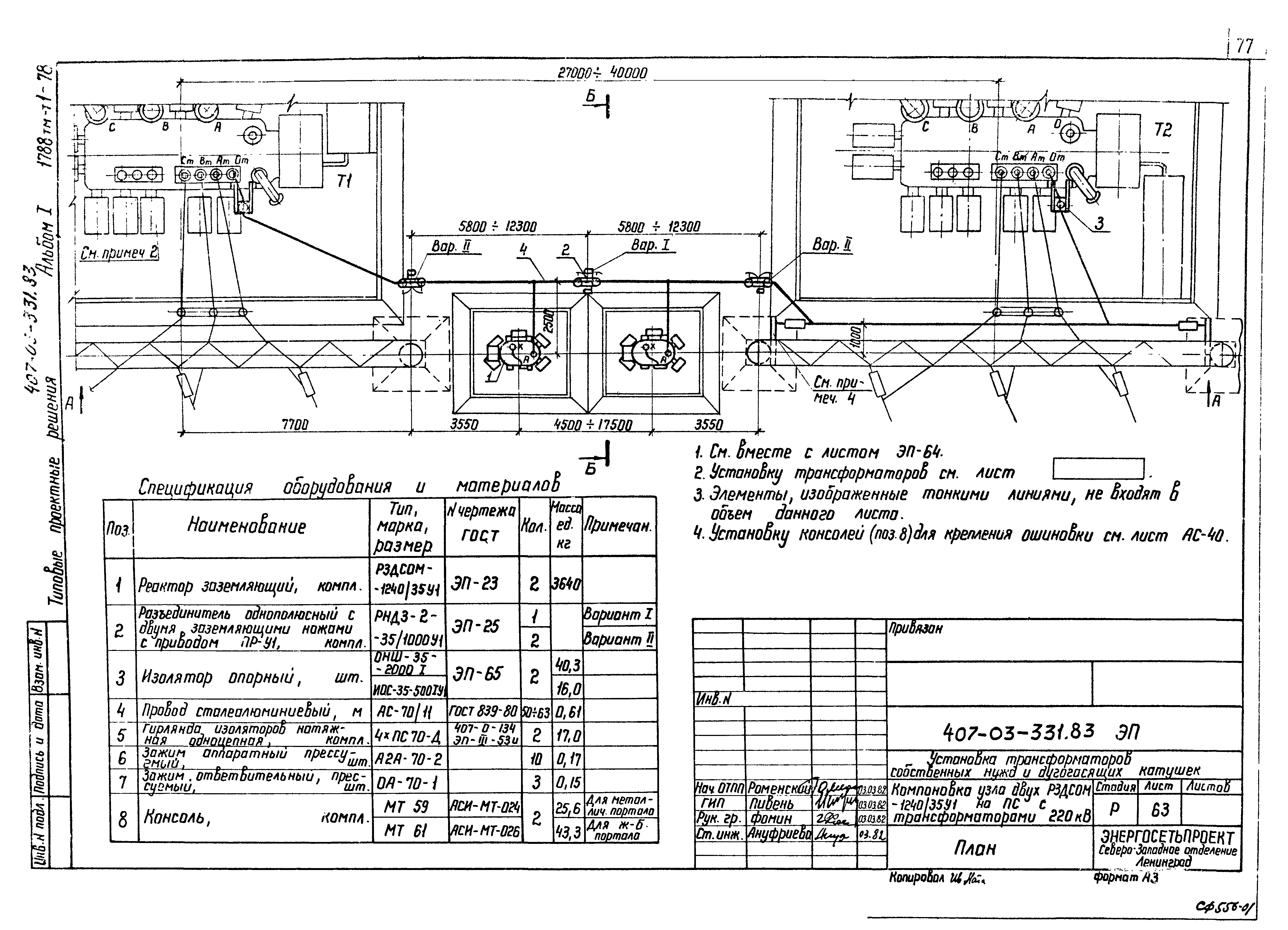
| Оглавление: | Содержание альбома Чертежи основного комплекта марки ЭП Общие данные Установка трансформатора ТМ-25/6-10 Установка трансформатора ТМ-40/6-10 Установка трансформатора ТМ-63/6-10 Установка трансформатора ТМ-100/6-10 Установка трансформатора ТМ-160/6-10 Установка трансформатора ТМ-250/6-10 Установка трансформатора ТМ-400/6-10 Установка трансформатора ТМ-630/6-10 Установка трансформатора ТМ-1000/6-10 Металлический шкаф с шинной сборкой 0,4 кВ. Тип I Металлический шкаф с шинной сборкой 0,4 кВ. Тип II Установка заземляющего реактора РЗДСОМ-115/6У1 Установка заземляющего реактора РЗДСОМ-190/10У1 Установка заземляющего реактора РЗДСОМ-230/6У1 Установка заземляющего реактора РЗДСОМ-380/10У1 Установка заземляющего реактора РЗДСОМ-460/6У1 Установка заземляющего реактора РЗДСОМ-760/10У1 Установка заземляющего реактора РЗДСОМ-920/6У1 Установка заземляющего реактора РЗДСОМ-1520/10У1 Установка заземляющего реактора РЗДСОМ-310/35У1 Установка заземляющего реактора РЗДСОМ-620/35У1 Установка заземляющего реактора РЗДСОМ-1240/35У1 Установка однополюсного разъединителя РНДЗ-1б-35/1000У1 с приводом ПР-У1 на опоре ОТ-17 Установка однополюсного разъединителя РНДЗ-2-35/1000У1 с приводом ПР-У1 на опоре ОТ-18 Установка однополюсного разъединителя РНДЗ-(1б,2)-35/1000У1 с приводом ПР-У1 на опорах ОТ-17 и 18. Узлы Установка опорных изоляторов ОНШ-35-2000-I и ИОС-35-500IУ1 на опоре ОТ-19 Компоновка заземляющих реакторов с трансформаторами у ЗРУ. Общий вид с реакторами РЗДСОМ-115/6У1; РЗДСОМ-230/6У1; РЗДСОМ-190/10У1; РЗДСОМ-380/10У1. Вариант I Компоновка заземляющих реакторов с трансформаторами у ЗРУ. Общий вид с реакторами РЗДСОМ-115/6У1; РЗДСОМ-230/6У1; РЗДСОМ-190/10У1; РЗДСОМ-380/10У1. Вариант II Компоновка заземляющих реакторов с трансформаторами у ЗРУ. Общий вид с реакторами РЗДСОМ-460/6У1; РЗДСОМ-920/6У1; РЗДСОМ-760/10У1. Вариант I Компоновка заземляющих реакторов с трансформаторами у ЗРУ. Общий вид с реакторами РЗДСОМ-460/6У1; РЗДСОМ-920/6У1; РЗДСОМ-760/10У1. Вариант II Компоновка узла заземляющих реакторов с трансформаторами у ЗРУ. Общий вид с реактором РЗДСОМ-1520/10У1 Компоновка узла заземляющих реакторов с трансформаторами у КРУН со стороны выключателя. Общий вид с реакторами РЗДСОМ-115/6У1; РЗДСОМ-230/6У1; РЗДСОМ-190/10У1; РЗДСОМ-380/10У1. Вариант I Компоновка узла заземляющих реакторов с трансформаторами у КРУН со стороны выключателя. Общий вид с реакторами РЗДСОМ-115/6У1; РЗДСОМ-230/6У1; РЗДСОМ-190/10У1; РЗДСОМ-380/10У1. Вариант II Компоновка узла заземляющих реакторов с трансформаторами у КРУН со стороны коридора обслуживания. Общий вид с реакторами РЗДСОМ-115/6У1; РЗДСОМ-230/6У1; РЗДСОМ-190/10У1; РЗДСОМ-380/10У1. Вариант I Компоновка узла заземляющих реакторов с трансформаторами у КРУН со стороны коридора обслуживания. Общий вид с реакторами РЗДСОМ-115/6У1; РЗДСОМ-230/6У1; РЗДСОМ-190/10У1; РЗДСОМ-380/10У1. Вариант II Компоновка узла заземляющих реакторов с трансформаторами у КРУН со стороны выключателя. Общий вид с реакторами РЗДСОМ-460/6У1; РЗДСОМ-920/6У1; РЗДСОМ-760/10У1. Вариант I Компоновка узла заземляющих реакторов с трансформаторами у КРУН со стороны выключателя. Общий вид с реакторами РЗДСОМ-460/6У1; РЗДСОМ-920/6У1; РЗДСОМ-760/10У1. Вариант II Компоновка узла заземляющих реакторов с трансформаторами у КРУН со стороны коридора обслуживания. Общий вид с реакторами РЗДСОМ-460/6У1; РЗДСОМ-920/6У1; РЗДСОМ-760/10У1. Вариант I Компоновка узла заземляющих реакторов с трансформаторами у КРУН со стороны коридора обслуживания. Общий вид с реакторами РЗДСОМ-460/6У1; РЗДСОМ-920/6У1; РЗДСОМ-760/10У1. Вариант II Компоновка узла одного РЗДСОМ-310/35У1 и 620/35У1 на ПС с трансформаторами 110 кВ мощностью до 6,3 - 25 МВА. План Компоновка узла одного РЗДСОМ-310/35У1 и 620/35У1 на ПС с трансформаторами 110 кВ мощностью до 6,3 - 25 МВА. Разрезы Компоновка узла двух РЗДСОМ-310/35У1 и 620/35У1 на ПС с трансформаторами 110 кВ мощностью до 6,3 - 25 МВА. План Компоновка узла двух РЗДСОМ-310/35У1 и 620/35У1 на ПС с трансформаторами 110 кВ мощностью до 6,3 - 25 МВА. Разрезы Компоновка узла одного РЗДСОМ-1240/35У1 на ПС с трансформаторами 110 кВ мощностью до 6,3 - 25 МВА. План Компоновка узла одного РЗДСОМ-1240/35У1 на ПС с трансформаторами 110 кВ мощностью до 6,3 - 25 МВА. Разрезы Компоновка узла двух РЗДСОМ-1240/35У1 на ПС с трансформаторами 110 кВ мощностью до 6,3 - 25 МВА. План Компоновка узла двух РЗДСОМ-1240/35У1 на ПС с трансформаторами 110 кВ мощностью до 6,3 - 25 МВА. Разрезы Компоновка узла одного РЗДСОМ-310/35У1 и 620/35У1 на ПС с трансформаторами 110 кВ мощностью 40 - 80 МВА. План Компоновка узла одного РЗДСОМ-310/35У1 и 620/35У1 на ПС с трансформаторами 110 кВ мощностью 40 - 80 МВА. Разрезы Компоновка узла двух РЗДСОМ-310/35У1 и 620/35У1 на ПС с трансформаторами 110 кВ мощностью 40 - 80 МВА. План Компоновка узла двух РЗДСОМ-310/35У1 и 620/35У1 на ПС с трансформаторами 110 кВ мощностью 40 - 80 МВА. Разрезы Компоновка узла одного РЗДСОМ-1240/35У1 на ПС с трансформаторами 110 кВ мощностью 40 - 80 МВА. План Компоновка узла одного РЗДСОМ-1240/35У1 на ПС с трансформаторами 110 кВ мощностью 40 - 80 МВА. Разрезы Компоновка узла двух РЗДСОМ-1240/35У1 на ПС с трансформаторами 110 кВ мощностью 40 - 80 МВА. План Компоновка узла двух РЗДСОМ-1240/35У1 на ПС с трансформаторами 110 кВ мощностью 40 - 80 МВА. Разрезы Компоновка узла одного РЗДСОМ-310/35У1 и 620/35У1 на ПС с трансформаторами 220 кВ. План Компоновка узла одного РЗДСОМ-310/35У1 и 620/35У1 на ПС с трансформаторами 220 кВ. Разрезы Компоновка узла двух РЗДСОМ-310/35У1 и 620/35У1 на ПС с трансформаторами 220 кВ. План Компоновка узла двух РЗДСОМ-310/35У1 и 620/35У1 на ПС с трансформаторами 220 кВ. Разрезы Компоновка узла одного РЗДСОМ-1240/35У1 на ПС с трансформаторами 220 кВ. План Компоновка узла одного РЗДСОМ-1240/35У1 на ПС с трансформаторами 220 кВ. Разрезы Компоновка узла двух РЗДСОМ-1240/35У1 на ПС с трансформаторами 220 кВ. План Компоновка узла двух РЗДСОМ-1240/35У1 на ПС с трансформаторами 220 кВ. Разрезы Установка опорных изоляторов ОНШ-35-2000-I и ИОС-35-500IУ1 на металлической марке МК1 Установка трансформатора ТМ-250/6-10 для подключения заземляющего реактора Установка трансформатора ТМ-400/6-10 для подключения заземляющего реактора Установка трансформатора ТМ-630/6-10 для подключения заземляющего реактора Стальные изделия Марка МК1 |
| Разработан: | Северо-западное отделение института Энергосетьпроект |
| Утверждён: | 08.12.1982 Минэнерго СССР (USSR Minenergo 37) |
| Расположен в: | |
| Заменяет собой: |
|




















































































