Скачать Типовой проект 407-3-594.90 Альбом 1. Пояснительная записка. Электротехническая часть. Архитектурно-строительные решения. Строительные изделияДата актуализации: 10.08.2017 Типовой проект 407-3-594.90
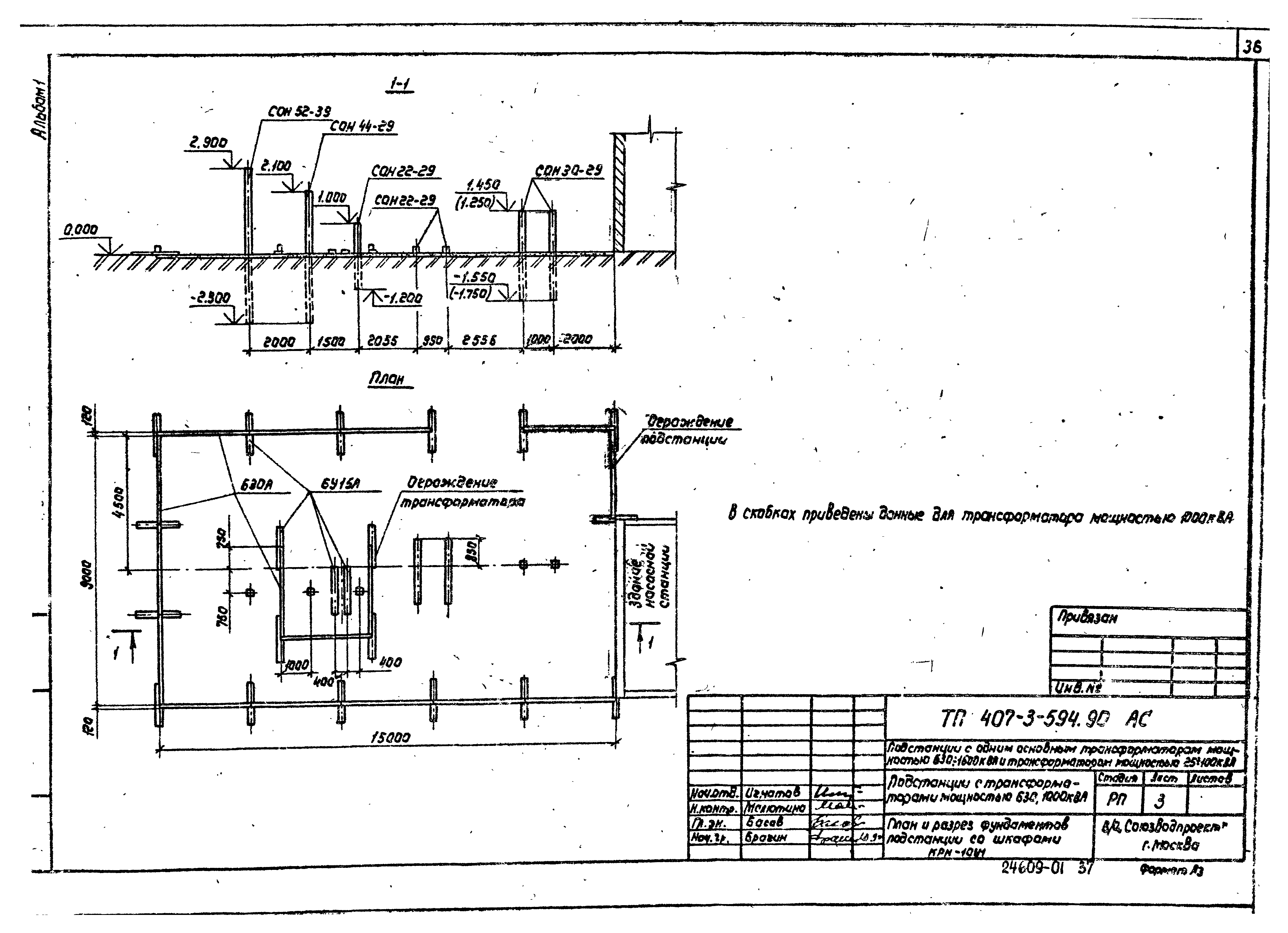
Альбом 1. Пояснительная записка. Электротехническая часть. Архитектурно-строительные решения. Строительные изделияОбозначение: | Типовой проект 407-3-594.90 | Обозначение англ: | 407-3-594.90 | Статус: | не определен законодательством | Название рус.: | Альбом 1. Пояснительная записка. Электротехническая часть. Архитектурно-строительные решения. Строительные изделия | Дата добавления в базу: | 01.09.2013 | Дата актуализации: | 05.05.2017 | Дата введения: | 30.11.1990 | Оглавление: | Пояснительная записка Электротехническая часть Общие данные Схема электрических соединений подстанции со шкафами КРН-10У1. Схема блокировки План и разрез подстанции со шкафами КРН-10У1 Опросный лист на КРН-10У1 Схема электрических соединений подстанции со шкафом К-108. Схема блокировки План и разрез подстанции со шкафом К-108 Опросный лист на К-108 Схема электрических соединений подстанции с высоковольтными предохранителями. Схема блокировки План и разрез подстанции с высоковольтными предохранителями Ввод низкого напряжения в здание насосной станции. План и разрез Установка шкафов КРН-10У1. План и разрезы Установка шкафа К-108 Установка трансформатора мощностью 25 - 10 кВА Установка разъединителя РЛНД.1-10/400У1 Установка высоковольтных предохранителей и разрядников Установка высоковольтных предохранителей Установка проходных изоляторов в шкафу КРН-10У1 Плита с проходными изоляторами НП-10 Установка кронштейна К1 Установка кронштейна К2 Установка кронштейна К3 Раскладка кабелей, освещение и заземляющее устройство подстанции со шкафами КРН-10У1 Раскладка кабелей, освещение и заземляющее устройство подстанции со шкафом К-108 Раскладка кабелей, освещение и заземляющее устройство подстанции с высоковольтными предохранителями Кабельные журналы Архитектурно-строительные решения Общие данные План и разрез фундаментов подстанции со шкафами КРН-10У1. Подстанции с трансформаторами мощностью 630, 1000 кВА План и разрез фундаментов подстанции со шкафами КРН-10У1. Подстанции с трансформатором мощностью 1600 кВА План и разрез фундаментов подстанции со шкафом К-108. Подстанции с трансформаторами мощностью 630, 1000 кВА План и разрез фундаментов подстанции со шкафом К-108. Подстанции с трансформатором мощностью 1600 кВА План и разрез фундаментов подстанции с высоковольтными предохранителями Фундамент под трансформаторы мощностью 630, 1000 кВА Фундамент под трансформатор мощностью 1600 кВА Фундамент под шкаф К-108 Опора под разъединитель РЛН.1-10/400У1 Опора под высоковольтные предохранители и разрядники Опора под высоковольтные предохранители Колодец-маслосборник Ограждение подстанции. План и разрез Ограждение трансформатора. План и разрезы Ограждение высоковольных предохранителей. План и разрезы Монтажные узлы 1, 2 Монтажные узлы 3, 4 Панель сетчатая рядовая Р1. Панель сетчата съемная Р1А Панель сетчатая с калиткой Р2 Установка механических блокзамков на калитке ограждения трансформатора (предохранителей) Строительные изделия Рама РМ1 Рама РМ2 Рама РМ3. Марка М1 Рама РМ4. Рама РМ5 Рама РМ6. Рама РМ7 Рама РМ8 Рама РМ9 Марки М2, М3, М4 Кронштейн К1 Кронштейн К2 Кронштейн К3. Рама РМ10 Изделия соединительные МС1, МС2 | Разработан: | Союзводопроект Минводхоза СССР
| Утверждён: | 30.11.1990 Союзводпроект (835)
| Издан: | ЦИТП Госстроя СССР (CITP, Gosstroy (USSR) 1991 г. )
| Расположен в: |
|
                                                                    
|