| ||||||||||||||||||||||||||
Скачать Типовые проектные решения 407-0-135 Альбом I. Пояснительная записка и указания по применениюДата актуализации: 10.08.2017
|
| Обозначение: | Типовые проектные решения 407-0-135 |
| Обозначение англ: | 407-0-135 |
| Статус: | cправочные материалы, мп, тпр |
| Название рус.: | Альбом I. Пояснительная записка и указания по применению |
| Дата добавления в базу: | 01.09.2013 |
| Дата актуализации: | 05.05.2017 |
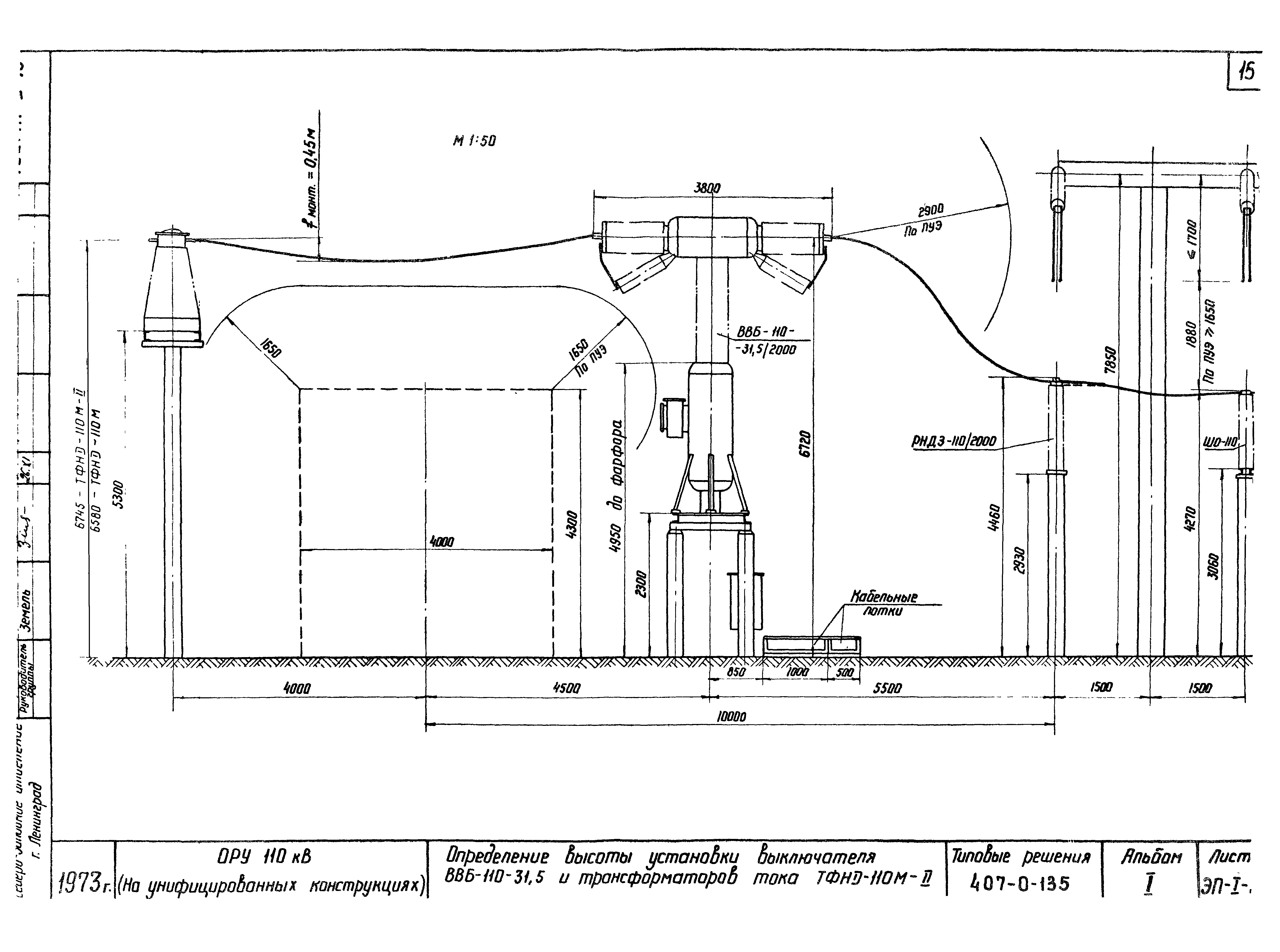
| Оглавление: | ТП 407-0-135 Титульный лист ТП 407-0-135 Перечень листов ТП 407-0-135 Пояснительная записка ТП 407-0-135-ЭЛ-I-1 Схемы заполнения ОРУ по блочным и мостиковым схемам ТП 407-0-135-ЭЛ-I-2 Схемы заполнения ОРУ по схемам со сборными шинами ТП 407-0-135-ЭЛ-I-3 Определение высоты установки выключателей У-110-2000-50 (МКП-110) и шинных опор ШО-110 ТП 407-0-135-ЭЛ-I-4 Определение высоты установки выключателей ВМК-110и трансформаторов тока ТФНД-110 м (ТФНД-110м-II) ТП 407-0-135-ЭЛ-I-5 Определение высоты установки выключателей ВВБ-110-31,5 и трансформаторов тока ТФНД-110м-II ТП 407-0-135-ЭЛ-I-6 Определение места установки выключателя ВВУ-110-40/2000 в ячейке ТП 407-0-135-ЭЛ-I-7 Определение расстояний от разъединителей и отделителей, отключающих намагничивающий ток трансформаторов, до строительных конструкций и других аппаратов ТП 407-0-135-ЭЛ-I-8 Определение расстояний между разъединителями, шинными опорами и порталами ошиновки при килевом расположении разъединителей РНДЗ-110/1000 СК и ошиновке одним проводом ТП 407-0-135-ЭЛ-I-9 Определение расстояний между РНДЗ-110/1000 СК,ШО-110 и порталами ошиновки при ошиновке одним проводом ТП 407-0-135-ЭЛ-I-10 Определение расстояний между разъединителями, шинными опорами и порталами ошиновки при килевом расположении разъединителей РНДЗ-110/2000 и ошиновке двумя проводом ТП 407-0-135-ЭЛ-I-11 Определение местоположения шинного разъединителя в совмещенной ячейке шиносоединительного и обходного выключателя ТП 407-0-135-ЭЛ-I-12 Определение расстояния между разъединителем и трансформатором тока или шинной опорой, трансформатором тока и выключателем ТП 407-0-135-ЭЛ-I-13 Определение расстояний от разъединителя до трансформатора напряжения и шинного портала ТП 407-0-135-ЭЛ-I-14 Определение расстояний при установке высокочастотного оборудования в трех фазах ТП 407-0-135-ЭЛ-I-15 Определение расстояний от выключателей до оси дороги ТП 407-0-135-ЭЛ-I-16 Грозозащита ОРУ по блочным и мостиковым схемам с использованием молниеотводов, установленных на стойках ячейковых порталов ТП 407-0-135-ЭЛ-I-17 Грозозащита ОРУ по схемам со сборными шинами с использованием молниеотводов, установленных на стойках ячейковых порталов ТП 407-0-135-ЭЛ-I-18 Монтажные таблицы стрел провеса проводов. Шинные пролеты ТП 407-0-135-ЭЛ-I-19 Монтажные таблицы стрел провеса проводов. Ячейковые пролеты ТП 407-0-135-ЭЛ-I-20 Таблица № 1 выбора типа порталов в зависимости от района и сечения ошиновки |
| Разработан: | Северо-западное отделение института Энергосетьпроект |
| Утверждён: | 17.12.1973 Минэнерго СССР (USSR Minenergo 275) |
| Расположен в: | |
| Чем заменён: |





























