Информационная система
«Ёшкин Кот»

Скачать базу одним архивом
Скачать обновления
История создания базы
Карта сайта

Скачать Типовой проект 902-5-13.86 Альбом V. Электротехническая часть. Автоматизация. Связь и сигнализация

Дата актуализации: 10.08.2017

Типовой проект 902-5-13.86

Альбом V. Электротехническая часть. Автоматизация. Связь и сигнализация

Обозначение: Типовой проект 902-5-13.86
Обозначение англ: 902-5-13.86
Статус:не определен законодательством
Название рус.:Альбом V. Электротехническая часть. Автоматизация. Связь и сигнализация
Дата добавления в базу:01.09.2013
Дата актуализации:05.05.2017
Дата введения:26.02.1986
Оглавление:ТП 902-5-13.86 ЭМ Электротехническая часть
ТП 902-5-13.86 ЭМ-1 Общие данные
ТП 902-5-13.86 ЭМ-2 Схема электрическая принципиальная 0.4 кВ
ТП 902-5-13.86 ЭМ-3 Схема электрическая принципиальная питания электрооборудования. Лист 1
ТП 902-5-13.86 ЭМ-4 Схема электрическая принципиальная питания электрооборудования. Лист 2
ТП 902-5-13.86 ЭМ-5 Схема электрическая принципиальная управления и подключения конвейера
ТП 902-5-13.86 ЭМ-6 Схема подключения электрооборудования. Лист 1
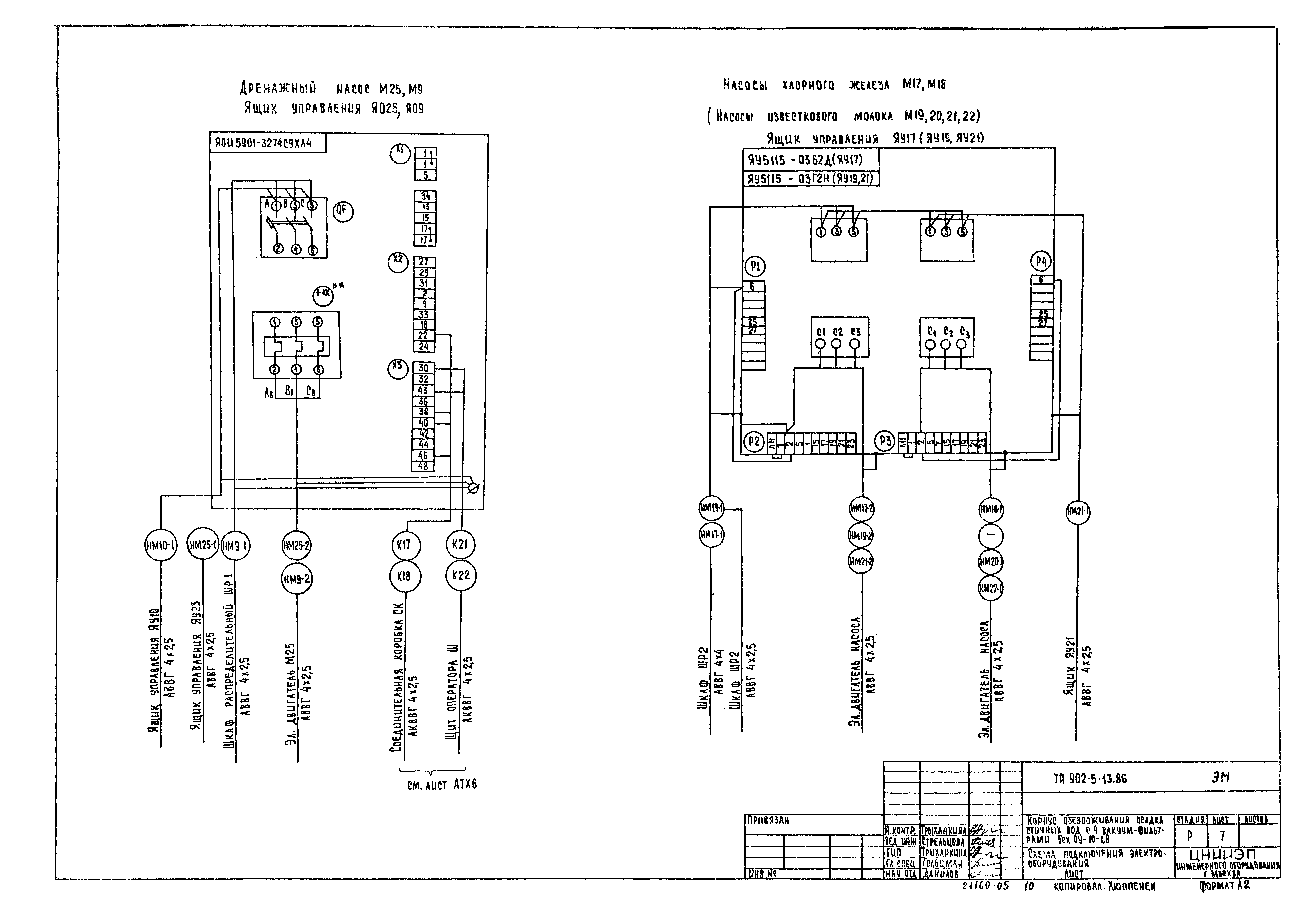
ТП 902-5-13.86 ЭМ-7 Схема подключения электрооборудования. Лист 2
ТП 902-5-13.86 ЭМ-8 Схема подключения электрооборудования. Лист 3
ТП 902-5-13.86 ЭМ-9 Кабельный журнал. Лист 1
ТП 902-5-13.86 ЭМ-10 Кабельный журнал. Лист 2
ТП 902-5-13.86 ЭМ-11 Кабельный журнал. Лист 3
ТП 902-5-13.86 ЭМ-12 Кабельный журнал. Лист 4
ТП 902-5-13.86 ЭМ-13 Размещение электрооборудования . Прокладка кабеля. Лист 1
ТП 902-5-13.86 ЭМ-14 Размещение электрооборудования . Прокладка кабеля. Лист 2
ТП 902-5-13.86 ЭМ-15 Шкаф счетчиков. Общий вид. Принципиальная схема соединений
ТП 902-5-13.86 ЭМОЛ1 Прилагаемые документы
ТП 902-5-13.86 ЭМ001ВО Опросный лист для заказа щита из панелей щита, из панелей ЩО-70
ТП 902-5-13.86 ЭМ001Э4 Шкаф счетчиков ШУ-1. Схема электрическая соединений
ТП 902-5-13.86 ЭМ001.ВО Шкаф счетчиков ШУ-1. Технические данные аппаратов
ТП 902-5-13.86 ЭМ001ТБ Шкаф счетчиков ШУ-1. Таблица перечня надписей
ТП 902-5-13.86 Э0 Электрическое освещение
ТП 902-5-13.86 Э0-1 Общие данные
ТП 902-5-13.86 Э0-2 Электрическое освещение. План на отм. 0.000
ТП 902-5-13.86 Э0-3 Электрическое освещение. План на отм. 3.600
ТП 902-5-13.86 АТХ Автоматизация технологического процесса
ТП 902-5-13.86 АТХ-1 ТП 902-5-13.86 АТХ-1 Общие данные. Схема функциональная приточной системы П-1
ТП 902-5-13.86 АТХ-2 Схема функциональная технологического процесса
ТП 902-5-13.86 АТХ-3 Схема электрическая принципиальная питания
ТП 902-5-13.86 АТХ-4 Схема электрическая принципиальная сигнализации. Начало
ТП 902-5-13.86 АТХ-5 Схема электрическая принципиальная сигнализации. Окончание
ТП 902-5-13.86 АТХ-6 Схема внешних проводок. Начало
ТП 902-5-13.86 АТХ-7 Схема внешних проводок. Окончание
ТП 902-5-13.86 АТХ-8 Схема внешних проводок приточной системы
ТП 902-5-13.86 АТХ-9 Схема подключения ящика ЯУП-1
ТП 902-5-13.86 АТХ-10 Размещение приборов к устройству технологического контроля и прокладка кабеля. План на отм. 0.000,-2.700
ТП 902-5-13.86 АТХ-11 Размещение приборов и устройств технологического контроля и прокладка кабеля. Планы на отм. 0.000,3.000,3.600,5.400
ТП 902-5-13.86 АТХ.33 Прилагаемые документы
ТП 902-5-13.86 АТХ.33 Щит оператора. Общий вид. Данные для разработки здания на изготовление щита
ТП 902-5-13.86 СС Связь и сигнализация
ТП 902-5-13.86 СС-1 Общие данные. План на отм. 0.000 и 3.600 с сетями связи. Экспликация помещений. Спецификация
Разработан: ЦНИИЭП иженерного оборудования
Утверждён:04.12.1985 Госгражданстрой (Gosgrazhdanstroy 386)
Расположен в:Техническая документация Строительство Справочные документы Типовые строительные конструкции, изделия и узлы Общероссийский строительный каталог Промышленные предприятия, здания и сооружения Здания и сооружения санитарно-технические Канализация Сооружения для очистки производственных сточных вод Сооружения для обработки осадка
Заменяет собой:
Типовой проект 902-5-13.86Типовой проект 902-5-13.86Типовой проект 902-5-13.86Типовой проект 902-5-13.86Типовой проект 902-5-13.86Типовой проект 902-5-13.86Типовой проект 902-5-13.86Типовой проект 902-5-13.86Типовой проект 902-5-13.86Типовой проект 902-5-13.86Типовой проект 902-5-13.86Типовой проект 902-5-13.86Типовой проект 902-5-13.86Типовой проект 902-5-13.86Типовой проект 902-5-13.86Типовой проект 902-5-13.86Типовой проект 902-5-13.86Типовой проект 902-5-13.86Типовой проект 902-5-13.86Типовой проект 902-5-13.86Типовой проект 902-5-13.86Типовой проект 902-5-13.86Типовой проект 902-5-13.86Типовой проект 902-5-13.86Типовой проект 902-5-13.86Типовой проект 902-5-13.86Типовой проект 902-5-13.86Типовой проект 902-5-13.86Типовой проект 902-5-13.86Типовой проект 902-5-13.86Типовой проект 902-5-13.86Типовой проект 902-5-13.86Типовой проект 902-5-13.86Типовой проект 902-5-13.86Типовой проект 902-5-13.86Типовой проект 902-5-13.86Типовой проект 902-5-13.86Типовой проект 902-5-13.86Типовой проект 902-5-13.86Типовой проект 902-5-13.86

© 2013 Ёшкин Кот :-) Карта сайта