| ||||||||||||||||||||
Скачать Рекомендации по расчету фундаментов глубокого заложения опор мостовДата актуализации: 10.08.2017 |
| Статус: | не действует |
| Название рус.: | Рекомендации по расчету фундаментов глубокого заложения опор мостов |
| Дата добавления в базу: | 01.09.2013 |
| Дата актуализации: | 05.05.2017 |
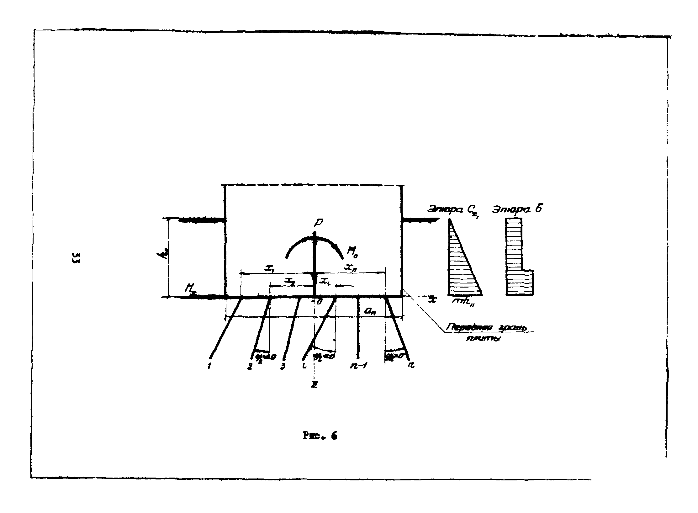
| Оглавление: | Предисловие 1. Общие положения расчета фундаментов глубокого заложения 2. Основные положения расчета ростверков 3. Расчет однорядных высоких ростверков на нагрузки, действующие в плоскости, перпендикулярной плоскости ряда 4. Общий случай расчета ростверков по плоским расчетным схемам 5. Пространственный расчет симметричных ростверков 6. Расчет ростверков в матричной форме 7. Особенности расчета высоких свайных ростверков устоев 8. Основные положения расчета массивных фундаментов из опускных колодцев или кессонов 9. Формулы расчета массивных фундаментов из опускных колодцев или кессонов Приложение |
| Разработан: | ВНИИ транспортного строительства |
| Издан: | Ротапринт ЦНИИСа (1970 г. ) |
| Расположен в: |






























































































