| ||||||||||||||||||||||||||||
Скачать МСН 171-68 Временные указания по расчету трубчатых железобетонных свай диаметром 0,8 = 1,6 м на вертикальную и горизонтальную нагрузкиДата актуализации: 10.08.2017
|
| Обозначение: | МСН 171-68 |
| Обозначение англ: | MSN 171-68 |
| Статус: | действует |
| Название рус.: | Временные указания по расчету трубчатых железобетонных свай диаметром 0,8 = 1,6 м на вертикальную и горизонтальную нагрузки |
| Дата добавления в базу: | 01.09.2013 |
| Дата актуализации: | 05.05.2017 |
| Область применения: | Указания применяются при проектировании свайных фундаментов из трубчатых свай примышленных и гидротехнических сооружений, возводимых в глинистых и песчаных грунтах. |
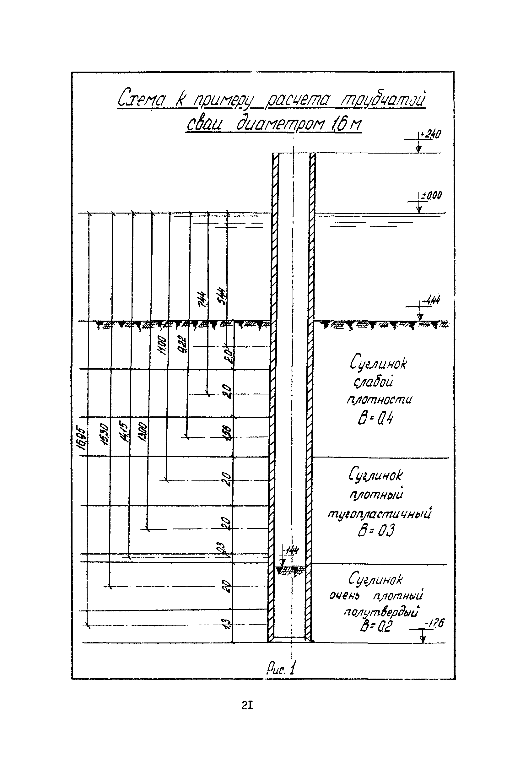
| Оглавление: | 1.1 Расчёт несущей способности трубчатых железобетонных свай с открытым нижним концом на вертикальную нагрузку 2.1 Расчёт несущей способности трубчатых железобетонных свай с открытым нижним концом на горизонтальную нагрузку Приложения 1. Примеры расчёта трубчатых свай на вертикальную и горизонтальную нагрузки 2. Методика проведения статических испытаний железобетонных трубчатых свай и колодцев-оболочек на вертикальную нагрузку раздельным способом |
| Разработан: | Лаборатория фундаментостроения ВНИИГС Минмонтажспецстроя СССР |
| Утверждён: | 28.12.1967 Главспецпромстрой Минмонтажспецстроя СССР (Glavspetspromstroy, USSR Minmontazhspetsstroy ) |
| Расположен в: | |
| Чем заменён: |
|



































