Скачать Типовой проект 902-2-407с.86 Альбом 7. Резервуар размером 18х9. Конструкции железобетонные, технологические чертежи, КИПДата актуализации: 10.08.2017 Типовой проект 902-2-407с.86
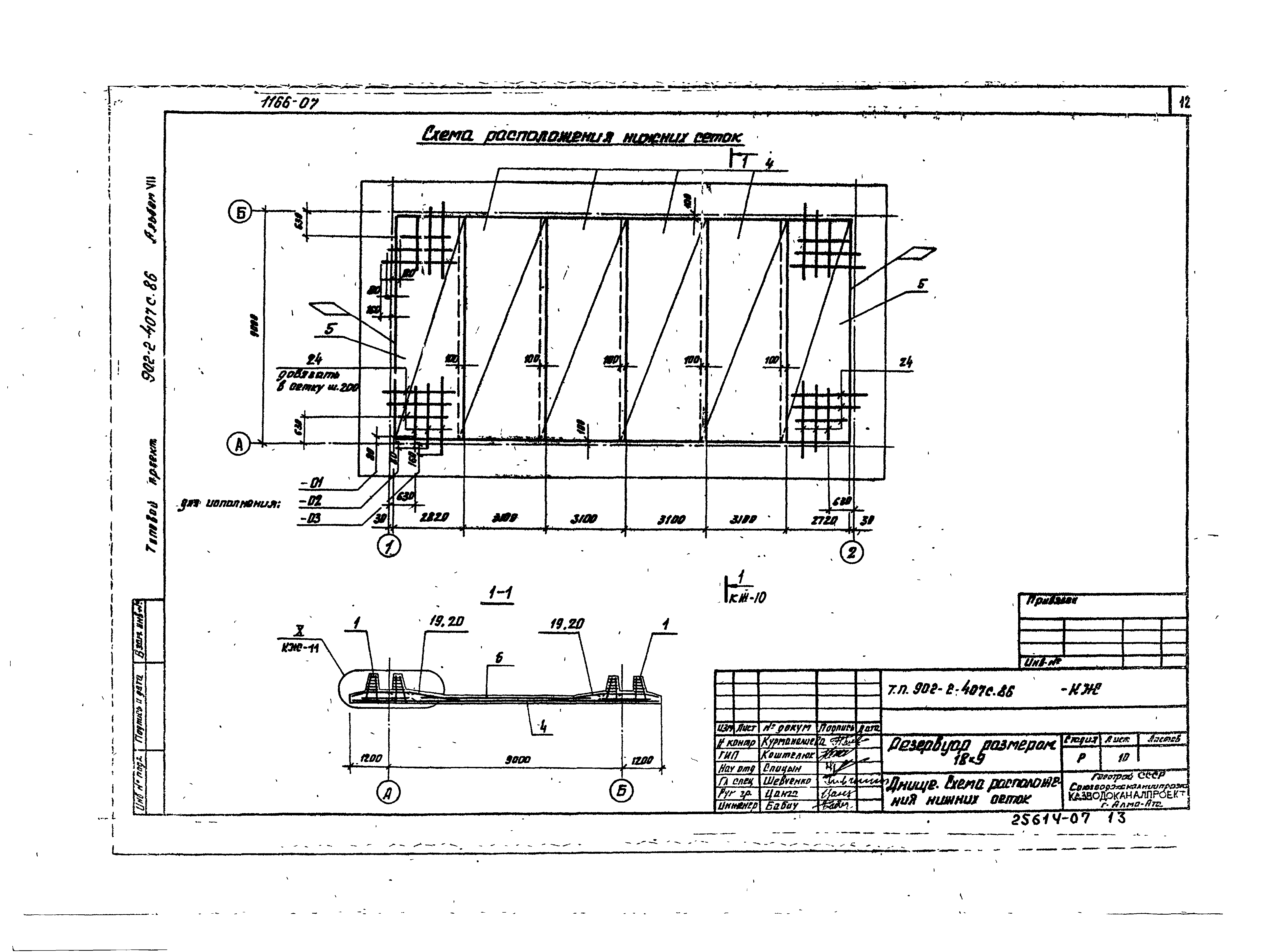
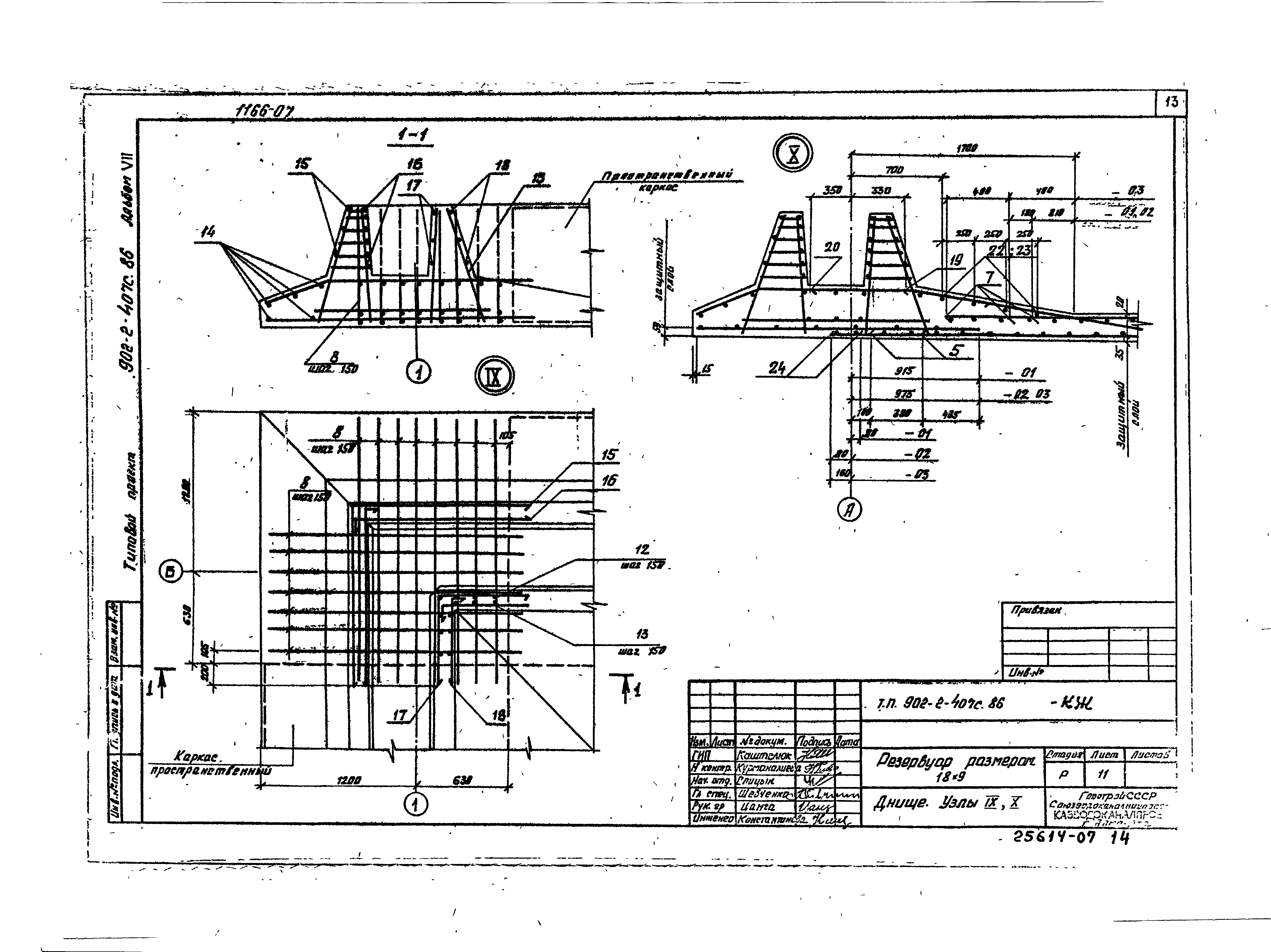
Альбом 7. Резервуар размером 18х9. Конструкции железобетонные, технологические чертежи, КИПОбозначение: | Типовой проект 902-2-407с.86 | Обозначение англ: | 902-2-407с.86 | Статус: | не определен законодательством | Название рус.: | Альбом 7. Резервуар размером 18х9. Конструкции железобетонные, технологические чертежи, КИП | Дата добавления в базу: | 01.09.2013 | Дата актуализации: | 05.05.2017 | Дата введения: | 06.03.1985 | Оглавление: | Содержание альбома Чертежи основного комплекта марки КЖ Общие данные Схема расположения элементов Разрез 1-1. Узлы 1, 2 Спецификация к схеме расположения элементов Монтажные узлы. Спецификация Монтажные узлы Днище. Опалубочный чертеж. Узел 9 Днище. Схема расположения верхних сеток и стержней Днище. Схема расположения каркасов Днище. Схема расположения нижних сеток Днище. Узлы 10, 11 Днище. Спецификация. Исполнение -01 Днище. Спецификация. Исполнение -02 Днище. Спецификация. Исполнение -03 Приямок. План, разрезы Приямок. Армирование Чертежи основного комплекта марки НК Общие данные Технологические трубопроводы, 1 вариант Технологические трубопроводы, 2 вариант Чертежи основного комплекта марки ЭК Общие данные Установка датчиков уровня Спецификация оборудования | Разработан: | Казводоканалпроект Госстроя СССР
| Утверждён: | 22.11.1984 СоюзводоканалНИИпроект (SoyuzvodokanalNIIproject 70)
| Расположен в: |
|
                           
|