| ||||||||||||||||||||||||||||||||
Скачать Серия 3.407.2-140 Выпуск 1. Порталы ошиновки (для обычных районов). Рабочие чертежиДата актуализации: 10.08.2017
|
| Обозначение: | Серия 3.407.2-140 |
| Обозначение англ: | Series 3.407.2-140 |
| Статус: | не действует |
| Название рус.: | Выпуск 1. Порталы ошиновки (для обычных районов). Рабочие чертежи |
| Дата добавления в базу: | 01.09.2013 |
| Дата актуализации: | 05.05.2017 |
| Дата окончания срока действия: | 01.02.1989 |
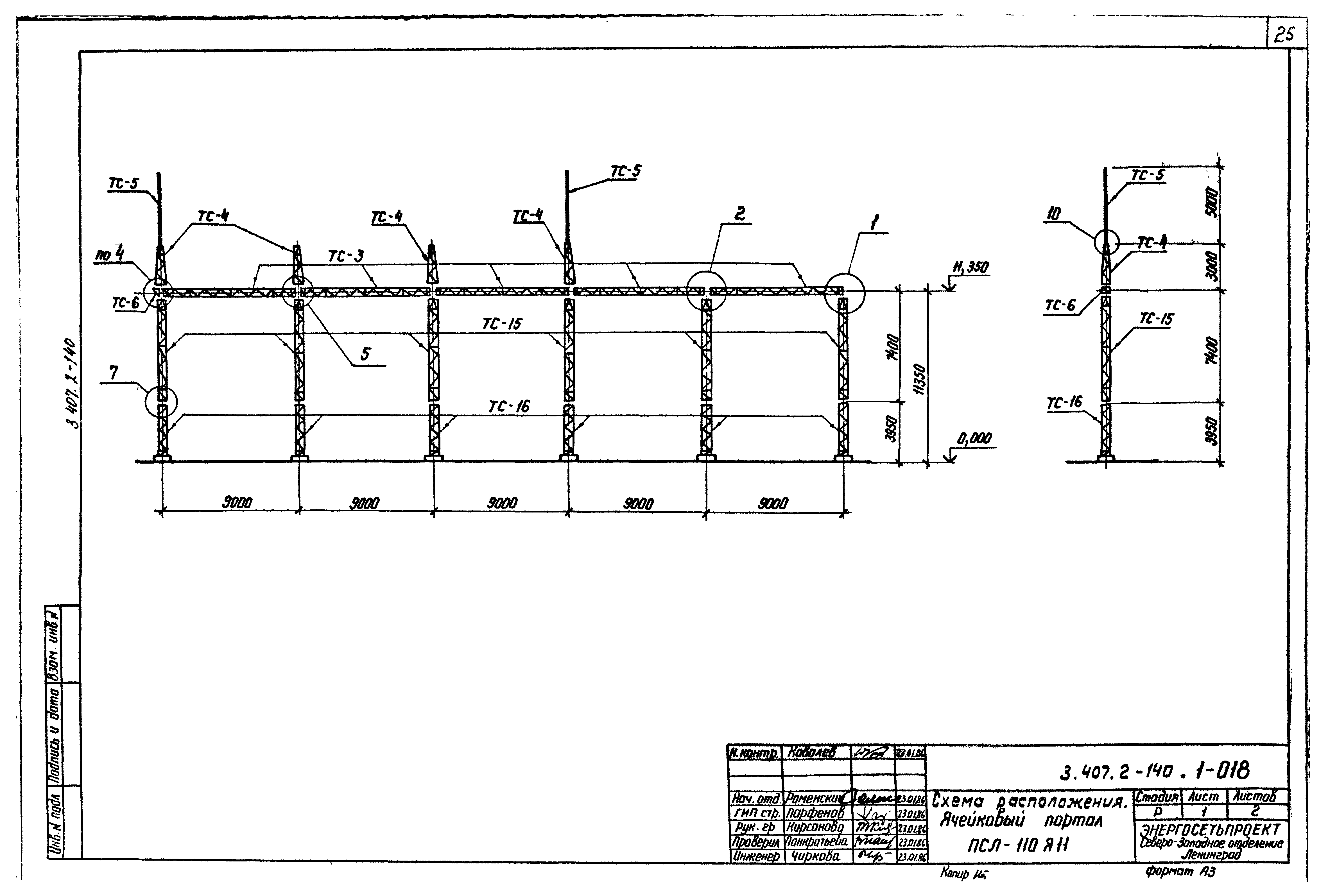
| Оглавление: | 3.407.2-140.1-00 Содержание 3.407.2-140.1 Техническое описание 3.407.2-140.1-001 Схема расположения. Шинный портал ПС-35Ш 3.407.2-140.1-002 Схема расположения. Ячейковый портал ПС-35Я1 3.407.2-140.1-003 Схема расположения. Ячейковый портал ПС-35Я2 3.407.2-140.1-004 Схема расположения. Ячейковый портал ПС-35Я3 3.407.2-140.1-005 Схема расположения. Ячейковый портал ПС-35Я4 3.407.2-140.1-006 Схема расположения. Ячейковый портал ПС-35Я5 3.407.2-140.1-007 Схема расположения. Шинный портал ПС-110Ш 3.407.2-140.1-008 Схема расположения. Ячейковый портал ПСЛ-110Я1 3.407.2-140.1-009 Схема расположения. Ячейковый портал ПСЛ-110Я2 3.407.2-140.1-010 Схема расположения. Ячейковый портал ПСЛ-110Я3 3.407.2-140.1-011 Схема расположения. Ячейковый портал ПСЛ-110Я4 3.407.2-140.1-012 Схема расположения. Ячейковый портал ПСЛ-110Я5 3.407.2-140.1-013 Схема расположения. Ячейковый портал ПСЛ-110Я6 3.407.2-140.1-014 Схема расположения. Ячейковый портал ПСЛ-110Я7 3.407.2-140.1-015 Схема расположения. Ячейковый портал ПСЛ-110Я8 3.407.2-140.1-016 Схема расположения. Ячейковый портал ПСЛ-110Я9 3.407.2-140.1-017 Схема расположения. Ячейковый портал ПСЛ-110Я10 3.407.2-140.1-018 Схема расположения. Ячейковый портал ПСЛ-110Я11 3.407.2-140.1-019 Схема расположения. Ячейковый портал ПСЛ-110Я12 3.407.2-140.1-020 Схема расположения. Ячейковый портал ПСТ-110Я1 3.407.2-140.1-021 Схема расположения. Ячейковый портал ПСТ-110Я2 3.407.2-140.1-022 Схема расположения. Ячейковый портал ПСТ-110Я3 3.407.2-140.1-023 Схема расположения. Ячейковый портал ПСТ-110Я4 3.407.2-140.1-024 Схема расположения. Ячейковый портал ПСТ-110Я5 3.407.2-140.1-025 Схема расположения. Ячейковый портал ПСТ-110Я6 3.407.2-140.1-026 Схема расположения. Ячейковый портал ПСТ-110Я7 3.407.2-140.1-027 Схема расположения. Ячейковый портал ПСТ-110Я8 3.407.2-140.1-028 Схема расположения. Ячейковый портал ПСТ-110Я9 3.407.2-140.1-029 Схема расположения. Ячейковый портал ПСТ-110Я10 3.407.2-140.1-030 Схема расположения. Ячейковый портал ПСТ-110Я11 3.407.2-140.1-031 Схема расположения. Ячейковый портал ПСТ-110Я12 3.407.2-140.1-032 Схема расположения. Шинный портал ПС-150Ш 3.407.2-140.1-033 Схема расположения. Ячейковый портал ПС-150Я1 3.407.2-140.1-034 Схема расположения. Ячейковый портал ПС-150Я2 3.407.2-140.1-035 Схема расположения. Ячейковый портал ПС-150Я3 3.407.2-140.1-036 Схема расположения. Ячейковый портал ПС-150Я4 3.407.2-140.1-037 Схема расположения. Ячейковый портал ПС-150Я5 3.407.2-140.1-038 Схема расположения. Ячейковый портал ПС-150Я6 3.407.2-140.1-039 Схема расположения. Ячейковый портал ПС-150Я7 3.407.2-140.1-040 Порталы ошиновки. Узел 1 3.407.2-140.1-041 Порталы ошиновки. Узел 2 3.407.2-140.1-042 Порталы ошиновки. Узел 3 3.407.2-140.1-043 Порталы ошиновки. Узел 4 3.407.2-140.1-044 Порталы ошиновки. Узел 5 3.407.2-140.1-045 Порталы ошиновки. Узел 6 3.407.2-140.1-046 Порталы ошиновки. Узел (7, 8) 3.407.2-140.1-047 Порталы ошиновки. Узел 9 3.407.2-140.1-048 Порталы ошиновки. Узел (10, 11) |
| Разработан: | Северо-западное отделение института Энергосетьпроект |
| Утверждён: | 24.11.1986 Минэнерго СССР (USSR Minenergo 47) |
| Издан: | ЦИТП Госстроя СССР (CITP, Gosstroy (USSR) 1987 г. ) |
| Расположен в: | |
| Заменяет собой: | |
| Чем заменён: |

































































