| ||||||||||||||||||||||
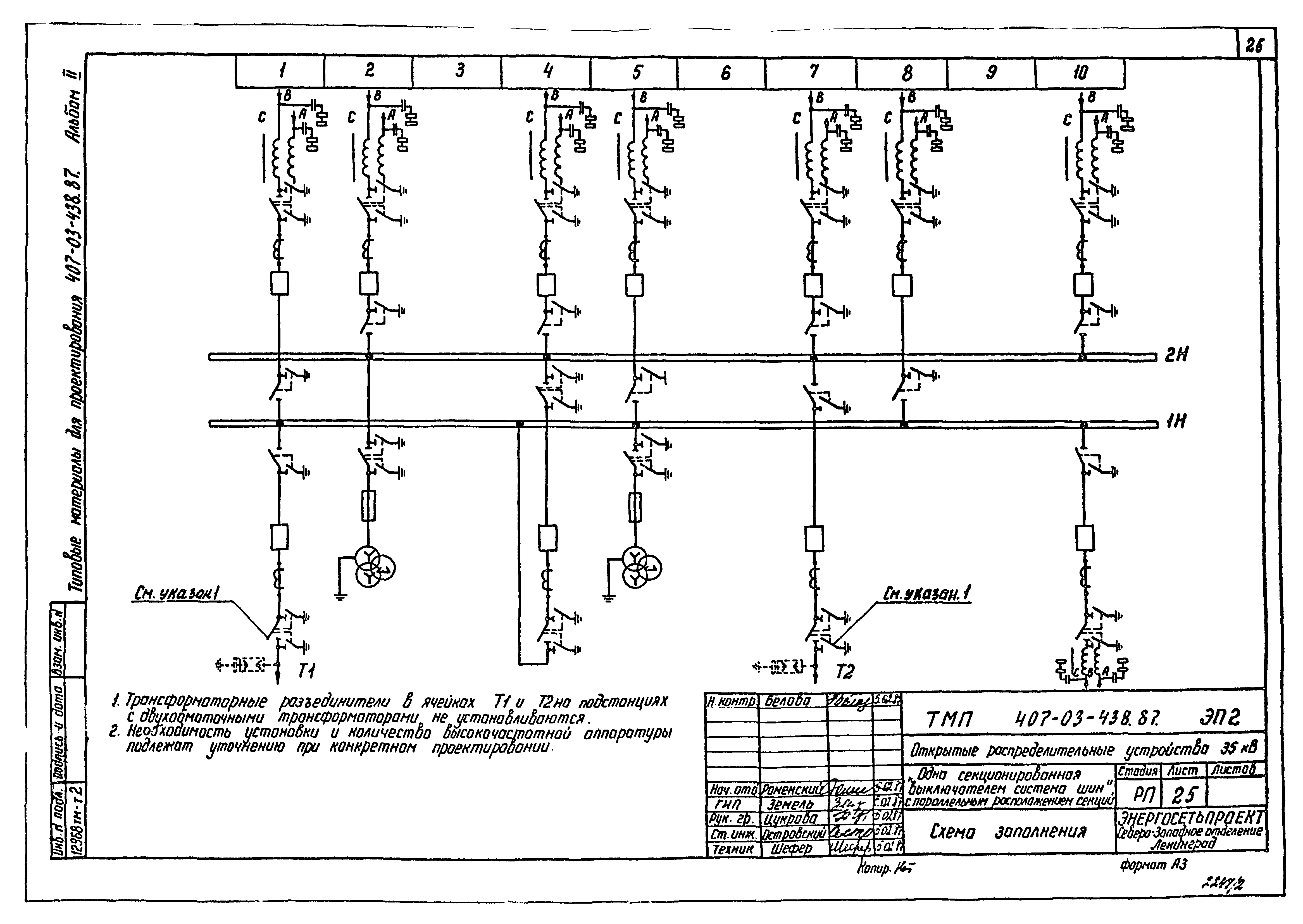
Скачать Типовые материалы для проектирования 407-03-438.86 Альбом II. Электротехническая часть. Планы ОРУ. Ячейки. УзлыДата актуализации: 10.08.2017
|
| Обозначение: | Типовые материалы для проектирования 407-03-438.86 |
| Обозначение англ: | 407-03-438.86 |
| Статус: | cправочные материалы, мп, тпр |
| Название рус.: | Альбом II. Электротехническая часть. Планы ОРУ. Ячейки. Узлы |
| Дата добавления в базу: | 01.09.2013 |
| Дата актуализации: | 05.05.2017 |
| Разработан: | Северо-западное отделение института Энергосетьпроект |
| Утверждён: | 17.03.1987 Минэнерго СССР (USSR Minenergo 20) |
| Расположен в: |



















































