Типовые материалы для проектирования.
407-03-441.87
Трансформаторная подстанция закрытого типа
напряжением 110/6 - 10 кВ по схеме 110-6
с трансформаторами до 63/80/МВ.А
в сборном железобетоне
АЛЬБОМ VI
АРХИТЕКТУРНО-СТРОИТЕЛЬНЫЕ РЕШЕНИЯ.
СОСТАВ ПРОЕКТА
|
Альбом I
|
Пояснительная записка и
указания по применению
|
АЛЬБОМ
VI
|
Архитектурно строительные решения.
|
|
Альбом
II
|
Электротехнические решения.
Схемы и компоновочные чертежи.
|
АЛЬБОМ VII
части 1,
2
|
Конструкции и узлы /из 407-03-439.87/
Конструкции металлические.
|
|
АЛЬБОМ III
части 1,
2
|
Электротехнические
решения /из 407-03-439.87/
Конструктивно-монтажные чертежи.
|
Альбом VIII
|
Строительные изделия
/из 407-03-439.87/
|
|
Альбом
VI
|
Электротехнические решения.
Установка оборудования и детали.
|
Альбом
IX
|
Санитарно-техническая часть.
Внутреннее отопление и вентиляция.
Водопровод и канализация.
Пожаротушение.
|
|
Альбом
V
|
Задание заводам на
изготовление /из 407-03-439.87/ комплектного
оборудования.
|
Альбом X
|
Автоматика
пожаротушения.
|
АЛЬБОМ VI
|
Разработан
Северо-западным
отделением
института
«Энергосетьпроект»
|
|
Рабочая
документация
Утверждена и введена
в действие
Минэнерго СССР.
Протокол от 16.03.87 № 18
|
|
Зам.
главного инженера СЗО института «Энергосетьпроект»
|
В.В. Карпов
|
|
|
Главный
инженер проекта
|
В.А. Одинцов
|
|
Ведомость рабочих чертежей основного комплекта АС1
|
Лист
|
Наименование
|
Примечание
|
|
1
|
Общие данные (начало)
|
|
|
2
|
То же (продолжение)
|
|
|
3
|
То же (окончание)
|
|
|
4
|
План на отм. 0.000 в осях 1
... 8 (вариант с кабельными вводами)
|
|
|
5
|
То же, в осях 8 ... 12
|
|
|
6
|
План на отм. 4.800 в осях 1 ... 8 (вариант с кабельными
вводами)
|
|
|
7
|
То же, в осях 8 ... 12
|
|
|
8
|
(Вариант с кабельными вводами). План кабельного помещения и камеры переключения задвижек
|
|
|
9
|
То же. Сечения. Спецификация.
|
|
|
10
|
Ведомости проемов ворот, дверей и перемычек.
|
|
|
|
Спецификации перемычек и элементов заполнения проемов (вариант с кабельными
вводами)
|
|
|
11
|
Разрезы 1-1, 2-2
|
|
|
12
|
(Вариант с кабельными вводами). Фасады
|
|
|
13
|
То же. План полов.
|
|
|
14
|
План кровли и раскладка парапетных плит.
|
|
|
|
План грозозащитной сетки.
|
|
|
15
|
(Вариант с кабельными вводами). Каркас здания
|
|
|
|
Схемы расположения колони и ригелей на отм. 0.000; 4.800; 9.600
|
|
|
16
|
То же. Схема расположения балок покрытия. Спецификация.
|
|
|
17
|
(вариант с кабельными вводами). Схемы расположения плит перекрытия на отм. 0.000 и 4.800
|
|
|
18
|
(Вариант с воздушными вводами). Схемы расположения плит
перекрытия на отм. 0.000 и 4.800
|
|
|
19
|
Схемы расположения плит покрытия на отм. 9.600 и 14.700
|
|
|
20
|
(Вариант с кабельными вводами). Схемы расположения стеновых
панелей по осям А, Г, 12, 1
|
|
|
21
|
То же. Спецификация элементов к схеме расположения стеновых панелей.
|
|
|
22
|
Схемы расположения стеновых панелей по оси
«6»
|
|
|
23
|
Схема расположения фундаментов. Разрез 1-1.
(Вариант с кабельными вводами)
|
|
|
24
|
То же. Разрезы 2-2 ... 7-7
|
|
|
25
|
To же. Разрезы 8-8 ... 16-16
|
|
|
26
|
(Вариант с кабельными вводами). Схемы расположения сборных
перегородок.
|
|
|
27
|
То же. Схема расположения опор под оборудование в ЗРУ 110 кВ
|
|
|
28
|
(Вариант с воздушными вводами). Схема расположения опор под
оборудование в ЗРУ 110 кВ
|
|
|
29
|
Схема расположения закладных элементов в перекрытии на отм. 0.000
|
|
|
30
|
Схема расположения площадок на отм. 9.250
|
|
|
31
|
(Вариант с кабельными вводами). Схема расположения закладных
элементов в перекрытии ЗРУ 110 кВ
|
|
|
32
|
(Вариант с воздушными вводами). Схема расположения закладных
элементов в перекрытии ЗРУ 110 кВ
|
|
|
33
|
Схема расположения закладных элементов в покрытии ЗРУ 110 кВ
|
|
|
34
|
Схема расположения площадок у оси «Г»
|
|
|
35
|
Фрагмент фасада для варианта с воздушными
вводами
|
|
|
36
|
Схема расположения опор под оборудование в помещении кабельных муфт.
|
|
|
Ведомость спецификаций
|
|
Лист
|
Наименование
|
Примечание
|
|
7
|
Спецификация стальных элементов, замаркированных на планах на отм. 0.000 и 4.800
|
|
|
9
|
Спецификация элементов кабельного помещения
|
|
|
10
|
Спецификация перемычек и элементов заполнения проемов
|
|
|
14
|
Спецификация элементов кровли
|
|
|
15
|
Спецификация к схеме расположения элементов каркаса.
|
|
|
17
|
Спецификация к схемам расположения плит перекрытия. (Вариант с
кабельными вводами)
|
|
|
18
|
То же. (Вариант с воздушными вводами)
|
|
|
19
|
Спецификация к схемам расположения плит покрытия.
|
|
|
21
|
Спецификация элементов к схеме расположения стеновых панелей.
|
|
|
22
|
То же.
|
|
|
23
|
Спецификация к схеме расположения фундаментов
|
|
|
26
|
Спецификация сборных перегородок
|
|
|
27
|
Спецификация элементов к схеме расположения опор под оборудование в ЗРУ 110
кВ
|
|
|
|
(Вариант с кабельными вводами).
|
|
|
28
|
То же. (Вариант с воздушными вводами)
|
|
|
29
|
Спецификация к схеме расположения закладных элементов в перекрытии на отм. 0.000
|
|
|
30
|
Спецификация элементов к схеме расположения площадок на отм. 9.250
|
|
|
31
|
Спецификация элементов к схеме расположения закладных элементов в
перекрытии ЗРУ 110 кВ. (Вариант с кабельными вводами)
|
|
|
32
|
То же. (Вариант с воздушными вводами)
|
|
|
33
|
Спецификация элементов к схеме расположения закладных элементов в покрытии
ЗРУ 110 кВ
|
|
|
34
|
Спецификация к схеме расположения площадок у оси «Г»
|
|
|
35
|
Спецификация элементов к фрагменту фасада для варианта с воздушными вводами.
|
|
|
36
|
Спецификация элементов к схеме расположения опор под оборудование в
помещении кабельных муфт.
|
|
Удостоверяю, что проект соответствует действующим
нормам и правилам, а эксплуатация сооружений с пожароопасным и взрывоопасным
характером производства безопасна при соблюдении предусмотренных проектом
мероприятий
Главный инженер проекта Ю.Д.
Парфенов
Ведомость отделки помещений
Площадь в м2
|
Наименование или номер помещения
|
Потолок
|
Стены или перегородки
|
Низ стен или перегородок (панель)
|
Примечание
|
|
Площадь
|
Вид отделки
|
Площадь
|
Вид отделки
|
Площадь
|
Вид отделки
|
Высота, мм
|
|
1; 2; 3; 4;
5; 6; 7; 8; 10; 11; 16; 22; 23
|
2134,5
|
Затирка швов, известковая побелка
|
4395,1
|
Затирка швов, известковая побелка
|
|
-
|
|
|
|
|
-
|
|
|
|
|
-
|
|
|
|
9; 12; 13;
19;20; 14; 15
|
335,0
|
Затирка швов, известковая побелка
|
1394,2
|
Затирка швов, клеевая побелка
|
|
-
|
|
|
|
|
-
|
|
|
|
|
|
|
|
-
|
|
|
|
17
|
137.4
|
Затирка швов, известковая побелка
|
183,3
|
Затирка швов, клеевая побелка
|
71,4
|
Окраска масляная
|
1500
|
|
|
|
|
|
|
|
|
|
21
|
2.8
|
Затирка швов, известковая побелка
|
29,1
|
Затирка швов, известковая побелка
|
|
Керамическая плитка
|
|
|
|
|
|
|
10,8
|
1500
|
|
|
|
|
|
|
|
|
|
18
|
24.9
|
Затирка швов, известковая побелка
|
89,1
|
Затирка швов, окраска масляная
|
|
-
|
|
|
|
|
|
|
|
-
|
|
|
|
|
|
|
|
-
|
|
|
|
|
|
|
|
|
|
|
|
|
|
|
|
|
Общие указания
1. За условную отметку 0,000,
которая соответствует абсолютной отметке принят уровень чистого пола здания.
2.
Данные о грунтах приведены на схеме расположения фундаментов здания.
3.
Сейсмичность площадки строительства до 6 баллов, расчетная сейсмичность здания
принята 6 баллов.
4.
Нормативные нагрузки принять следующие:
-
вес снегового покрова на 1 м2 горизонтальной поверхности земли
принят до 1,47 кПа (150 кгс/м2) по IV району.
-
скоростной напор ветра на высоте 10 м от поверхности земли принят 0,44 кПа (45
кгс/м2) по III
району.
5.
Координаты здания даны на чертеже генплана.
6.
Расчетная наружная температура воздуха самой холодной пятидневки минус 30 °С.
7.
Степень огнестойкости здания - вторая.
8.
Наружные ограждающие конструкции - стеновые панели из легкого бетона по серии
1.030.1-1
9.
Плиты сборные железобетонные по сериям 1.442.1-1
и ГОСТ 22701.1-77.
10.
Перегородки сборные из асбестоцементных экструзионных панелей и кирпичные.
11.
Кирпичные стены выполнять из обыкновенного глиняного кирпича марки 25 на
растворе марки 50. Перегородки толщиной 120 мм выполнять с установкой в швах
двух арматурных стержней Æ 4 через 5 рядов кладки.
12.
Отмостка здания - асфальтовая по щебеночному основанию шириной
0,8 м.
13.
Наружная отделка фасадов здания - расшивка швов панелей облицованных плиткой
«Ирис» светлых тонов. Кирпичные вставки оштукатурить и расшить под панели.
14.
Стальные элементы и поверхности закладных деталей окрасить масляной краской за
2 раза.
15.
Материал стальных элементов сталь марки ВСт3кп2 группы прочности 1 по ТУ
14-1-3023-80.
16.
Электроды для сварных швов типа Э42 ГОСТ 9467-75.
17.
Монтаж сборных бетонных и железобетонных изделий должен производиться в
соответствии с указаниями, приведенными в ГОСТах и сериях.
Ведомость ссылочных и прилагаемых документов
|
Обозначение
|
Наименование
|
Примечание
|
|
|
Ссылочные документы
|
|
|
ГОСТ
12506-81
|
Окна деревянные для производственных зданий
|
|
|
ГОСТ
6629-74*
|
Двери деревянные внутренние для жилых и общественных зданий
|
|
|
ГОСТ
22701.0-77 ¸ ГОСТ
22701.2-77
|
Плиты железобетонные ребристые предварительно напряженные размерами 6´3 м для покрытий
производственных зданий
|
|
|
ГОСТ 13579-78
|
Блоки бетонные для стен подвалов
|
|
|
ГОСТ 24698-81
|
Двери деревянные наружные для
жилых и общественных зданий
|
|
|
ГОСТ 6786-80
|
Плиты парапетные железобетонные для производственных зданий
|
|
|
ГОСТ 948-84
|
Перемычки железобетонные для зданий с кирпичными стенами
|
|
|
ГОСТ 1839-80
|
Трубы и муфты асбестоцементные для безнапорных трубопроводов
|
|
|
ГОСТ 13580-85
|
Плиты ленточных фундаментов железобетонные
|
|
|
2.436-17
вып. 0, 1
|
Узлы окон с деревянными переплетами по ГОСТ
12506-81
|
|
|
1.450.3-3
вып. 0, 2
|
Стальные лестницы, площадки, стремянки и ограждения
|
|
|
5.904-4
|
Двери и люки для вентиляционных камер
|
|
|
2.435-6 вып. 1
|
Противопожарные двери и ворота промышленных зданий
|
|
|
1.435.9-17 вып. 0, 3, 4
|
Ворота распашные
|
|
|
1.420-12
вып. 0-1 ч. 1.2; 1 ¸ 6, 10, 12,
16
|
Конструкции многоэтажных производственных зданий с сетками колонн 5´5 и 9´6 м
|
|
|
UU 23-1/70
|
Железобетонные ригели пролетом 6 м с полками для опирания плит
|
|
|
UU 29-2/70
|
Разные стальные конструктивные элементы для зданий с перекрытиями
типа I из плит, опирающихся на полки ригеля
|
|
|
1.462.1-1/81
вып. 1
|
Железобетонные предварительно-напряженные балки пролетом 12 м для покрытий зданий с плоской и скатной кровлей
|
|
|
1.050.1-2
вып. 1, 2
|
Сборные железобетонные нарши, площадки и проступи для многоэтажных
общественных зданий, производственных и вспомогательных зданий промышленных предприятий
|
|
|
1.030.1-1
вып. 1-1, 2-1
|
Стены наружные из однослойных панелей для каркасных общественных зданий, производственных и вспомогательных зданий промышленных предприятий
|
|
|
1.442.1-1
вып. 1, 2, 3
|
Плиты перекрытий железобетонные ребристые высотой 400 мм, укладываемые на полки ригелей.
|
|
|
1.462.1-10/80
вып. 1
|
Балки стропильные железобетонные для покрытий зданий с пролетами 6 и 9 м
|
|
|
1.041.1-2
вып. 5
|
Сборные железобетонные многопустотные плиты перекрытий многоэтажных общественных зданий, производственных и вспомогательных зданий промышленных предприятий
|
|
|
3.006.1-2/82
вып. 0; 1-1, 1-2
|
Сборные железобетонные каналы и тоннели из лотковых элементов
|
|
|
1.465.1-7/84
вып. 0; 1
|
Плиты покрытий железобетонные предварительно напряженные ребристые размером 1,5´6 м для одноэтажных зданий
|
-
|
|
1.494.-24 вып. 1
|
Стаканы для крепления крышных вентиляторов дефлекторов и зонтов
|
|
|
1.415-1
вып. 1
|
Железобетонные фундаментные балки для производственных зданий
|
|
|
ТДМ 22-1/70
|
Детали сопряжений конструктивных элементов несущего каркаса для зданий с перекрытиями типа 1 из плит, опирающихся на полки ригеля.
|
|
|
ТДА 24-1/70
|
Детали парапетов температурных швов для зданий с перекрытиями типа 1 из плит, опирающихся на полки ригелей
|
|
|
230-76/81 вып. 1, 2
|
Перегородки из асбестоцементных экструзионных панелей для многоэтажных производственных зданий.
|
|
|
2.430-17
вып. 1, 2
|
Монтажные детали стен многоэтажных производственных зданий
|
|
|
1.020-1/83
вып. 1-1
|
Фундаменты сборные железобетонные для колонн сечением 300´300 и 400´400
|
|
|
2.460-18
вып. 1
|
Узлы покрытий одноэтажных зданий с рулонными кровлями и железобетонными плитами
|
|
|
71159-0
|
Железобетонные фундаменты стаканного типа
|
|
|
|
Прилагаемые документы
|
|
|
407-03-439.87-АС2
|
Конструкции и узлы
|
ал. VII
|
|
- КМ
|
Конструкции металлические
|
ал. VII
|
|
- АСИ
|
Строительные изделия
|
ал. VIII
|

См. вместе с л. АС1-5 ... АС1-7

Экспликация
помещений
|
Номер по плану
|
Наименование
|
Площадь, м2
|
Категория производства по взрывной, взрывопожарной
и пожарной опасности
|
|
1
|
Камера трансформатора
|
2´103,0
|
В
|
|
2
|
Помещение ЗРУ 10(6) кВ
|
2´144,0
|
Г
|
|
3
|
Реакторная
|
4´32,8
|
Г
|
|
4
|
Помещение трансформаторов собственных нужд
|
2´12,0
|
В
|
|
5
|
Помещение для кабельных муфт
|
2´25,1
24,5
|
В
|
|
6
|
Венткамера реакторов
|
2´17,0
|
Г
|
|
7
|
Помещение трансформаторов собственных нужд и заземляющих реакторов
|
4´13,4
2´18,4
|
В
|
|
8
|
Венткамера трансформаторов
|
2´37,4
|
В
|
|
9
|
Лестница
|
2´16,2
|
Д
|
|
10
|
Кладовая
|
3,3
3,8
|
Д
|
|
11
|
Помещение кабелей связи
|
7,3
|
В
|
|
12
|
Вестибюль
|
2´34,8
|
Д
|
|
13
|
Коридор
|
67,6
|
Д
|
|
14
|
Тамбур
|
2´5,3
|
Д
|

1. В вентшахте на
отм.
1.500 устанавливается воздушная заслонка.
2.
Монтажный
проем
заполняется
дверным
блоком
после
установки
реакторов.
3. Затаскивание вентиляторов в венткамеру
трансформаторов
производить до установки
жалюзийных
решеток.
4. Для
варианта
с
воздушными
вводами
- служебное
помещение.
5. Спецификацию стальных элементов
обрамления
и
выполнения
проемов см. л.
АС1-7.
6. Ниши для электропечей:
для
2-х - 1000´1200(h); для 3-х - 1000´1500(h); для 3-х - 1000´1800(h)
|
Таблица толщин стеновых панелей в зависимости от наружной температуры воздуха
|
|
t °С
|
а, мм
|
|
До -20
|
250
|
|
от -21 до -30
|
250
|
|
от -31 до -40
|
300
|
См. вместе с л. АС1-4 ... АС1-7

Кабельная
шахта только для варианта с кабельными вводами.
См. вместе с л.
АС1-7, 5

Экспликация
помещений
|
Номер по плану
|
Наименование
|
Площадь, м2
|
Категория
производства по взрывной, взрыво-пожарной и пожарной опасности
|
|
10
|
Кладовая
|
12,4
|
Д
|
|
13
|
Коридор
|
46,2´42,9
|
Д
|
|
15
|
Служебное помещение
|
11,8
|
Д
|
|
16
|
Помещение ЗРУ 110 кВ
|
508,7
|
В
|
|
17
|
Помещение релейных панелей
|
137,4
|
Г
|
|
18
|
Помещение связи
|
|
Г
|
|
19
|
Мастерская и помещение для ОВБ
|
25,2
|
Д
|
|
20
|
Помещение релейных бригад
|
25,2
|
Д
|
|
21
|
Санузел
|
2,8
|
Д
|
|
22
|
Площадка обслуживания
|
2´36,3
|
В
|
|
|
|
|
|
|
|
|
|
|
Спецификация стальных элементов замаркированных на планах на отм. 0.000 и 4.800
|
Марка, поз.
|
Обозначение
|
Наименование
|
Кол.
|
Масса ед.,
кг
|
Примечание
|
|
М-5
|
407-03-439.87 - АСИ-133
|
Изделие М-5
|
16
|
22,2
|
|
|
М-73
|
-182
|
Изделие М-73
|
4
|
28,4
|
|
|
МК-45
|
-119
|
Изделие МК-45
|
6
|
19,0
|
|
|
П2
|
-
КМ-20
|
Панель П2
|
6
|
120,0
|
|
|
|
|
|
|
|
|
|
|
|
|
|
|
|
|
|
|
|
|
|
|
См. вместе с л. АС1-4 ... АС1-6



Экспликация
помещений
|
Номер по
плану
|
Наименование
|
Площадь
|
Категория производства по взрывной, взрыво-пожарной и пожарной опасности
|
|
23
|
Кабельное помещение
|
546,3
|
В
|
|
24
|
Камера переключения задвижек
|
69,6
|
Д.
|
По оси «1» с отм. - 2.130 до отм. - 0.030 кирпичная кладка d = 380 мм.
См. вместе с л. АС1-9

Спецификация
элементов
кабельного
помещения
|
Марка поз.
|
Обозначение
|
Наименование
|
Кол.
|
Масса ед., кг
|
Примечание
|
|
|
|
Кабельные лотки
|
|
|
|
|
Л-1
|
3.006.1-2/82
|
Лоток Л8-5
|
8
|
3900
|
1,56 м3
|
|
Л-2
|
3.006.1-2/82
|
Лоток Л8д-5
|
10
|
500
|
0,20 м3
|
|
|
|
Асбестоцементные
элементы
|
|
|
|
|
400´1200
800´25
|
|
Доска ГОСТ
4248-78
|
85
|
43,2
|
|
|
ТР-1
|
|
Труба Æ 100, ГОСТ 939-80
l
= 300
|
144
|
|
|
|
|
|
Материалы
|
|
|
|
|
1
|
|

|
224,0
|
|
м
|
|
2
|
|

|
9,6
|
|
м
|
|
3
|
|

|
36,9
|
|
м
|
|
|
|
|
|
|
|
|
|
|
|
|
|
|
|
|
|
|
|
|
|
____________
ГОСТ
10705-80
ГОСТ 10704-76
ГОСТ 103-76
ГОСТ
535-79
ГОСТ 8509-76
Полосы поз. 1
пристрелить дюбелями ДГ 3,7´30
Ведомость
проемов
ворот и дверей
|
Марка поз.
|
Размер проема в кладке, мм
|
|
1
|
1210´2370
|
|
2
|
940´2040
|
|
3
|
910´2070
|
|
4
|
1010´2070
|
|
5
|
910´2070
|
|
6
|
910´2070
|
|
7
|
1200´4200
|
|
8
|
810´2070
|
|
9, 19
|
1000´2540
|
|
10
|
2400´2400
|
|
11
|
2400´2400
|
|
12
|
3000´3000
|
|
13
|
1490´2500
|
|
14
|
710´2070
|
|
15
|
1210´2070
|
|
16
|
1200´3000
|
|
17
|
1910´2370
|
|
18
|
505´1255
|
Ведомость
перемычек
|
Тип
|
Схема сечения
|
|
ПР1
|

|
|
ПР2
|

|
|
ПР3
|

|
|
ПР4
|

|
|
ПР5
|

|
|
ПР6
|

|
|
ПР7
|

|
|
ПР8
|

|
|
ПР9
|

|
|
ПР10
|

|
|
ПР11
|

|
|
ПР12
|

|
Спецификация
элементов
заполнения
проемов
|
Марка поз.
|
Обозначение
|
Наименование
|
Кол. на отм.
|
Bсeго
|
Масса ед. кг
|
Примечание
|
|
-3.100
|
0.000
|
4.800
|
9.600
|
|
1
|
ГОСТ
6629-74*
|
Дверной блок
ДГ24-12
|
-
|
-
|
2
|
-
|
2
|
|
|
|
2
|
-
АС2-65
|
Дверь ПД-6А
|
3
|
-
|
-
|
-
|
3
|
|
|
|
3
|
ГОСТ
24698-81
|
Дверной блок
ДНГ21-9
|
2
|
-
|
-
|
4
|
6
|
|
Обшить кров.
сталью по асбестовому картону
|
|
4
|
ГОСТ
24698-81
|
Дверной блок
ДГ21-10А
|
1
|
-
|
-
|
-
|
1
|
|
|
|
5
|
ГОСТ
6629-74*
|
Дверной блок
ДГ21-9п
|
-
|
2
|
5
|
-
|
7
|
|
|
|
6
|
ГОСТ
6629-74*
|
Дверной блок
ДГ21-9
|
-
|
2
|
4
|
-
|
6
|
|
|
|
7
|
-
КМ-22
|
Дверь
металлическая МТ-1
|
-
|
8
|
-
|
-
|
8
|
|
|
|
8
|
ГОСТ
6629-74*
|
Дверной блок
ДГ21-8
|
3
|
15
|
-
|
-
|
18
|
|
см.
примечание п. 2,
3
|
|
9
|
-
КМ-27
|
Дверь
металлическая шумопоглощающая МДШ-1п
|
-
|
-
|
1
|
-
|
1
|
|
|
|
10
|
-
АС2-67
|
Дверь
металлическая МТ-2
|
-
|
2
|
-
|
-
|
2
|
|
|
|
11
|
-
АС2-67
|
Дверь
металлическая МТ-3
|
-
|
2
|
-
|
-
|
2
|
|
|
|
12
|
Серия 1.435.9-17
|
Ворота ВР 30´30×к
|
-
|
2
|
-
|
-
|
2
|
|
|
|
13
|
-
АС2-65
|
Дверь ПД-3А
|
-
|
4
|
4
|
-
|
8
|
|
|
|
14
|
ГОСТ
6629-74*
|
Дверной блок
ДГ21-7
|
-
|
-
|
2
|
-
|
2
|
|
|
|
15
|
ГОСТ
6629-74*
|
Дверной блок
ДГ21-12
|
-
|
2
|
-
|
-
|
2
|
|
|
|
16
|
-
КМ-39
|
Дверь металлическая МТ-4
|
-
|
2
|
-
|
-
|
2
|
|
|
|
17
|
ГОСТ
6629-74*
|
Дверной блок
ДГ24-19
|
-
|
2
|
-
|
-
|
2
|
|
|
|
18
|
Серия 6.904-4
|
Дверь
герметическая ДС 1.25´05СБ
|
-
|
4
|
-
|
-
|
4
|
|
|
|
19
|
-
КМ-27
|
Дверь
металлическая шумопоглощающая МДШ-1п
|
-
|
-
|
1
|
-
|
1
|
|
|
|
ОК-1
|
ГОСТ
12506-81
|
Окно ПНД
12-24
|
-
|
4
|
4
|
4
|
12
|
|
|
|
ОК-2
|
ГОСТ
12506-81
|
Окно
ПГД 12-24.1
|
-
|
-
|
26
|
-
|
28
|
|
|
|
ОК-3
|
ГОСТ
12506-81
|
Окно
ПГД 12-24.1
|
-
|
-
|
1
|
-
|
1
|
|
|
|
ОК-4
|
ГОСТ
12506-81
|
Окно
ПГД 12-24.1
|
-
|
-
|
18
|
-
|
18
|
|
|
Спецификация
перемычек
|
Марка поз.
|
Обозначение
|
Наименование
|
Кол. на отм.
|
Всего
|
Масса ед. кг
|
Примечание
|
|
3.100
|
0.000
|
4.800
|
3.600
|
|
1
|
ГОСТ
948-84
|
1ПБ 10-1
|
2
|
2
|
-
|
-
|
4
|
20
|
|
|
2
|
- « -
|
2ПБ 13-1
|
8
|
4
|
24
|
8
|
44
|
54
|
|
|
3
|
- « -
|
2ПБ 19-3
|
-
|
42
|
4
|
-
|
46
|
81
|
|
|
4
|
- « -
|
2ПБ 22-3
|
-
|
10
|
-
|
-
|
10
|
92
|
|
|
5
|
- « -
|
3ПБ 16-37
|
-
|
10
|
4
|
-
|
14
|
102
|
|
|
6
|
- « -
|
1ПБ 13-1
|
15
|
-
|
-
|
-
|
15
|
25
|
|
|
7
|
- « -
|
3ПБ 13-37
|
-
|
6
|
-
|
-
|
6
|
85
|
|
|
8
|
- « -
|
2ПБ 29-4
|
-
|
8
|
-
|
-
|
8
|
120
|
|
|
9
|
- « -
|
2ПБ 10-1
|
-
|
4
|
-
|
-
|
4
|
43
|
|
|
|
|
|
|
|
|
|
|
|
|
|
|
|
|
|
|
|
|
|
|
|
|
|
|
|
|
|
|
|
|
|
|
|
|
|
|
|
|
|
|
|
|
|
1. Дверной блок марки 17 установить
после монтажа оборудования.
2. Двери, тип которых отмечен на планах со звездочкой,
обшить
листовой сталью по асбесту с двух сторон.
3. Противопожарные
двери (тип со звездочкой) при установке должны
быть оборудованы устройством для самозакрывания (пружины, пневматические приборы и т.д.)
4. В дверном проеме
между
санузлом
и коридором
на отм. 4.800 устроить порог
высотой 20 - 30 мм.



План полов на отм.
0.000

План на отм. 4.800

Экспликация полов
|
Наименование или номер помещения по проекту
|
Тип пола по проекту
|
Схема пола или номер узла по серии
|
Элементы пола и их толщина
|
Площадь пола, м2
|
|
3, 6, 7, 8, 13, 23,
24
|
1
|

|
Цементно-песчаный
раствор 30
Бетонный
пол класса В7,5 120
Уплотненный
щебнем грунт
|
918,2
|
|
2, 4, 5, 10,
11, 12, 13, 14, 16, 17, 22
|
2
|

|
Цементно-песчаный
раствор 30
Плита
перекрытия 400
|
1334,1
|
|
21
|
3
|

|
Керамическая
плитка 10
Прослойка
из битумной мастики 7
Изоляция
или гидроизоляция из битумной мастики
стяжки
С-10 13
Плита
перекрытия 400
|
2,9
|
|
15, 18, 19,
20
|
4
|

|
Релин
на мастике 5
Стяжка
из цементно-песчаного раствора М150 25
Плита
перекрытия 400
|
87,1
|
|
1
|
5
|
-
|
Решетчатый настил
|
206,0
|
|
7, 13
|
6
|

|
Цементно-песчаный
раствор 30
Цементно-песчаная
стяжка 40
Ячеистый
бетон γ = 400 кг/м3 60
Плита
перекрытия 400
|
62,3
|
План полов на отм. - 3.100

План кровли и
раскладка парапетных плит

План молниеприемной сетки

Спецификация элементов кровли
|
Марка, поз.
|
Обозначение
|
Наименование
|
Кол.
|
Масса ед. кг
|
Примечание
|
|
1
|
ГОСТ
6786-80
|
Плита
парапетная ППУ10.4 т
|
15
|
80
|
|
|
2
|
ГОСТ
6786-80
|
Плита
парапетная ПП15.4-т
|
153
|
120
|
|
|
|
|
Материалы
|
|
|
|
|
3
|
|
А-I-6-ГОСТ
5781-82*
|
306
|
|
|
Схема расположения
колонн
и ригелей на отм.
0.000.

Схема
расположения
колонн
и
ригелей
на
отм.
4.800.

Схема
расположения
колонн
и
ригелей
на отм. 9.600.










1.
Монтаж каркаса вести в соответствии с указаниями серии 1.420-12.
2.
Все монтажные узлы приняты по сериям 1.420-12
вып. 10 и ТДМ-22-1/70, кроме оговоренных.
3.
Связь СП1А выполнять по чертежам связи СП1 с геометрией, приведенной на данном
чертеже.
См. вместе с л.
АС1-16
Схема расположения балок кровельного покрытия










См.
вместе с л. АС1-15
Спецификация
к схеме расположения элементов каркаса
|
Марка, поз.
|
Обозначение
|
Наименование
|
Кол.
|
Масса ед. кг
|
Примечание
|
|
|
|
Колонны
|
|
|
|
|
К1
|
407-03-439.87-АСИ-001
|
К19а-1-5А
|
1
|
4100
|
1,64 м3
|
|
К2
|
-002
|
К19а-1-5Б
|
1
|
4100
|
1,64 м3
|
|
К3
|
-003
|
К19а-1-5В
|
1
|
4100
|
1,64 м3
|
|
К4
|
-004
|
К19а-1-5Г
|
1
|
4100
|
1,64 м3
|
|
К5
|
-005
|
К19а-1-3А
|
6
|
4100
|
1,64 м3
|
|
К6
|
-006
|
К19а-1-3Б
|
2
|
4100
|
1,64 м3
|
|
К7
|
-007
|
К19а-1-3В
|
6
|
4100
|
1,64 м3
|
|
К8
|
-008
|
К79-1-5А
|
1
|
3400
|
1,36 м3
|
|
К9
|
-009
|
К79-1-5Б
|
1
|
3400
|
1,36 м3
|
|
К10
|
-010
|
К80-2-3Б
|
2
|
3600
|
1,42 м3
|
|
К11
|
-016
|
К16а-1А
|
6
|
4000
|
1,61 м3
|
|
К12
|
-011
|
К11а-1-5А
|
1
|
1600
|
0,65 м3
|
|
К13
|
-012
|
К11а-1-5Б
|
1
|
1600
|
0,65 м3
|
|
К14
|
-013
|
К79-1-3А
|
10
|
3400
|
1,36 м3
|
|
К15
|
-188
|
К19а-1-3г
|
4
|
4100
|
1,64 м3
|
|
К16
|
АСИ-014
|
К11а-1-3Б
|
4
|
1600
|
0,65 м3
|
|
К17
|
-015
|
К11а-1-3А
|
2
|
1600
|
0,65 м3
|
|
К18
|
-038
|
К12а-2-5А
|
2
|
1800
|
0,72 м3
|
|
К19
|
-039
|
К20а-1А
|
6
|
4500
|
1,78 м3
|
|
К20
|
АСИ-017
|
К80-2-3А
|
2
|
3600
|
1,42 м3
|
|
К21
|
-018
|
К19а-1-1А
|
4
|
4100
|
1,64 м3
|
|
К22
|
-019
|
К12а-2-3В
|
2
|
3600
|
1,42 м3
|
|
К23
|
1.420-12
вып. 2
|
К12а-2
|
4
|
1800
|
0,72 м3
|
|
К24
|
АСИ-020
|
К80-1А
|
2
|
3600
|
1,42 м3
|
|
К25
|
-039
|
К20а-2-1А
|
2
|
4500
|
1,78 м3
|
|
К26
|
АСИ-021
|
К79-1-1А
|
2
|
3400
|
1,36 м3
|
|
К27
|
-022
|
К33а-1-4А
|
2
|
8800
|
3,5 м3
|
|
К28
|
-023
|
К1а-1-5А
|
2
|
1150
|
0,46 м3
|
|
К29
|
-024
|
К20а-1-5А
|
4
|
4500
|
1,78 м3
|
|
К30
|
-025
|
К80-2-3В
|
2
|
3600
|
1,42 м3
|
|
К31
|
-026
|
К80-2-3Г
|
2
|
3600
|
1,42 м3
|
|
К32
|
1.420-12
вып. 2
|
К20а-3-3
|
4
|
4500
|
1,78 м3
|
|
К33
|
1.420-12
вып. 2
|
К20а-1
|
2
|
4500
|
1,78 м3
|
|
К34
|
АСИ-187
|
К11а-1-3В
|
4
|
1600
|
0,65 м3
|
|
|
|
Ригели
и балки
|
|
|
|
|
Р1
|
1.420-12
вып. 6
|
Б40-1
|
29
|
3700
|
|
|
Р2
|
1.420-12
вып. 6
|
Б41-1
|
18
|
3800
|
|
|
Р3
|
ИИ
23-1/70
|
ИБ2-1
|
7
|
4200
|
|
|
Р4
|
407-03-439.87-АСИ-029
|
ИБ2-1А
|
4
|
4200
|
|
|
Р5
|
-030
|
ИБ2-1Б
|
4
|
4200
|
|
|
Р6
|
-031
|
ИБ2-1В
|
2
|
4200
|
|
|
Р7
|
-032
|
ИБ2-1Г
|
10
|
4200
|
|
|
Р8
|
ИИ23-1/70
|
ИБ3-17
|
8
|
4400
|
|
|
Р9
|
407-03-439.87-АСИ-034
|
ИБ3-17А
|
4
|
4400
|
|
|
Р10
|
ИИ23-1/70
|
ИБ2-20
|
6
|
4500
|
|
|
Р11
|
АСИ-033
|
ИБ2-20А
|
4
|
4500
|
|
|
Р12
|
ИИ23-1/70
|
ИБ28-1
|
6
|
4400
|
|
|
Р13
|
-
КМ-37
|
Балка Б-3
|
16
|
98
|
|
|
Р14
|
-
КМ-37
|
Балка Б-4
|
8
|
207
|
|
|
Б1
|
-
АСИ-028
|
1БСП12-4АV-а
|
12
|
4500
|
|
|
Б2
|
-
АСИ-027
|
1БСТ6-2АVТ-1
|
4
|
1150
|
|
|
|
|
Стальные
элементы
|
|
|
|
|
СП2
|
ИИ29-2/70
|
СП2
|
4
|
438,8
|
|
|
СП1А
|
ИИ29-2/70
|
СП1А
|
2
|
1117,0
|
|
|
Т18
|
2.430-17
вып.2
|
Марка
|
2
|
60,6
|
|
|
Т22
|
2.430-17
вып. 2
|
Марка
|
2
|
3,8
|
|
|
СФ10А
|
407-03-439.87 КМ-18
|
Стойка
фахверка
|
2
|
358
|
|
|
НС
|
АСИ-121
|
Насадка
|
2
|
60
|
|
|
КМ-8
|
АСИ-080
|
Опорный
столик
|
8
|
15,2
|
|
|
|
|
Уголок l = 250
|
48
|
2,2
|
|
|
|
|
|
|
|
|
Схема
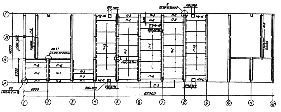
расположения плит перекрытия на отм. 0.000

Схема расположения плит перекрытия на
отм. 4.800

Спецификация
к
схемам
расположения
плит
перекрытия
|
Марка, поз.
|
Обозначение
|
Наименование
|
Кол.
|
Масса ед. кг
|
Примечание
|
|
|
|
Плиты
перекрытия
|
|
|
|
|
П-1
|
1.442.1-1 вып. 1, 2
|
1П1-2 АIVт
|
50
|
4730
|
|
|
П-2
|
1.442.1-1 вып. 1, 2
|
1П3-2 АIVт
|
14
|
2200
|
|
|
П-3
|
1.442.1-1 вып. 3
|
1П7-2 АIIIт
|
26
|
1500
|
|
|
П-4
|
1.442.1-2 вып. 5
|
ПК27.15-6 л. III
т.-3
|
2
|
1300
|
|
|
П-5
|
3.006.1-2/82 вып. 1, 2
|
П8д-8
|
6
|
210
|
|
|
П-13
|
1.442.1-1 вып. 1, 2
|
1П1-4 АIIт
|
10
|
4730
|
|
|
П-14
|
1.442.1-2 вып. 5
|
ПК27.12-8
А III т.-2
|
14
|
900
|
|
|
П-15
|
1.442.1-2 вып. 5
|
ПК27.9-6
А III т.-1
|
4
|
800
|
|
|
|
|
Монолитные
участки
|
|
|
|
|
МУ-2
|
АС2-15
|
МУ-2
|
2
|
|
|
|
МУ-4
|
АС2-16
|
МУ-4
|
1
|
|
|
|
МУ-5
|
АС2-17
|
МУ-5
|
1
|
|
|
|
МУ-6
|
АС2-17
|
МУ-6
|
1
|
|
|
|
МУ-8
|
АС2-16
|
МУ-8
|
1
|
|
|
|
МУ-10
|
АС2-18
|
МУ-10
|
1
|
|
|
|
МУ-11
|
АС2-18
|
МУ-11
|
1
|
|
|
|
МУ-12
|
АС2-19
|
МУ-12
|
1
|
|
|
|
МУ-13
|
АС2-19
|
МУ-13
|
2
|
|
|
|
|
|
Металлоконструкции
|
|
|
|
|
ММ-19
|
ИИ29-2/70
|
Соединительные элементы
|
62
|
14,0
|
|
|
ММ-33
|
ИИ29-2/70
|
Соединительные элементы
|
7
|
8,0
|
|
|
ММ-34
|
ИИ29-2/70
|
Соединительные элементы
|
7
|
5,7
|
|
|
ММ-72
|
1.420-12
вып. 16
|
Соединительные элементы
|
7
|
64,6
|
|
|
|
|
|
|
|
|
|
|
|
|
|
|
|
|
|
|
|
|
|
|
Максимальные нормативные
нагрузки на плиты перекрытия приняты на отм. 0.000 - 1000 кгс/м2 за
исключением плит в осях 4-5, 8-9, на которые нагрузка принята 2200 кгс/м2;
на отм. 4.800 - 700
кгс/м2
Схема
расположения плит перекрытия на отм. 0.000.

Схема
расположения плит перекрытия на отм. 4.8000.

Максимальные нормативные
нагрузки на плиты перекрытия приняты на отм. 0.000 - 1000 кгс/м2 за
исключением плит в осях 4-5, 8-9, на которые нагрузка принята 2200 кгс/м2
на отм. 4.800 - 700 кгс/м2
Спецификация
к
схемам
расположения
плит
перекрытия
|
Марка, поз.
|
Обозначение
|
Наименование
|
Кол.
|
Масса ед.,
кг
|
Примечание
|
|
|
|
Плиты
перекрытия
|
|
|
|
|
П-1
|
1.442.1-1 вып. 1, 2
|
1П1-2А IV т
|
54
|
4730
|
|
|
П-2
|
1.442.1-1 вып. 1, 2
|
1П3-2А IV т
|
13
|
2200
|
|
|
П-3
|
1.442.1-1 вып. 3
|
1П7-2А III т
|
26
|
1500
|
|
|
П-4
|
1.041.1-2
вып. 5
|
ПК27.15-6А III т
|
2
|
1300
|
|
|
П-5
|
3.006.1-2/82 вып. 1, 2
|
П8д-8
|
6
|
210
|
|
|
П-6
|
1.442.1-1 вып. 3
|
1П7-4А III т
|
4
|
1500
|
|
|
П-13
|
1.442.1-1 вып. 1, 2
|
1П1-4А IV т
|
10
|
4730
|
|
|
П-14
|
1.041.1-2
вып. 5
|
ПК27.12-8А III т
|
14
|
900
|
|
|
П-15
|
1.041.1-2
вып. 5
|
ПК27.9-6А III т
|
4
|
800
|
|
|
|
|
Монолитные
участки
|
|
|
|
|
МУ-2
|
АС2-15
|
МУ-2
|
2
|
|
|
|
МУ-4
|
АС2-16
|
МУ-4
|
1
|
|
|
|
МУ-5
|
АС2-17
|
МУ-5
|
1
|
|
|
|
МУ-6
|
АС2-17
|
МУ-6
|
1
|
|
|
|
МУ-8
|
АС2-16
|
МУ-8
|
1
|
|
|
|
|
|
Металлоконструкции
|
|
|
|
|
ММ-19
|
ИИ29-2/70
|
Соединительные элементы
|
62
|
14,0
|
|
|
ММ-33
|
ИИ29-2/70
|
Соединительные элементы
|
7
|
8,0
|
|
|
ММ-34
|
ИИ29-2/70
|
Соединительные элементы
|
7
|
5,7
|
|
|
ММ-72
|
1.420-12
вып. 16
|
Соединительные элементы
|
7
|
64,6
|
|
|
|
|
|
|
|
|
|
|
|
|
|
|
|
Схема
расположения
плит
покрытия
на
отм.
9.600

Схема
расположения
плит покрытия
на
отм.
14.700

Спецификация к схемам
расположения
плит
покрытия
|
Марка, поз.
|
Обозначение
|
Наименование
|
Кол.
|
Масса ед.,
кг
|
Примечание
|
|
|
|
Плиты
покрытия
|
|
|
|
|
П-1
|
1.442.1-1 вып. 1, 2
|
1П1-2А IV т
|
9
|
4730
|
|
|
П-2
|
1.442.1-1 вып. 1, 2
|
1П3-2А IV т
|
9
|
2200
|
|
|
П-3
|
1.442.1-1 вып. 3
|
1П7-2А III т
|
16
|
1500
|
|
|
П-7
|
ГОСТ
22701.1-77
|
ПГ-3А V т
|
16
|
2650
|
|
|
П-8
|
ГОСТ
22701.1-77 АСИ-040
|
ПГ-3А V т - А
|
2
|
2650
|
|
|
П-9
|
1.465.1-7/84
вып. 1 АСИ-044
|
2ПГБ-3АТ
V т - А
|
2
|
1500
|
|
|
П-10
|
ГОСТ
22701.1-77 АСИ-041
|
ПГ-3А
V т - Б
|
2
|
2650
|
|
|
П-11
|
ГОСТ
22701.1-77 АСИ-042
|
ПГ-3А
V т - В
|
20
|
2650
|
|
|
П-12
|
ГОСТ
22701.2-77
|
ПВ7-4А
V т
|
2
|
3200
|
|
|
П-14
|
ГОСТ
22701.1-77 АСИ-043
|
ПГ-3А
V т - Г
|
2
|
2650
|
|
|
|
|
Стакан
для крышных вентиляторов
|
|
|
|
|
С-1
|
1.494-24
вып. 1
|
СБ7А-1
|
2
|
290
|
|
|
|
|
Монолитные
участки
|
|
|
|
|
МУ-1
|
407-03-439.87 - АС2-15
|
Монолитный
участок МУ-1
|
2
|
|
|
|
МУ-3
|
-
АС2-15
|
Монолитный
участок МУ-3
|
2
|
|
|
|
МУ-7
|
-
АС2-17
|
Монолитный
участок МУ-7
|
1
|
|
|
|
МУ-9
|
-
АС2-17
|
Монолитный
участок МУ-9
|
1
|
|
|
|
|
|
Металлоконструкции
|
|
|
|
|
ММ-80
|
1420-12 вып.
16
|
Соединительные
элементы
|
8
|
5,6
|
|
|
ММ-19
|
ИИ29-2/70
|
Соединительные
элементы
|
36
|
14,0
|
|
|
ММ-33
|
ИИ29-2/70
|
Соединительные
элементы
|
4
|
8,0
|
|
|
ММ-34
|
ИИ29-2/70
|
Соединительные
элементы
|
4
|
5,7
|
|
|
ММ-72
|
1.420-12 вып.
16
|
Соединительные
элементы
|
4
|
64,6
|
|
|
|
|
|
|
|
|
|
|
|
|
|
|
|
СХЕМА
РАСПОЛОЖЕНИЯ
СТЕНОВЫХ
ПАНЕЛЕЙ
ПО
ОСИ «А»

СХЕМА
РАСПОЛОЖЕНИЯ
СТЕНОВЫХ
ПАНЕЛЕЙ
ПО
ОСИ «Г»

1. Марку МК-6 приварить к стеновым
панелям
до
их
монтажа.
2. До
монтажа стеновых панелей заложить крепежные детали по чертежам АС2-53; 47.
3. См. вместе с л. АС1-21.
СХЕМА
РАСПОЛОЖЕНИЯ
СТЕНОВЫХ
ПАНЕЛЕЙ
ПО
ОСИ «12»

СХЕМА
РАСПОЛОЖЕНИЯ
СТЕНОВЫХ
ПАНЕЛЕЙ
ПО
ОСИ «1»

|
Спецификация
элементов к схеме расположения стеновых панелей
|
|
Марка, поз
|
Обозначение
|
Наименование
|
Кол.
|
Масса ед. кг
|
Примечание
|
|
|
|
Для t от -20 °С до -30 °С
|
|
|
|
|
|
|
Стеновые
панели d = 250 мм
|
|
|
|
|
ПС-1
|
1.030.1-1.1-1
77
|
ПСЦ60.21.2,5-Л-41
|
9
|
4790
|
|
|
ПС-2
|
1.030.1-1.1-1
77
|
ПСЦ60.21.2,5-Л-31
|
13
|
4790
|
|
|
ПС-3
|
1.030.1-1.1-1
03
|
ПС30.18.2,5-6.Л-57
|
11
|
1600
|
|
|
ПС-4
|
1.030.1-1.1-1
07
|
ПС60.18.2,5-2.Л-36
|
4
|
3190
|
|
|
ПС-5
|
1.030.1-1.1-1
07
|
ПС60.18.2,5-2.Л-31
|
11
|
3190
|
|
|
ПС-6
|
1.030.1-1.1-1
60
|
2ПС12.12.2,5-Л-59
|
26
|
420
|
|
|
ПС-7
|
1.030.1-1.1-1
59
|
2ПС6.18.2,5-Л-60
|
3
|
320
|
|
|
ПС-8
|
1.030.1-1.1-1
64
|
2ПС9.18.2,5-Л-72
|
4
|
320
|
|
|
ПС-9
|
1.030.1-1.1-1
57
|
2ПС3.18.2,5-Л-1
|
3
|
160
|
|
|
ПС-10
|
1.030.1-1.1-1
05
|
ПС60.12.2,5-3.Л-31
|
98
|
2120
|
|
|
ПС-11
|
1.030.1-1.1-1
01
|
ПС30.12.2,5-6.Л-57
|
20
|
1060
|
|
|
ПС-12
|
1.030.1-1.1-1
65
|
2ПС11.3.12.2,5-Л-72
|
2
|
400
|
|
|
ПС-13
|
1.030.1-1.1-1
58
|
2ПС6.12.2,5-Л-60
|
17
|
210
|
|
|
ПС-14
|
1.030.1-1.1-1
57
|
2ПС3.12.2,5-Л-1
|
17
|
110
|
|
|
ПС-15
|
1.030.1-1.1-1
64
|
2ПС9.12.2,5-Л-72
|
6
|
320
|
|
|
ПС-16
|
1.030.1-1.1-1
05
|
ПС60.12.2,5-3.Л-37
|
32
|
2120
|
|
|
ПС-17
|
1.030.1-1.1-1
20
|
ПС65,5.12.2,5-3.Л-1.37
|
2
|
2320
|
|
|
ПС-18
|
1.030.1-1.1-1
28
|
ПС65,5.12.2,5-3.Л-2.37
|
2
|
2320
|
|
|
ПС-19
|
1.030.1-1.1-1
28
|
ПС65,5.12.2,5-3.Л-2.31
|
9
|
2320
|
|
|
ПС-20
|
1.030.1-1.1-1
20
|
ПС65,5.12.2,5-3.Л-1.31
|
9
|
2320
|
|
|
ПС-21
|
1.030.1-1.1-1
05
|
ПС60.12.2,5-3.Л-36
|
19
|
2120
|
|
|
ПС-22
|
1.030.1-1.1-1
20
|
ПС65,5.12.2,5-3.Л-1.34
|
1
|
2320
|
|
|
ПС-23
|
1.030.1-1.1-1
05
|
ПС60.12.2,5-3.Л-34
|
9
|
2120
|
|
|
ПС-24
|
1.030.1-1.1-1
28
|
ПС65,5.12.2,5-3.Л-2.34
|
1
|
2320
|
|
|
ПС-25
|
1.030.1-1.1-1
05
|
ПС60.12.2,5-3.Л-38
|
3
|
2120
|
|
|
ПС-26
|
1.030.1-1.1-1
62
|
2ПС15.18.2,5-Л-58
|
3
|
790
|
|
|
ПС-27
|
1.030.1-1.1-1
62
|
2ПС15.12.2,5-Л-58
|
7
|
530
|
|
|
ПС-30
|
1.030.1-1.1-1
69
|
3ПС46.120.2,5-Л-2
|
18
|
240
|
|
|
ПС-32
|
1.030.1-1.1-1
28
|
ПС65,5.12.2,5-3.Л-2.38
|
1
|
2320
|
|
|
ПС-33
|
1.030.1-1.1-1
20
|
ПС65,5.12.2,5-3.Л-1.38
|
1
|
2320
|
|
|
ПС-34
|
1.030.1-1.1-1
07
|
ПС60.18.2,5-2.Л-34
|
15
|
3190
|
|
|
ПС-35
|
1.030.1-1.1-1
28
|
ПС65,5.18.2,5-2.Л-2.34
|
1
|
3490
|
|
|
ПС-35а
|
1.030.1-1.1-1
20
|
ПС65,5.18.2,5-2.Л-1.34
|
1
|
3490
|
|
|
ПС-36
|
1.030.1-1.1-1
69
|
3ПС46.180.2,5-Л-2
|
6
|
350
|
|
|
ПС-41
|
1.030.1-1.1-1
75
|
ПСЦ30.21.2,5-Л-57
|
2
|
2380
|
|
|
|
|
Стальные
элементы
|
|
|
|
|
МК-11
|
407-03-439.87-АСИ-098
|
Деталь
крепежная
|
2
|
11,5
|
|
|
МК-12
|
-АСИ-099
|
Деталь
крепежная
|
2
|
5,4
|
|
|
МС-2
|
|
Полоса l = 80
|
8
|
0,28
|
|
|
МС-7
|
|
Полоса l = 80
|
96
|
0,32
|
|
|
МС-12
|
1.030.1-1.4-1-310-01
|
Изделие
соединительное
|
28
|
0,93
|
|
|
МК-6
|
407-03-439.87-АСИ-093
|
Деталь
крепежная
|
10
|
1,3
|
|
|
МК-8
|
|
Полоса l = 260
|
8
|
0,7
|
|
|
ТК1
|
1.030.1-1.4-1-070
|
Консоль
опорная
|
12
|
27,7
|
|
|
МК-10
|
407-03-439.87-АСИ-097
|
Деталь
обрамления
|
2
|
34,8
|
|
|
МК-9
|
|
Уголок 
|
14
|
-
|
м
|
|
Фрагменты
1...7
|
407-03-439.87-АС2-5
|
Уголок 
|
218
|
-
|
м
|
|
21
|
1.030.1-1.4-1-140
|
Деталь
крепления Т8
|
8
|
0,5
|
|
|
17
|
1.030.1-1.4-1-120
|
Элемент
крепления Т3
|
421
|
0,4
|
|
|
18
|
1.030.1-1.4-1-220
|
Деталь
крепления Т17
|
10
|
0,3
|
|
|
22
|
1.030.1-1.3-1-455
|
Лист 8´80´140 ГОСТ
19903-74*
|
138
|
0,7
|
|
|
23
|
1.030.1-1.3-1-456
|
Лист 8´140´140 ГОСТ
19903-74*
|
26
|
1,2
|
|
|
27
|
1.030.1-1.4-1-220
|
Деталь
крепления Т20
|
22
|
0,6
|
|
|
|
|
|
|
|
|
|
|
|
Для t от -30 °С до -40 °С
|
|
|
|
|
|
|
Стеновые
панели d = 300 мм
|
|
|
|
|
ПС-1
|
1.030.1-1.1-1
77
|
ПСЦ60.21.3,5-Л-41
|
9
|
6620
|
|
|
ПС-2
|
1.030.1-1.1-1
77
|
ПСЦ60.21.3,5-Л-31
|
13
|
6620
|
|
|
ПС-3
|
1.030.1-1.1-1
03
|
ПС30.18.3,0-6.Л-57
|
11
|
1890
|
|
|
ПС-4
|
1.030.1-1.1-1
07
|
ПС60.18.3,0-6.Л-36
|
4
|
3780
|
|
|
ПС-5
|
1.030.1-1.1-1
07
|
ПС60.18.3,0-6.Л-31
|
11
|
3780
|
|
|
ПС-6
|
1.030.1-1.1-1
60
|
2ПС12.12.3,0-Л-59
|
26
|
500
|
|
|
ПС-7
|
1.030.1-1.1-1
59
|
2ПС6.18.3,0-Л-60
|
3
|
370
|
|
|
ПС-8
|
1.030.1-1.1-1
64
|
2ПС9.3.18.3,0-Л-72
|
4
|
580
|
|
|
ПС-9
|
1.030.1-1.1-1
57
|
2ПС3.18.3,0-Л-1
|
3
|
190
|
|
|
ПС-10
|
1.030.1-1.1-1
05
|
ПС60.12.3,0-6.Л-31
|
98
|
2520
|
|
|
ПС-11
|
1.030.1-1.1-1
01
|
ПС30.12.3,0-6.Л-57
|
20
|
1250
|
|
|
ПС-12
|
1.030.1-1.1-1
65
|
2ПС12.12.3,0-Л-72
|
2
|
500
|
|
|
ПС-13
|
1.030.1-1.1-1
58
|
2ПС6.12.3,0-Л-60
|
17
|
250
|
|
|
ПС-14
|
1.030.1-1.1-1
57
|
2ПС3.12.3,0-Л-1
|
17
|
120
|
|
|
ПС-15
|
1.030.1-1.1-1
64
|
2ПС9.3.12.3,0-Л-72
|
6
|
390
|
|
|
ПС-16
|
1.030.1-1.1-1
05
|
ПС60.12.3,0-6.Л-37
|
32
|
2520
|
|
|
ПС-17
|
1.030.1-1.1-1
21
|
ПС66.12.3,0-6.Л-1.37
|
2
|
2770
|
|
|
ПС-18
|
1.030.1-1.1-1
29
|
ПС66.12.3,0-3.Л-2.37
|
2
|
2770
|
|
|
ПС-19
|
1.030.1-1.1-1
29
|
ПС66.12.3,0-3.Л-2.31
|
9
|
2770
|
|
|
ПС-20
|
1.030.1-1.1-1
21
|
ПС66.12.3,0-3.Л-1.31
|
9
|
2770
|
|
|
ПС-21
|
1.030.1-1.1-1
05
|
ПС60.12.3,0-6.Л-36
|
19
|
2520
|
|
|
ПС-22
|
1.030.1-1.1-1
21
|
ПС66.12.3,0-3.Л-1.34
|
1
|
2770
|
|
|
ПС-23
|
1.030.1-1.1-1
05
|
ПС60.12.3,0-6.Л-34
|
9
|
2520
|
|
|
ПС-24
|
1.030.1-1.1-1
29
|
ПС66.12.3,0-3.Л-2.34
|
1
|
2770
|
|
|
ПС-25
|
1.030.1-1.1-1
05
|
ПС60.12.3,0-6.Л-38
|
3
|
2520
|
|
|
ПС-26
|
1.030.1-1.1-1
62
|
2ПС15.18.3,0-Л-58
|
3
|
930
|
|
|
ПС-27
|
1.030.1-1.1-1
62
|
2ПС15.12.3,0-Л-58
|
7
|
620
|
|
|
ПС-30
|
1.030.1-1.1-1
69
|
3ПС46.120.3,0-Л-2
|
18
|
260
|
|
|
ПС-32
|
1.030.1-1.1-1
29
|
ПС66.12.3,0-3.Л-2.38
|
1
|
2770
|
|
|
ПС-33
|
1.030.1-1.1-1
21
|
ПС66.12.3,0-3.Л-1.38
|
1
|
2770
|
|
|
ПС-34
|
1.030.1-1.1-1
07
|
ПС60.18.3,0-2.Л-34
|
15
|
3760
|
|
|
ПС-35
|
1.030.1-1.1-1
29
|
ПС66.18.3,0-2.Л-2.34
|
1
|
4140
|
|
|
ПС-35а
|
1.030.1-1.1-1
21
|
ПС66.18.3,0-2.Л-1.34
|
1
|
4150
|
|
|
ПС-36
|
1.030.1-1.1-1
69
|
3ПС46.180.3,0-Л-2
|
6
|
390
|
|
|
ПС-41
|
1.030.1-1.1-1
75
|
ПСЦ30.21.2,5-Л-57
|
2
|
2380
|
|
|
|
|
|
|
|
|
|
|
|
Стальные
элементы
|
|
|
|
|
фрагменты
1...7
|
407-03-439.87-АС2-5
|
Уголок 
|
218
|
-
|
м
|
|
21
|
1.030.1-1.4-1-140
|
Деталь
крепления Т8
|
8
|
0,5
|
|
|
17
|
1.030.1-1.4-1-120
|
Элемент
крепления Т3
|
421
|
0,4
|
|
|
18
|
1.030.1-1.4-1-220
|
Деталь крепления
Т17
|
10
|
0,3
|
|
|
22
|
1.030.1-1.3-1-455
|
Лист 8´80´140 ГОСТ
19903-74*
|
138
|
0,7
|
|
|
23
|
1.030.1-1.3-1-456
|
Лист 8´140´140 ГОСТ
19903-74*
|
26
|
1,2
|
|
|
27
|
1.030.1-1.4-1-220
|
Деталь
крепления Т20
|
22
|
0,6
|
|
|
МС-2
|
|
Полоса l = 80
|
8
|
0,28
|
|
|
МС-7
|
|
Полоса l = 80
|
96
|
0,32
|
|
|
МС-12
|
1.030.1-1.4-1-310-01
|
Изделие
соединительное
|
28
|
0,93
|
|
|
МК-6
|
407-03-439.87-АСИ-093
|
Деталь
крепежная
|
10
|
1,3
|
|
|
МК-8
|
|
Полоса l = 260
|
8
|
0,7
|
|
|
ТК1
|
1.030.1-1.4-1-070
|
Консоль
опорная
|
12
|
27,7
|
|
|
МК-9
|
|
Уголок 
|
14
|
-
|
м
|
|
МК-10
|
407-03-439.87-АСИ-097
|
Деталь
обрамления
|
2
|
34,8
|
|
|
МК-11
|
-АСИ-098
|
Деталь
крепежная
|
2
|
11,5
|
|
|
МК-12
|
-АСИ-099
|
Деталь
крепежная
|
2
|
5,4
|
|
См. вместе с л. АС1-20
Схемы
расположения
стеновых
панелей
По
оси
«Б»

По
оси «Б»

По
осям
«3» и «9» (по оси «4» и «10»
зеркально)

По
оси «Б»

Спецификация
элементов к схемам расположения стеновых
панелей
|
Марка, поз
|
Обозначение
|
Наименование
|
Кол.
|
Масса ед. кг
|
Примечание
|
|
|
|
Для t от -20 °С до -30 °С
|
|
|
|
|
|
|
Стеновые
панели d = 250 мм
|
|
|
|
|
ПС-6
|
1.030.1-1.1-1
60
|
2ПС12.12.2,5-Л-59
|
4
|
420
|
|
|
ПС-10
|
1.030.1-1.1-1
05
|
ПС60.12.2,5-3.Л-31
|
19
|
2120
|
|
|
ПС-11
|
1.030.1-1.1-1
01
|
ПС30.12.2,5-6.Л-57
|
8
|
1060
|
|
|
ПС-27
|
1.030.1-1.1-1
62
|
2ПС15.12.2,5-Л-58
|
4
|
530
|
|
|
ПС-28
|
1.030.1-1.1-1
31
|
1ПС27.12.2,5-6.Л-1,5
|
2
|
940
|
|
|
ПС-28а
|
1.030.1-1.1-1
44
|
1ПС27.12.2,5-6.Л-1,5
|
2
|
940
|
|
|
ПС-29
|
1.030.1-1.1-1
36
|
1ПС57.12.2,5-2.Л-1,5
|
4
|
2000
|
|
|
ПС-29а
|
1.030.1-1.1-1
49
|
1ПС57.12.2,5-2.Л-2,5
|
4
|
2000
|
|
|
ПС-31
|
1.030.1-1.1-1
04
|
ПС60.6.2,5-6.Л-32
|
9
|
1080
|
|
|
ПС-34
|
1.030.1-1.1-1
07
|
ПС60.18.2,5-2.Л-34
|
5
|
3190
|
|
|
ПС-37
|
1.030.1-1.1-1
38
|
1ПС57.18.2,5-2.Л-15
|
2
|
2990
|
|
|
ПС-37а
|
1.030.1-1.1-1
151
|
1ПС57.18.2,5-2.Л-2,3
|
2
|
2990
|
|
|
ПС-38
|
1.030.1-1.1-1
61
|
2ПС12.18.2,5-Л-59
|
4
|
630
|
|
|
ПС-39
|
1.030.1-1.1-1
62
|
2ПС15.18.2,5-Л-58
|
4
|
790
|
|
|
ПС-40
|
1.030.1-1.1-1
32
|
1ПС27.18.2,5-6.Л-1,5
|
2
|
1400
|
|
|
ПС-40а
|
1.030.1-1.1-1
45
|
1ПС27.18.2,5-6.Л-2,5
|
2
|
1400
|
|
|
|
|
|
|
|
|
|
|
Стеновые
панели d = 300 мм для
t от -30 °С до -40 °С
|
|
|
|
ПС-40а
|
1.030.1-1.1-1
45
|
1ПС27.18.3,0-6.Л-2,5
|
2
|
1640
|
|
|
ПС-6
|
1.030.1-1.1-1
60
|
2ПС12.12.3,0-Л-59
|
4
|
500
|
|
|
ПС-10
|
1.030.1-1.1-1
03
|
ПС60.12.3,0-3.Л-31
|
19
|
2510
|
|
|
ПС-11
|
1.030.1-1.1-1
01
|
ПС30.12.3,0-6.Л-57
|
8
|
1250
|
|
|
ПС-27
|
1.030.1-1.1-1
62
|
2ПС15.12.3,0-Л-58
|
4
|
620
|
|
|
ПС-28
|
1.030.1-1.1-1
31
|
1ПС27.12.3,0-6.Л-1,5
|
2
|
1090
|
|
|
ПС-28а
|
1.030.1-1.1-1
44
|
1ПС27.12.3,0-6.Л-2,5
|
2
|
1090
|
|
|
ПС-29
|
1.030.1-1.1-1
36
|
1ПС57.12.3,0-3.Л-1,5
|
4
|
2340
|
|
|
ПС-29а
|
1.030.1-1.1-1
49
|
1ПС57.12.3,0-3.Л-2,5
|
4
|
2340
|
|
|
ПС-31
|
1.030.1-1.1-1
04
|
ПС60.6.3,0-6.Л-32
|
9
|
1270
|
|
|
ПС-34
|
1.030.1-1.1-1
07
|
ПС60.18.3,0-2.Л-34
|
5
|
3760
|
|
|
ПС-37
|
1.030.1-1.1-1
38
|
1ПС57.18.3,0-2.Л-15
|
2
|
3510
|
|
|
ПС-37а
|
1.030.1-1.1-1
161
|
1ПС57.18.3,0-2.Л-2,5
|
2
|
3510
|
|
|
ПС-38
|
1.030.1-1.1-1
61
|
2ПС12.18.3,0-Л-59
|
4
|
750
|
|
|
ПС-39
|
1.030.1-1.1-1
62
|
2ПС15.18.3,0-Л-58
|
4
|
930
|
|
|
ПС-40
|
1.030.1-1.1-1
32
|
1ПС27.18.3,0-6.Л-1,5
|
2
|
1640
|
|
|
|
|
Металлоконструкции
|
|
|
|
|
21
|
1.030.1-1.4-1-140-01
|
Деталь
крепления Т8
|
|
|
|
|
МК-1
|
|
Швеллер l = 4700
|
8
|
49,0
|
|
|
МК-2
|
1.030.1-1.1-1
77
|
Деталь
крепежная
|
24
|
1,6
|
|
|
МК-3
|
-АСИ-095
|
Деталь
крепежная
|
|
34,1
|
|
|
МК-4
|
|
l = 5000
|
8
|
34,5
|
|
|
МК-5
|
|
l = 200
|
8
|
0,5
|
|
|
МК-6
|
407-03-439.87-АСИ-092
|
Деталь
крепежная
|
2
|
1,3
|
|
|
МК-7
|
-АСИ-095
|
Деталь
крепежная
|
8
|
2,0
|
|
|
МК-12
|
-АСИ-099
|
Деталь
крепежная
|
8
|
5,4
|
|
|
МС-11
|
|
l = 300
|
4
|
1,3
|
|
|
МС-12
|
1.030.1-1.4-1-310-01
|
Изделие
соединительное
|
|
0,9
|
|
|
МС-15
|
1.030.1-1.4-1-310-04
|
Изделие
соединительное
|
|
1,5
|
|
|
17
|
1.030.1-1.4-1-120
|
Элемент
крепления Т3
|
|
0,4
|
|
|
27
|
1.030.1-1.4-1-220
|
Деталь
крепления Т20
|
|
0,6
|
|

Спецификация к
схеме расположения фундаментов
|
Марка, поз.
|
Обозначение
|
Наименование
|
Кол.
|
Масса ед. кг
|
Примечание
|
|
1
|
1.020-1/83,
вып. 1-1
|
Фундамент
2Ф21.11-1
|
52
|
5800
|
2,3 м3
|
|
2
|
1.415-1
вып. 1
|
Балка
фундамента ФББ-11
|
23
|
1800
|
0,71 м3
|
|
3
|
1.038.1-1
вып. 1
|
Перемычка
5БП30-37
|
4
|
410
|
0,16 м3
|
|
4
|
ГОСТ
13579-78
|
Блок бетон.
ФБС 24.4.6-Т
|
119
|
1300
|
0,54 м3
|
|
5
|
ГОСТ
13579-78
|
Блок бетон.
ФБС 12.4.6-Т
|
67
|
640
|
0,27 м3
|
|
6
|
ГОСТ
13579-78
|
Блок бетон.
ФБС 9.4.6-Т
|
46
|
470
|
0,2 м3
|
|
7
|
1.415-1
вып. 1
|
Балка фундам.
ФББ-12
|
11
|
1500
|
0,6 м3
|
|
8
|
ГОСТ
13579-78
|
Блок бетон
ФБС 24.6.6-Т
|
4
|
1960
|
0,815 м3
|
|
9
|
ГОСТ
13579-78
|
Блоки бетон.
ФБС 24.3.6-Т
|
10
|
970
|
0,4 м3
|
|
10
|
ГОСТ
13579-78
|
Блоки бетон.
ФБС 9.3.6-Т
|
14
|
350
|
0,15 м3
|
|
11
|
71159-С
|
Фундамент
ФЖ17м-2
|
2
|
8050
|
3,2 м3
|
|
|
|
Материалы
|
|
|
|
|
|
|
Бетон монол.
Кл. 810
|
120
|
|
м3
|
Схема максимальных расчетных
усилий на фундаменты

См.
вместе с л. АС1-24, 25

Таблица
расчетных максимальных усилий на фундаменты
|
Обозначение осей
|
Расчетные усилия на фунд.
|
|
Буквенная
|
Цифровая
|
М, тсм
|
N, тс
|
Q, тс
|
|
А, В
|
1 ... 12
|
6,6
|
96,0
|
6,1
|
|
Б
|
1 ... 12
|
1,95
|
124,6
|
1,4
|
|
Г
|
2; 11
|
10,0
|
51,2
|
2,1
|
|
Г
|
1; 3 ... 10;
12
|
4,17
|
104,0
|
3,4
|







См.
вместе
с
л. АС1-23, 25









1.
Согласно технического отчета по инженерно-геологическим изысканиям основанием
здания являются пески мелкозернистые со следующими нормативными прочностями
деформационными характеристиками: j²
= 0,49 рад; С = 2 кПа (0,02 кгс/см2); Е = 15 МПа (150 кгс/см2;
γ =1,8 т/м3)
2.
Наивысший уровень грунтовых вод может достичь относительной отметки не менее
1,0 м.
3.
Грунтовые воды не агрессивны по отношению к бетону нормальной плотности на
портландцементе.
4.
Нормативная глубина сезонного промерзания грунтов 120 см.
5.
По верху фундаментных балок и блоков на отм. -2.130, -0,130, -0,200 выполнить
цементно-песчаную гидроизоляцию толщиной 30 мм состава 1:2 с уплотняющей
добавкой (церезит\, алюминат натрия, битумные мастики).
6.
Обратную засыпку пазух котлованов производить слоями 15 - 20 см с тщательным
уплотнением каждого слоя до плотности γ = 1,8 т/м3. Подсыпку
под набивные полы на отм. 0.000 выполнить из песчаного грунта с тщательным
уплотнением каждого слоя до плотности γ = 1,8 т/м3.
7.
Под подошвой фундаментов выполнить песчаную подготовку толщиной 10 см.
8.
Блоки ФБС укладывать на бетоне класса В10.
9.
Фундаментные балки ФББ-11, ФББ-12 укладывать на бетоне класса В10.
10.
Монолитные участки выполнять из бетона класса В10.
См.
вместе с л. АС1-23, 24
Схема
расположения
сборных
перегородок
на отм. 0.000

Схема
расположения
сборных
перегородок
на
отм.
4.800




Спецификация
сборных
перегородок
|
Марка, поз
|
Обозначение
|
Наименование
|
Кол. на отм.
|
Масса ед. кг
|
Примечание
|
|
0.000
|
4.800
|
|
|
|
Перегородки
|
|
|
|
|
|
1
|
Шифр
230-76/81, в. 1; 2
|
ПГ60.469.12-АЦЭ
|
61
|
34
|
|
|
|
2
|
Шифр
230-76/81, в. 1; 2
|
ПГ60.394.12-АЦЭ
|
26
|
18
|
|
|
|
3
|
Шифр
230-76/81, в. 1; 2
|
ПГ60.454.12-АЦЭ
|
191
|
104
|
|
|
|
4
|
Шифр
230-76/81, в. 1; 2
|
ПГ60.434.12-АЦЭ
|
9
|
7
|
|
|
|
|
|
Стальные
элементы
|
|
|
|
|
|
-
|
Шифр
230-76/81, в. 1; 2
|
крепежное
изделие МС2
|
175,4 п.м.
|
98,0 п.м.
|
4,54
|
|
|
-
|
Шифр
230-76/81, в. 1; 2
|
- ² - МС4
|
18
|
4
|
0,72
|
|
|
-
|
Шифр
230-76/81, в. 1; 2
|
- ² - МС8
|
72
|
40
|
0,07
|
|
|
-
|
Шифр
230-76/81, в. 1; 2
|
- ² - МС12
|
108
|
40
|
0,15
|
|
|
-
|
Шифр
230-76/81, в. 1; 2
|
- ² - МС9
|
72
|
32
|
0,04
|
|
|
|
|
Материалы
|
|
|
|
|
|
-
|
|
Деревянный
брусок 120´60; l = 1160
|
18
|
8
|
|
|
|
-
|
|
Деревянный
брусок 120´80; l = 1760
|
-
|
2
|
|
|
|
-
|
|
Деревянный
брусок 120´40
|
38,0 п.м.
|
21,0 п.м.
|
|
|
|
-
|
|
Деревянный
брусок 100´40
|
38,0 п.м.
|
21,0 п.м.
|
|
|
|
|
|
|
|
|
|
|
|
|
|
|
|
|
|
|
|
|
|
|
|
|
|
|
|
|
|
|
|
|
|
|
1.
Места расположения дверных проемов на плане показаны пунктиром. Привязку
проемов производить по архитектурным планам.
2.
Все монтажные узлы приведены в работе ЦНИИПромзданий (Госстрой СССР) шифр
230-76/81, вып. 2.

Спецификация
элементов
к
схеме
расположения
опор
под оборудование
в ЗРУ 110 кВ
|
Марка, поз.
|
Обозначение
|
Наименование
|
Кол.
|
Масса ед. кг
|
Примечание
|
|
1
|
КМ-3
|
Опора типа
ТО-2 под отделить ОД-110/1000 УХЛ1 с приводом ПРО-1У1
|
2
|
467
|
|
|
2
|
КМ-4
|
Опора типа
ТО-3 под разъединитель РНД3-1а, 1б, 2-100/1000 УХЛ1 с приводом ПР-1У1
|
9
|
386
|
|
|
3
|
КМ-5
|
Опора типа
ТО-5 под трансформатор напряжения НКФ-110-83У1
|
3
|
408
|
|
|
4
|
КМ-10
|
Опора типа
ТО-10 под короткозамыкатель К3-110 УХЛ1 с приводом ПРК-1У1
|
2
|
93
|
|
|
5
|
КМ-11
|
Опора типа
ТО-12 под выключатель ВМТ-110Б-25/1250 УХЛ1 и трансформатора тока ТФ3М-110Б-IУ1
|
1
|
894
|
|
|
6
|
КМ-16
|
Ограждение
сетчатое ОГ-1
|
3
|
306
|
|
|
7
|
КМ-11
|
Опора типа
ТО-11 под выключатель ВМТ-110Б-25/250 УХЛ1 и трансформаторы тока ТФ3М-110Б-IУ1
|
1
|
894
|
|
|
|
|
Материалы
|
|
|
|
|
8
|
|

|
5,5
|
6,9
|
м
|


Основания
опор ТО-11 и ТО-12 после установки и приварки их к закладным элементам в
перекрытии залить бетоном класса В7,5 на высоту 200 мм.

Спецификация
элементов к схеме расположения опор под оборудование в ЗРУ 110 кВ
|
Марка, поз.
|
Обозначение
|
Наименование
|
Кол.
|
Масса ед. кг
|
Примечание
|
|
1
|
КН-3
|
Опора типа
ТО-2 под отделить ОД-110/1000 УХЛ1 с приводом ПРО-1У1
|
2
|
467
|
|
|
2
|
КМ-4
|
Опора типа
ТО-3 под разъединитель РНД3-1а, 1б, 2-100/1000 УХЛ1 с приводом ПР-1У1
|
9
|
386
|
|
|
3
|
КМ-5
|
Опора типа
ТО-5 под трансформатор напряжения НКФ-110-83У1
|
3
|
408
|
|
|
4
|
КМ-6
|
Опора типа
ТО-6 под высокочастотный заградитель и конденсатор связи СМП-110 Г3-6,4У1
|
9
|
105
|
|
|
5
|
КМ-8
|
Опора типа
ТО-8 под разрядник РВС-110 м (вариант низкой установки)
|
6
|
13
|
|
|
6
|
КМ-10
|
Опора типа
ТО-10 под короткозамыкатель К3-110УХЛ1 с приводом ПРК-1У1
|
2
|
93
|
|
|
7
|
КМ-11
|
Опора типа
ТО-12 под выключатель ВМТ-110Б-25/1250УХЛ1 и трансформатора тока ТФ3М-110Б-IУ1
|
1
|
894
|
|
|
8
|
КМ-17
|
Ограждение
сетчатое ОГ-2
|
1
|
254
|
|
|
9
|
КМ-17
|
Ограждение
сетчатое ОГ-3
|
1
|
254
|
|
|
10
|
КМ-11
|
Опора тока
ТО-11 под выключатель ВМТ-110Б-25/1250УХЛ1 и трансформаторы тока ТФ3М-110Б-IУ1
|
1
|
894
|
|
|
|
|
Материалы
|
|
|
|
|
11
|
|

|
23,5
|
6,9
|
м
|


Основания опор ТО-11 и ТО-12 после установки и
приварки их к закладным элементам в перекрытии залить бетоном класса В7,5 на
высоту 200 мм.
Схема
расположения закладных элементов в перекрытии на отм. 0.000





Спецификация
к схеме расположения
закладных элементов в перекрытии на
отм. 0.000
|
Марка, поз.
|
Обозначение
|
Наименование
|
Кол.
|
Масса ед. кг
|
Примечание
|
|
1
|
|
Полоса 6´100 ГОСТ 103-76*
l
= 100
|
162
|
0,47
|
|
|
2
|
|
Круг 10 ГОСТ 2590-71*
l
= 1500
|
162
|
0,62
|
|
|
3
|
|
Уголок 50´50´5 ГОСТ 8509-86
|
123
|
3,8
|
м
|
|
4
|
|
Уголок 75´75´5 ГОСТ 8509-86
|
16
|
5,8
|
м
|
|
|
|
|
|
|
|
Схема расположения площадок на отм. 9250

Фрагмент 1






Спецификация
элементов
|
Марка, поз.
|
Обозначение
|
Наименование
|
Кол.
|
Масса ед. кг
|
Примечание
|
|
1
|
407-03-439.87-КМ-19
|
Лестница Л-1
|
2
|
53
|
|
|
2
|
-КМ-19
|
Ограждение
Л-2
|
2
|
35
|
|
|
|
|
Материалы
|
|
|
|
|
3
|
|
Швеллер 16 ГОСТ 8240-72
|
58,0
|
14,2
|
м
|
|
4
|
|
Полоса 4´40 ГОСТ 103-76*
|
52
|
1,26
|
м
|
|
5
|
|
Круг 20 ГОСТ 2590-71*
|
28
|
2,47
|
м
|
|
6
|
|
Настил ПВ50В ГОСТ 8706-78*
|
18
|
20,9
|
м2
|
|
7
|
|
Уголок 63´63´6 ГОСТ 8509-86
|
1,7
|
51,2
|
м
|
|
8
|
|
Уголок 100´100´8 ГОСТ 8509-86
|
2,4
|
12,2
|
м
|
|
9
|
|
Двутавр 20 ГОСТ 8239-74
|
6,08
|
21,0
|
м
|
|
10
|
|
Полоса 8´100 ГОСТ 103-76*
|
3,52
|
6,28
|
м
|
|
|
|
|
|
|
|
|
|
|
|
|
|
|
1. Лестницу Л-1 прикрепить к перекрытию.
2. Установка марок по оси 10 зеркальна оси 3.

Спецификация
элементов к схеме расположения
|
Марка, поз.
|
Обозначение
|
Наименование
|
Кол.
|
Масса ед. кг
|
Примечание
|
|
1
|
АСИ-141
|
Деталь
закладная М-13
|
38
|
5,6
|
|
|
2
|
-141
|
То
же М-14
|
20
|
7,7
|
|
|
3
|
-142
|
М-16
|
6
|
4,3
|
|
|
4
|
-144
|
М-18
|
2
|
11,2
|
|
|
5
|
-145
|
М-20
|
10
|
10,6
|
|
|
6
|
-146
|
М-21
|
6
|
5,2
|
|
|
7
|
-149
|
М-24
|
3
|
5,3
|
|
|
8
|
-149
|
М-25
|
3
|
5,3
|
|
|
9
|
-153
|
М-31
|
2
|
10,6
|
|
|
|
|
|
|
|
|
|
|
|
|
|
|
|
|
|
|
|
|
|
|



1. Закладные элементы в плитах
устанавливать до замоноличивания швов и устройства чистых полов. В
просверленные в перекрытии отверстия пропустить анкера и снизу приварить шайбу.
2. В местах попадания анкеров в
шов, анкеровка обеспечивается замоноличиванием.

Спецификация
элементов к схеме расположения
|
Марка, поз.
|
Обозначение
|
Наименование
|
Кол.
|
Масса ед. кг
|
Примечание
|
|
1
|
АСИ-141
|
Деталь
закладная М-13
|
70
|
5,6
|
|
|
2
|
-141
|
То
же М-14
|
12
|
7,7
|
|
|
3
|
-142
|
М-16
|
16
|
4,3
|
|
|
4
|
-144
|
М-18
|
2
|
11,2
|
|
|
5
|
-145
|
М-20
|
8
|
10,6
|
|
|
6
|
-146
|
М-21
|
2
|
5,2
|
|
|
7
|
-153
|
М-31
|
2
|
10,6
|
|
|
|
|
|
|
|
|
|
|
|
|
|
|
|
|
|
|
|
|
|
|




1.
Закладные элементы в плитах устанавливать до замоноличивания швов и устройства
чистых полов. В просверленные в перекрытии отверстия пропустить анкера и снизу
приварить шайбу.
2. В
местах попадания анкеров в шов, анкеровка обеспечивается замоноличиванием.
Схема
расположения закладных элементов в перекрытии в ЗРУ 110 кВ на отм. 14.700

Фрагмент
1
(для варианта II с воздушными вводами)













Спецификация
элементов
к
схеме
расположения
закладных
элементов
|
Марка, поз.
|
Обозначение
|
Наименование
|
Количество
на вариант
|
Масса ед. кг
|
Примечание
|
|
I
|
II
|
|
1
|
407-03-439.87-КМ-35
|
Балка М-46
|
-
|
2
|
57,1
|
|
|
2
|
КМ-35
|
Балка М-47
|
2
|
2
|
57,1
|
|
|
3
|
КМ-35
|
Балка М-51
|
3
|
3
|
57,1
|
|
|
4
|
КМ-35
|
Балка М-66
|
1
|
1
|
38,2
|
|
|
5
|
КМ-35
|
Балка М-67
|
2
|
2
|
75,0
|
|
|
6
|
КМ-35
|
Балка М-68
|
4
|
4
|
66,5
|
|
|
7
|
КМ-35
|
Балка М-53
|
2
|
2
|
57,1
|
|
|
8
|
КМ-35
|
Балка М-69
|
1
|
1
|
113,1
|
|
|
9
|
КМ-35
|
Балка М-70
|
1
|
1
|
69,4
|
|
|
10
|
КМ-35
|
Балка М-71
|
1
|
1
|
85,3
|
|
|
11
|
КМ-35
|
Балка М-72
|
1
|
1
|
65,4
|
-
|
|
12
|
КМ-35
|
Балка М-57
|
2
|
2
|
59,2
|
|
|
13
|
КМ-35
|
Балка М-38
|
3
|
-
|
29,6
|
|
|
14
|
АСИ-169
|
Крепежный
элемент М-39
|
27
|
33
|
5,9
|
|
|
15
|
АСИ-170
|
Крепежный
элемент М-39
|
11
|
11
|
4,8
|
|
|
16
|
АСИ-178
|
Крепежный
элемент М-39
|
4
|
7
|
6,5
|
|
|
17
|
АСИ-172
|
Крепежный
элемент М-39
|
14
|
14
|
7,6
|
|
|
18
|
АСИ-171
|
Крепежный
элемент М-39
|
3
|
-
|
83,8
|
|
|
19
|
АСИ-173
|
Крепежный
элемент М-39
|
2
|
2
|
4,7
|
|
|
20
|
АСИ-174
|
Крепежный
элемент М-39
|
4
|
10
|
5,8
|
|
|
21
|
Км-35
|
Балка М-43
|
-
|
3
|
59,2
|
|
Фундаменты
под стойки площадок у оси «Г»











Спецификация
к схеме
расположения
площадок
к оси «Г»
|
Марка поз.
|
Обозначение
|
Наименование
|
Кол.
|
Масса ед. кг
|
Примечание
|
|
1
|
407-03-439.87-АСИ-106
|
Стойка МК-23
|
12
|
32,2
|
|
|
2
|
-107
|
Площадка
МК-24
|
3
|
95,8
|
|
|
3
|
-109
|
Анкер МК-25
|
24
|
1,0
|
|
|
4
|
-109
|
Анкер МК-26
|
6
|
0,5
|
|
|
5
|
-
|
Круг 20 ГОСТ 2590-71*
l
= 1000
|
18
|
2,5
|
|
|
6
|
-
|
То
же l = 620
|
18
|
1,5
|
|
|
7
|
-
|
Полоса 6´100 ГОСТ 103-76*
|
11,4
|
|
м
|
|
8
|
-
|
Полоса 4´40 ГОСТ 103-76*
|
42,3
|
|
м
|
|
9
|
-
|
Лист ПВ506 ГОСТ
9706-78*
|
7,8
|
|
м2
|
|
10
|
-
|
Лестница МЛГШ
60-24,8
|
1
|
118,4
|
|
|
|
|
Материалы
|
|
|
|
|
|
|
Бетон класса
В7,5
|
1,0
|
-
|
м3
|
1.
Электроды для сварных швов типа Э42 ГОСТ
9467-75.
2.
Спецификация элементов дана на 3 площадки.
Фрагмент
фасада для варианта с воздушными вводами








Спецификация элементов к фрагменту фасада для варианта с
воздушными вводами
|
Марка, поз.
|
Обозначение
|
Наименование
|
Кол.
|
Масса ед.,
кг
|
Примечание
|
|
|
|
Стальные элементы
|
|
|
|
|
Б-1
|
407-03-439.87-КМ-19
|
Балка Б-1
|
3
|
154
|
|
|
П-1
|
-КМ-20
|
Панель П1
|
3
|
620
|
|
|
|
|
|
|
|
|
|
|
|
Материалы
|
|
|
|
|
-
|
-
|
Уголок l =160
|
6
|
2,9
|
|
|
|
|
Уголок l =6000
|
3
|
28,9
|
|
|
|
|
Полоса l =4900
|
3
|
3,9
|
|
|
|
|
Круг l =500
|
15
|
0,8
|
|



Спецификация
элементов
к схеме расположения опор
под
оборудование в помещении кабельных муфт
|
Марка поз.
|
Обозначение
|
Наименование
|
Кол.
|
Масса ед. кг
|
Примечание
|
|
1
|
407-03-439.87-КМ-14
|
Опора типа
ТО-15 для установки концевых муфт
|
3
|
364
|
|
|